Информационная система
«Ёшкин Кот»

XXXecatmenu

Описание: Untitled-1

ОКОНЧАТЕЛЬНАЯ ПЛАНИРОВКА
ГРУНТОВОГО ОСНОВАНИЯ АЭРОДРОМОВ
ПРОФИЛИРОВЩИКОМ

I. ОБЛАСТЬ ПРИМЕНЕНИЯ

Технологическая карта предназначена для применения при разработке проекта производства работ, а также для организации работ и труда на объекте.

Настоящая технологическая карта применяется при окончательной планировке грунтового основания профилировщиком Т5-425 или ДС-97 непосредственно перед устройством основания аэродромных покрытий.

До начала работ по окончательной планировке грунтового основания должны быть выполнены все предшествующие работы в соответствии с требованиями «Указаний по производству и приемке аэродромно-строительных работ». СН 121-73, М., Стройиздат, 1974, и в том числе засыпка траншей водоотвода и инженерных сетей, а также работы по устройству временного водоотвода.

Земляные работы в выемках выполняют с недобором грунта на 5 - 8 см, а в насыпях - с пересыпкой на 5 - 8 см. При этом грунт в насыпях должен быть послойно уплотнен.

Для работы профилировщика в автоматическом режиме устанавливают копирную струну в соответствии с указаниями технологической карты «Установка копирных струн при устройстве оснований и покрытий аэродромов», М., Оргтрансстрой, 1976.

Во всех случаях применения настоящей технологической карты должна быть проведена привязка ее к конкретным условиям производства работ.

II. УКАЗАНИЯ ПО ТЕХНОЛОГИИ ПРОИЗВОДСТВЕННОГО ПРОЦЕССА

Краткая техническая характеристика профилировщика

Профилировщик TS-425 или ДС-97 (рис. 1) является универсальной автоматизированной машиной, предназначенной для планировки земляного полотна автомобильных дорог или грунтового основания аэродромов, распределения и планировки грунтов, укрепленных вяжущими при устройстве оснований, а также для чистовой планировки этих оснований.

Техническая характеристика

Габаритные размеры машины в рабочем положении, м:

ширина............................................................................................... 8,53 - 10,06

длина.................................................................................................. 10,58

высота................................................................................................ 2,95

Ширина рамы в транспортном положении, м........................................ 3,05

Длина, м...................................................................................................... 8,74

Высота, м..................................................................................................... 1,62

База гусеничного хода, м........................................................................... 9,75

Ширина передней и задней колеи, м....................................................... 8,08 - 6,86

Вес машины, кг........................................................................................... 33069

в том числе:

главная рама, кг............................................................................. 20385

четыре гусеницы и стойки ног, кг.............................................. 12684

Дизельный двигатель мощностью, л.с..................................................... 425

Двигатель мощностью 425 л.с. приводит в движение 5 гидронасосов, которые создают давление рабочей жидкости в пяти гидросистемах, питающих энергией автономные гидромоторы гусениц и вращающихся рабочих органов, а также гидроцилиндры поворота гусениц, подъема главной рамы, подъема рабочих органов, погрузочных гидроцилиндров и др.

Профилировщик оборудован автоматической системой выдерживания курса и стабилизации уровня. При работе на автоматическом режиме машина точно выдерживает направление и уровень, заданные копирной струной, установленной на одной стороне грунтового основания, так как профилировщик снабжен системой поперечной стабилизации уровня.

Профилировщик имеет и ручное управление.

На главной раме профилировщика подвешены четыре рабочих органа, состоящие из двух частей каждый:

фреза, имеющая стальные режущие зубья для рыхления и геликоидные лопасти шнека для перемещения и распределения грунта;

передний отвал с грейдерными ножами для предварительной срезки и разравнивания грунта;

шнек, предназначенный для равномерного распределения грунта и перемещения излишков грунта в различных направлениях;

задний отвал с грейдерными ножами для окончательной планировки грунта. В середине заднего отвала имеется окно для переброски грунта на питатель конвейера-перегружателя или на грунтовое основание.


Описание: Untitled-1

Рис. 1. Основные части профилировщика TS-425

1 - датчик уровня с копиром; 2 - укосина; 3 - натяжное колесо гусеницы; 4 - гидроцилиндр подъема ноги; 5 - нога рамы; 6 - погрузочный гидроцилиндр; 7 - узел привода фрезы; 8 - фреза; 9 - дверца фрезы; 10 - передний отвал; 11 - узел привода шнека; 12 - шнек; 13 - заслонка; 14 - задний отвал; 15 - гидроцилиндр заслонки; 16 - уширитель отвала; 17 - гидроцилиндр отвала; 18 - проушина для подъема ноги; 19 - кожух привода гусеницы; 20 - датчик направления с копиром; 21 - регулировочная рукоятка датчика уровня; 22 - регулировочный винт фрезы; 23 - стопорный винт заднего отвала; 24 - механический индикатор уровня; 25 - решетка платформы; 26 - топливный бак; 27 - бак рабочей жидкости; 28 - силовая установка; 29 - пульт управления; 30 - гидроцилиндр механизма поворота; 31 - стойка ноги; 32 - вилка стойки; 33 - гидромотор привода гусеницы; 34 - тяга механизма поворота


Длина каждого рабочего органа - 8,6 м. К заднему отвалу, при необходимости, навешивают удлинители отвала.

Фреза и шнек приводятся в движение автономными гидромоторами (по два мотора на каждый рабочий орган) с регулируемым числом оборотов и реверсивом.

Все рабочие органы поднимаются и опускаются гидроцилиндрами (по три гидроцилиндра на каждый рабочий орган). Отвалы и фреза для точной установки по высоте имеют установочные винты и ограничители (фиксаторы) уровня.

Подготовительные работы

В состав подготовительных работ входят: восстановление продольных осей рядов и нивелировка грунтового основания, уборка посторонних предметов с полосы движения профилировщика, ограждение участка работ шлагбаумами, установка копирной струны.

Все эти подготовительные работы выполняют до начала работы профилировщика.

Установка профилировщика в рабочее положение

Машину устанавливают в начале участка на ровной и горизонтальной площадке. Если площадка имеет неровности, то сначала ее выравнивают профилировщиком.

При установке машины в рабочее положение выполняют следующие операции:

проверяют точность показаний механических индикаторов рабочих органов - фрезы, шнека, отвалов;

проверяют ровность режущей кромки грейдерных ножей заднего отвала;

устанавливают машину относительно продольной оси ряда;

устанавливают главную раму относительно поперечного уклона;

устанавливают профилировщик на струну.

Проверку правильности показаний механических индикаторов рабочих органов делают в такой последовательности. Главную раму гидроцилиндрами ног поднимают в верхнее положение. Все рабочие органы - фрезу, шнек, отвалы - поднимают в верхнее положение заподлицо с нижними гранями боковых стенок главной рамы. Шнуром, натянутым между нижними гранями боковых стенок рамы (поперек машины), поочередно проверяют положение всех рабочих органов - низ рабочего органа должен находиться на линии шнура.

В таком положении рабочих органов все механические индикаторы (три на каждый рабочий орган) должны показывать «0». Если какой-нибудь индикатор показывает другой отсчет, то стрелку этого индикатора необходимо поставить на отсчет «0» (при этом следует проверить, не погнут ли шток индикатора. Если шток погнут, то выправить его, стрелку индикатора поставить на «0»).

Проверку ровности режущей кромки грейдерных ножей заднего отвала делают особо точно, так как задним отвалом выполняют завершающую операцию - окончательную планировку грунтового основания.

Задний отвал опускают примерно на 15 см и шнуром, натянутым вдоль отвала по режущей кромке грейдерных ножей, проверяют ее ровность. Если нижняя кромка грейдерных ножей не ровная, то, ослабив болты крепления, ножи выравнивают, а затем болты затягивают.

После этого отвал поднимают до уровня нижних граней боковых стенок и проверяют, нет ли перекоса отвала относительно низа боковых стенок главной рамы. Низ отвала должен быть параллельным горизонтальной плоскости главной рамы.

Для установки профилировщика относительно продольной оси ряда делают следующее. По оси профилируемого ряда в нескольких метрах впереди машины и позади нее забивают колышки. Между колышками натягивают шнур. Профилировщик устанавливают так, чтобы средняя подшипниковая подвеска фрезы и середина средней подвески заднего отвала точно находились на линии натянутого шнура.

Установку главной рамы профилировщика относительно поперечного уклона грунтового основания делают по двум копирным струнам, установленным по обеим сторонам машины. Если для работы профилировщика натянута одна струна, то дополнительно устанавливают струну с другой стороны машины на отрезке длиною, примерно, 30 м (два пролета между стойками). Плоскость, проходящая через линии струн, должна быть параллельна плоскости грунтового основания (т.е. должна иметь проектный поперечный уклон).

Главную раму опускают в позицию, удобную для работы. Перед передней стенкой главной рамы поперек струн натягивают шнур и линейкой замеряют расстояние от шнура до верха правого и левого углов главной рамы.

Гидроцилиндрами передних ног выравнивают главную раму так, чтобы расстояние от шнура до каждого угла передней стенки главной рамы стало одинаковым.

Затем шнур натягивают поперек струн у задней стенки главной рамы и задними гидроцилиндрами выравнивают углы задней стенки главной рамы относительно шнура.

При установке профилировщика на струну последовательно выполняют следующие операции.

Описание: Untitled-1

Рис. 2. Схема устройства консолей и датчиков:

1 - укосины (консоли); 2 - подъемный винт; 3 - тяга; 4 - датчик стабилизации уровня; 5 - поперечина; 6 - датчик выдерживания курса; 7 - копирные стержни датчиков

На стороне машины, обращенной к копирной струне, на узлы стоек ног, устанавливают консоли (рис. 2) в монтажные кронштейны так, чтобы наружные концы консолей не доходили до струны на 22 - 23 см. Монтажные гайки завинчивают, но не затягивают до конца.

К концу консоли прикрепляют поперечину. Устанавливают тягу, слегка закрепляют ее на рулевом фитинге флянца вилки стойки и на фитинге поперечины.

Устанавливают коробки датчиков с копирными стержнями выдерживания курса на передние концы поперечин, а коробки датчиков стабилизации уровня - на нижние концы подъемных винтов. Подключают проводки к штепселям датчиков стабилизации уровня, расположенных в ногах стоек.

Ставят выключатель питания панели рулевого управления и подъема в положение «Вкл.». Ставят рулевой переключатель в положение «Вперед» и переключатели копирных стержней в положение «Включ.».

В соответствии со схемой предельных положений рабочих органов (рис. 3) выбирают оптимальную позицию главной рамы и с помощью подъемных винтов датчиков стабилизации уровня опускают (поднимают) главную раму в необходимое рабочее положение. Медленно поднимают наружные концы консолей (передней, а потом задней) до тех пор, пока копирные стержни не придут в соприкосновение со струной и не погаснут сигнальные лампы подъема и опускания. После этого датчики стабилизации уровня будут в нулевом положении.

Описание: Untitled-1

Рис. 3. Схема предельного положения рабочих органон профилировщика в сантиметрах:

1 - главная рама; 2 - фреза; 3 - передний отвал; 4 - шнек; 5 - задний отвал; 6 - линия (О-О) низа боковых стенок главной рамы. Пунктирными линиями обозначено верхнее положение рабочих органов

Закрепляют монтажные гайки консолей и одновременно следят за тем, чтобы положение коробок датчиков не было изменено. Операцию регулировки датчиков повторяют.

Регулируют положение датчиков выдерживания курса. Для этого ползун консоли выдвигают до тех пор, пока копирный стержень датчика не придет в контакт со струной и пока не погаснут сигнальные лампы рулевого управления.

Устанавливают на круглой шкале системы поперечной стабилизации необходимый поперечный уклон. По истечении нескольких секунд, когда главная рама примет заданное положение по поперечному уклону, проверяют, соответствует ли превышение одного конца заднего отвала над другим заданному уклону (проверяют шнуром, натянутым поперек струн, и измерительной линейкой или нивелиром).

Окончательная планировка грунтового основания

Окончательную планировку грунтового основания делают непосредственно перед устройством покрытия с минимальным разрывом по времени по одному из следующих способов:

планировка грунтового основания без фрезерования грунта;

планировка грунтового основания с фрезерованием (разрыхлением) грунта.

а) Планировка грунтового основания без фрезерования грунта

Планировку по такому способу делают в тех случаях, когда между земляными работами, выполненными в соответствии с требованиями «Указаний по производству и приемке аэродромно-строительных работ», СН 121-73, и планировкой грунтового основания нет длительного разрыва по времени.

Перед планировкой грунтового основания решают вопрос, куда сбрасывать лишний грунт - на стороны или на питатель конвейера-перегружателя (ДС-98).

Если грунт сбрасывают на питатель конвейера-перегружателя для погрузки его в транспортные средства, то снимают заслонки центрального окна заднего отвала и делают перестановку звеньев шнека на интенсивный выброс грунта (рис. 4).

Осмотром определяют, где находятся укороченные секции лопастей шнека (22,86 см) - на боковых концах шнека или в середине.

Если укороченные секции расположены на боковых концах, то поступают следующим образом:

секции лопастей (45,72 см) снимают с внутренних (центральных) концов шнека и ставят на боковые концы;

укороченную секцию, снятую с бокового конца левого шнека, ставят на внутренний конец правого шнека, а укороченную секцию, снятую с бокового конца правого шнека, ставят на внутренний конец левого шнека.

а) Положение лопастей до перестановки секций

Описание: Untitled-1

б) Положение лопастей после перестановки секций

Описание: Untitled-1

Рис. 4. Схема перестановки секций лопастей для центральной выгрузки грунта:

а - положение лопастей до перестановки секций; б - положение лопастей после перестановки секций; 1 - промежуток; 2 - укороченные секции 22,86 см; 3 - секции 45,72 см

Если укороченные секции расположены на внутренних концах шнеков, то их меняют местами.

Перестановка секций лопастей шнека будет способствовать более интенсивному выбросу лишнего грунта через центральное окно заднего отвала.

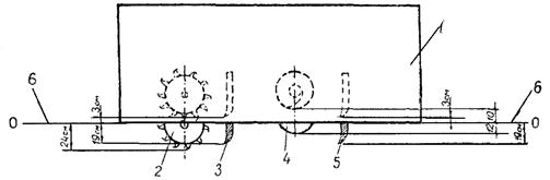
Для выполнения планировки грунтового основания рабочие органы профилировщика устанавливают в следующее положение (рис. 5).

Передний отвал поднимают. Задний отвал по механическим индикаторам устанавливают так, чтобы режущая кромка грейдерных ножей была на проектной отметке грунтового основания.

Точную установку заднего отвала делают с помощью установочных винтов, а затем ставят нижние ограничители.

Величину опускания заднего отвала по механическим индикаторам определяют по разности отметок низа боковых стенок главной рамы и проектной отметке грунтового основания.

Установку отвала на проектную отметку можно сделать также по забитым под отметки грунтового основания колышкам (у концов отвала). Отвал опускают режущей кромкой до уровня колышков, делают доводку установочными (регулировочными) винтами и ставят нижние ограничители.

Шнек устанавливают на 2 - 2,5 см выше режущей кромки заднего отвала.

Фрезу используют при плотных тяжелых грунтах. Ее опускают на проектную отметку основания, а затем поднимают на 0,5 - 1 см и ставят нижние ограничители.

Описание: Untitled-1

Рис. 5. Схема установки рабочих органов при планировке грунтового основания без фрезерования грунта:

1 - главная рама; 2 - фреза; 3 - передний отвал; 4 - шнек; 5 - задний отвал; 6 - линия (О-О) низа боковых стенок главной рамы; 7 - линия (А-А) проектных отметок верха грунтового основания

Показания механических индикаторов каждого рабочего органа следует запомнить, так как в процессе работы рабочие органы приходится поднимать в транспортное положение и снова опускать в рабочее положение по механическим индикаторам.

Для сброса лишнего грунта на питатель конвейера-перегружателя рычаги управления фрезой и шнеком переводят в позицию для перемещения грунта к середине ряда.

Сначала пускают в работу фрезу и шнек и прорабатывают грунт на месте, а затем включают гусеницы.

После обработки участка протяжением 20 - 30 м проверяют отметки спрофилированного участка и поперечный уклон. Если необходимо - делают дорегулировку рабочих органов.

Если на поверхности грунтового основания заметны следы от зубьев фрезы или от геликоидных лопастей шнека - фрезу или шнек несколько поднимают.

Планировку основания выполняют, как правило, за один проход профилировщика на рабочей скорости 5 - 10 м/мин.

В процессе работы машинист профилировщика по механическим индикаторам наблюдает за положением рабочих органов, а через смотровые решетки - за правильной работой фрезы и шнека. Управляя фрезой и шнеком, машинист, при необходимости, перераспределяет грунт и только лишний грунт шнеком перемещает к середине и сбрасывает на питатель конвейера-перегружателя. При этом шнеком грунт не срезают, а только перемещают.

Перед задним отвалом постоянно поддерживают валик грунта оптимального объема для заравнивания впадин и интенсивной переброски лишнего грунта на питатель конвейера-перегружателя.

При значительном скоплении грунта у заднего отвала машинист снижает скорость движения профилировщика и увеличивает скорость вращения шнека. В то же время скорость вращения шнека не должна быть выше, чем это необходимо для интенсивной переброски грунта через центральное окно заднего отвала.

Оптимальную рабочую скорость профилировщика машинист устанавливает по числу оборотов двигателя и по показаниям манометров о давлении рабочей жидкости в гидросистеме - давление рабочей жидкости в гидросистеме не должно превышать 295 кг/см2.

Если давление превышает этот предел, машинист снижает число оборотов двигателя и уменьшает скорость движения профилировщика.

При точно выполненных земляных работах для окончательной планировки грунтового основания достаточно одного рабочего прохода профилировщика.

Если же после первого прохода профилировщика обнаружатся места с недостатком грунта, то на эти места вывозят необходимое количество грунта, разравнивают автогрейдером и делают повторную планировку всего участка (или отдельной части его).

Для этого рабочие органы профилировщика поднимают в транспортное положение, датчики выдерживания курса переставляют на противоположные концы поперечин (датчики выдерживания курса должны находиться на передних по ходу концах поперечин), и профилировщик на транспортной скорости возвращают к началу участка планировки.

Для повторного прохода задний отвал и шнек опускают в такое же рабочее положение, как и при первом проходе, а фрезу и передний отвал поднимают.

Рабочий ход профилировщика делают на рабочей скорости 15 - 20 м/мин, сообразуясь с показаниями манометров.

По окончании планировки грунтовое основание укатывают пневмокатками типа Д-627 за 2 - 3 прохода по одному месту.

б) Планировка грунтового основания с фрезерованием (разрыхлением) грунта

Планировку грунтового основания с фрезерованием грунта делают в случаях, когда по грунтовому основанию происходило движение автотранспорта, когда грунтовое основание имеет значительные деформации и неравномерное уплотнение.

В процессе фрезерования, перераспределения и последующей укатки грунта создают равнопрочное грунтовое основание.

При планировке грунтового основания с фрезерованием грунта выполняют следующие операции:

«прочерчивание» (разметку) за первый проход профилировщика;

фрезерование грунта при обратном ходе;

распределение и плакировку грунта;

уплотнение грунта катками;

чистовую (прецезионную) планировку грунтового основания;

подкатку основания катками.

«Прочерчивание» делают за первый проход профилировщика. Задний отвал и фрезу устанавливают несколько выше отметки грунтового основания с таким расчетом, чтобы произвести срезку бугров и выровнять вчерне поверхность грунтового основания.

«Прочерчивание» дает полную картину мест, где необходимо делать срезку или досыпку грунта.

В места, где необходима досыпка грунта, вывозят грунт и разравнивают его автогрейдером или бульдозером.

Фрезерование грунта делают на глубину 10 - 12 см при обратном ходе профилировщика.

Так как этот процесс наиболее энергоемкий, выполняют его только фрезой при поднятых остальных рабочих органах. Рабочую скорость выдерживают в пределах 10 - 15 м/мин.

Если давление в гидросистеме превышает 295 кг/см2, снижают скорость движения. Если и после этого давление превышает указанный предел - уменьшают глубину зарезания фрезы.

В тех случаях, когда грунт необходимо увлажнять, воду распределяют через распределительную систему, дополнительно смонтированную на профилировщике. Норму розлива воды устанавливает представитель лаборатории.

Распределение и планировку разрыхленного грунта с погрузкой лишнего грунта в транспортные средства выполняют за один проход профилировщика на рабочей скорости 5 - 10 м/мин.

Для выполнения операции рабочие органы профилировщика ставят в следующее положение:

задний отвал устанавливают на отметку грунтового корыта плюс запас на уплотнение катками, плюс запас на срезку грунта при чистовой планировке грунтового основания 0,5 - 1 см. Величину запаса на уплотнение ориентировочно принимают для супесчаных грунтов 15 - 20 % от толщины рыхлого слоя грунта, для суглинистых грунтов 25 - 30 %. Величины запасов уточняют опытным путем:

шнек устанавливают на 2 - 2,5 см выше режущей кромки заднего отвала;

фрезу и передний отвал поднимают в транспортное положение.

Для сброса лишнего грунта на питатель конвейера-погружателя заслонки центрального окна заднего отвала открывают, а боковые окна шнека и дверцы фрезы закрывают.

Задачей этой операции является распределение, планировка грунта с дозировкой его по объему и сброс лишнего грунта. Поэтому стремятся к тому, чтобы наиболее эффективно распределить грунт и только излишки его сбросить на конвейер-перегружатель.

Уплотнение грунта производят сразу же после прохода профилировщика катками на пневматических шинах ДУ-31 (Д-627), ДУ-29 (Д-624). При этом минимальный фронт работы должен быть не менее: для самоходных катков - 25 м, для полуприцепных - 150 - 200 м.

Укатку начинают от краев ряда с постепенным приближением к середине и перекрытием следов на 30 - 50 см.

Ориентировочное количество проходов катка по одному месту 6 - 8. Окончательно необходимое число проходов катка по одному месту уточняют на месте работ пробной укаткой.

Первые два прохода катков по одному месту делают на минимальной скорости. При последующих проходах скорость движения катков повышают до 12 - 15 км/ч.

Если катки имеют централизованную систему регулирования давления воздуха в шинах, то первые проходы катков делают при давлении в шинах 2 - 3 кг/см2, затем давление в шинах повышают до 4 - 5 кг/см2.

При уплотнении грунта в сухую и жаркую погоду поверхностный слой грунта увлажняют до оптимальной влажности водой из поливо-моечной машины. При этом норму распределения воды определяет представитель лаборатории.

Уплотнение грунта заканчивают при выполнении заданного числа проходов катков. При этом коэффициент уплотнения грунта должен быть не менее 0,98 - 1.

Чистовую планировку грунтового основания профилировщиком делают сразу же после уплотнения грунта катками.

Чистовая планировка является завершающей операцией по окончательной планировке грунтового основания, после которой поверхность грунтового основания должна быть ровной, иметь проектные отметки и поперечный профиль. Поэтому настройку и регулировку рабочих органов профилировщика на выполнение этой операции делают особенно точно.

В работу включают задний отвал и шнек (рис. 6). Задний отвал устанавливают на проектную отметку верха грунтового основания, делают точную доводку регулировочными винтами и ставят нижние ограничители. Шнек устанавливают на 2 - 2,5 см выше режущей кромки заднего отвала. Фрезу и передний отвал поднимают. Заслонки окна на заднем отвале снимают. Боковые заслонки шнека закрывают.

Описание: Untitled-1

Рис. 6. Схема установки рабочих органов при чистовой планировке грунтового основания:

1 - главная рама; 2 - фреза; 3 - передний отвал; 4 - шнек; 5 - задний отвал; 6 - линия (О-О) низа боковых стенок главной рамы; 7 - линия (А-А) проектных отметок верха грунтового основания

Перед началом планировки проверяют правильность установки и натяжения копирной струны.

Чистовую планировку выполняют за один проход профилировщика на рабочей скорости 10 - 15 м/мин. В зависимости от вида грунта и толщины срезаемой стружки скорость движения профилировщика может быть повышена, но при этом давление рабочей жидкости в гидросистеме не должно превышать 295 кг/см2.

После планировки участка протяжением 20 - 30 м проверяют качество планировки - ровность поверхности, отметки, поперечный уклон и, если необходимо, делают регулировку положения заднего отвала.

В процессе планировки машинист шнеком сбрасывает лишний грунт на питатель конвейера-перегружателя. При значительной толщине срезаемой стружки грунта включает в работу фрезу, которую опускает до отметки поверхности грунтового основания, а потом поднимает ее на 0,5 - 1 см и фиксирует нижними ограничителями.

При значительных скоплениях грунта у заднего отвала скорость движения профилировщика снижают.

Подкатку грунтового основания производят катками на пневматических шинах типа Д-627 за 2 - 3 прохода по одному месту.

По окончательно спланированному грунтовому основанию проезд машин запрещают.

Указания по качеству работ

После выполнения окончательной планировки грунтового основания составляют акт освидетельствования и приемки этих работ.

Качество окончательно спланированного грунтового основания должно удовлетворять требованиям «Указаний по производству и приемке аэродромно-строительных работ». СН 121-73, М., Стройиздат, 1974.

При приемке работ проверке подлежат: соответствие положения продольной оси, ширина, отметки, поперечный уклон, ровность поверхности, коэффициент уплотнения грунта. Контрольные измерения производят на поперечниках грунтового основания через 80 м.

Ширину основания проверяют стальной лентой, ровность поверхности - трехметровой металлической рейкой и мерным клином, отметки - нивелиром, поперечный уклон - нивелиром и стальной лентой.

Отклонения замеров не должны превышать следующих величин:

Ширина основания, см...................................................................... ±10

Отметки, мм........................................................................................ ±20

Поперечный уклон.......................................................................... ±0,001

Ровность поверхности............................................. зазор под 3-метровой рейкой 5 мм

Коэффициент уплотнения не менее............................................. 0,98 - 1

Указания по технике безопасности

1. К работе на профилировщике допускаются машинисты, прошедшие специальный курс обучения и имеющие удостоверение на право управления машиной.

2. Машинист и его помощник при работе должны быть в спецодежде установленной формы, включая защитные очки.

3. Во время работы профилировщика запрещается находиться перед ним на расстоянии ближе 10 м.

4. Запрещается машинисту и его помощнику осматривать рабочие органы и другие агрегаты, подвешенные к главной раме, когда машина находится в движении или когда вращаются шнек или фреза. Для осмотра надо остановить машину и выключить вращение рабочих органов.

В остальном следует руководствоваться «Правилами техники безопасности при строительстве, ремонте и содержании автомобильных дорог», М., «Транспорт», 1969.

III. УКАЗАНИЯ ПО ОРГАНИЗАЦИИ ТРУДА

Для обеспечения высокого темпа работ выполняют все подготовительные работы:

освобождают от посторонних предметов всю полосу движения профилировщика;

проверяют качество установки копирной струны;

участок работ ограждают шлагбаумами;

сосредоточивают необходимые инструменты, инвентарь, оборудование (см. раздел VI).

При планировке основания с фрезерованием грунта, для создания фронта работы каткам, сменную захватку 900 м делят на два участка по 450 м. Работу профилировщиком на этих участках организуют поочередно.

Работу, как правило, выполняют в две смены.

На каждую смену организуют бригаду рабочих следующего состава:

Машинист профилировщика       6  разр.  - 1

Помощник машиниста                  5     »      - 1

Машинисты катков                        6     »      - 1 - 2

Подсобный рабочий                      2     »      - 1

Машинист профилировщика в начале смены получает задание от мастера. Вместе с помощником готовят машину к работе.

В процессе планировки основания машинист управляет машиной, а помощник машиниста, следуя за машиной, контролирует поперечный уклон, ровность поверхности, делает контрольные промеры глубины рыхления, проверяет натяжение струны, заменяет машиниста при его кратковременной отлучке.

В конце рабочей смены машинист, помощник машиниста и подсобный рабочий снимают датчики и сдают их в кладовую, чистят и моют машину.

Машинисты катков выполняют работу по уплотнению грунтового основания.

Участок работ обеспечивают передвижным вагончиком с кладовой для мастера и кратковременного отдыха рабочих. В вагончике должны быть питьевая вода, умывальники, медицинская аптечка.


IV. ГРАФИК ПРОИЗВОДСТВЕННОГО ПРОЦЕССА

а) Планировка грунтового основания без фрезерования грунта. Длина сменной захватки 1600 м, ширина 8,4 м (13440 м2)

Описание: Untitled-1

Примечания. 1. В графике цифры под чертой - продолжительность операции, мин.

2. Автомобили-самосвалы для отвоза лишнего грунта, поливо-моечные машины для дополнительного увлажнения грунта придаются звену по расчету в соответствии с действительной потребностью.

3. В трудоемкость работ включено время для отдыха рабочих в течение смены в размере 10 % от времени работы.

б) Планировка грунтового основания с фрезерованием грунта. Длина сменной захватки 900 м, ширина планировки 8,4 м (7560 м2)

Описание: Untitled-1

Примечания. 1. В графике римские цифры над чертой - номера участков, цифры под чертой - продолжительность операции, мин.

2. Автомобили-самосвалы для отвоза лишнего грунта, поливо-моечные машины для увлажнения грунта придаются звену по расчету в соответствии с действительной потребностью.

3. В трудоемкость работ включено время на отдых рабочих в течение смены в размере 10 % от времени работы.


V. ТЕХНИКО-ЭКОНОМИЧЕСКИЕ ПОКАЗАТЕЛИ

Трудоемкость на 1000 м2 грунтового основания:

а) планировка без фрезерования грунта, чел-дн                                                     0,3

б) планировка с фрезерованием грунта, чел-дн                                                    0,66

Средний разряд рабочих:

а) при планировке без фрезерования грунта                                                          4,8

б) при планировке с фрезерованием грунта                                                            5

Коэффициент использования профилировщика по времени в течение смены    0,86

VI. МАТЕРИАЛЬНО-ТЕХНИЧЕСКИЕ РЕСУРСЫ

Профилировщик ДС-97 или TS-425........................................................ 1

Конвейер-перегружатель ДС-98.............................................................. 1

Катки на пневматических шинах Д-627:

а) при планировке без фрезерования грунта...................................... 1

б) при планировке с фрезерованием грунта...................................... 2

Автомобили-самосвалы для отвоза грунта.................................... по расчету

Поливо-моечные машины (при необходимости).......................... по расчету

Нивелир с треногой и комплектом реек, компл.................................... 1

Вешки, шт................................................................................................. 10

Лента мерная стальная с комплектом шпилек, компл.......................... 1

Шнур трассировочный 20 м (отрезок струны), шт................................ 1

Линейка мерная, шт.................................................................................. 1

Рейка металлическая трехметровая......................................................... 1

Мерник зазоров клиновидный, шт.......................................................... 1

Лопаты штыковые, шт.............................................................................. 2

Лопаты подборочные, шт......................................................................... 2

Топор, шт.................................................................................................... 1

Комплект ограждения, компл.................................................................. 1

СОДЕРЖАНИЕ

 



© 2013 Ёшкин Кот :-)