Информационная система
«Ёшкин Кот»

XXXecatmenu

ГОСУДАРСТВЕННЫЙ КОМИТЕТ РОССИЙСКОЙ
ФЕДЕРАЦИИ ПО СВЯЗИ И ИНФОРМАТИЗАЦИИ

СТАНДАРТ ОТРАСЛИ

СТЕЛЛАЖИ ДЕРЕВЯННЫЕ И
МЕТАЛЛИЧЕСКИЕ ДЛЯ АККУМУЛЯТОРОВ
ПРЕДПРИЯТИЙ СВЯЗИ

Основные требования

ОСТ 45.85-96

ЦНТИ «ИНФОРМСВЯЗЬ»

Москва - 1998

Предисловие

1 РАЗРАБОТАН Государственным институтом по изысканиям и проектированию сооружений связи

ВНЕСЕН Научно-техническим управлением и охраны труда Министерства связи Российской Федерации

2 УТВЕРЖДЕН Министерством связи Российской Федерации

3 ВВЕДЕН В ДЕЙСТВИЕ информационным письмом от 25.10.96 № 5051

4 ВЗАМЕН ТУ 45-87 4ДО.610.236 ТУ

СОДЕРЖАНИЕ

1 Область применения. 3

2 Нормативные ссылки. 3

3 Типы и основные размеры.. 3

4 Технические требования. 5

5 Комплектность. 6

6 Правила приемки и методы контроля. 6

7 Маркировка. Упаковка. Транспортировка и хранение. 7

8 Указания по сборке и установке стеллажей. 7

Приложение А. Деревянные одноярусные стеллажи. 8

Приложение Б. Деревянные двухъярусные стеллажи. 8

Приложение В. Деревянные двухъярусные стеллажи. 9

Приложение Г. Металлические одноярусные стеллажи. 10

Приложение Д. Металлические двухъярусные стеллажи. 11

Приложение Е. Металлические двухъярусные стеллажи. 12

Приложение Ж. Деревянные стеллажи для аккумуляторов типов от СК-1 до СК-3 в стеклянных баках. 13

Приложение И. Деревянные стеллажи для аккумуляторов типов СК-4, СК-5, СЗ-5, СК-6, СК-8 и от СК-10 до СК-16 в стеклянных баках. 13

Приложение К. Деревянные стеллажи для аккумуляторов типов от СК-18 до СК-36 в стеклянных баках. 14

Приложение Л. Деревянные стеллажи для аккумуляторов типов от СК-40 до СК-68 в деревянных баках. 14

Приложение М. Деревянные стеллажи для аккумуляторов типов от СК-72 до СК-120 в деревянных баках. 15

Приложение Н. Деревянные стеллажи для аккумуляторов типов от СК-124 до СК-148 в деревянных баках. 15

Приложение П. Деревянные стеллажи для аккумуляторов типов от СКЭ-16 до СКЭ-20, от СКЭ-24 до СКЭ-36 в эбонитовых баках. 16

Приложение Р. Деревянные стеллажи для аккумуляторов типов от СКЭ-40 до СКЭ-68 в эбонитовых баках. 16

Приложение С. Деревянные стеллажи для аккумуляторов типов от СКЭ-72 до СКЭ-76 в эбонитовых баках. 17

Приложение Т. Деревянные стеллажи для аккумуляторов типов от СК-1 до СК-3 в стеклянных баках при двухъярусном расположении аккумуляторов. 17

Приложение Ф. Деревянные стеллажи для аккумуляторов типов СК-4, СК-5 в стеклянных баках при двухъярусном расположении аккумуляторов. 18

Приложение X. Металлические стеллажи для аккумуляторов типов от СК-1 до СК-3 в стеклянных баках. 18

Приложение Ц. Металлические стеллажи для аккумуляторов типов СК-4, СК-5, от СК-6 до СК-16. 19

Приложение Ш. Металлические стеллажи для аккумуляторов типов от СК-16 до СК-36 в деревянных баках. 19

Приложение Щ. Металлические стеллажи для аккумуляторов типов от СК-40 до СК-68 в деревянных баках. 20

Приложение Э. Металлические стеллажи для аккумуляторов типов СК-78 до СК-120 в деревянных баках. 20

Приложение Ю. Металлические стеллажи для аккумуляторов типов от СК-124 до СК-148 в деревянных баках. 21

Приложение Я. Металлические стеллажи для аккумуляторов типов от СКЭ-16 до СКЭ-36 в эбонитовых баках. 21

Приложение 1. Металлические стеллажи типов от СКЭ-40 до СКЭ-68 в эбонитовых баках. 22

Приложение 2. Металлические стеллажи типов от СКЭ-72 до СКЭ-75 в эбонитовых баках. 22

Приложение 3. Металлические стеллажи для аккумуляторов типов СК-1, СК-2, СК-3 в стеклянных баках при двухъярусном расположении аккумуляторов. 23

Приложение 4. Металлические стеллажи для аккумуляторов типов СК-4, СК-5 в стеклянных баках при двухъярусном расположении аккумуляторов. 23

Приложение 5. Деревянные стеллажи для аккумуляторов типа 40PzS200  60PZS600. 24

Приложение 6. Деревянные стеллажи для аккумуляторов типа 80PzS800  240PZS3000. 24

Приложение 7. Деревянные стеллажи двухъярусные для аккумуляторов типа 40PzS200  60PZS600. 25

Приложение 8. Металлические стеллажи для аккумуляторов типа 40PzS200  60PZS600. 25

Приложение 9. Металлические стеллажи для аккумуляторов типа 80PzS800  240PZS3000. 26

Приложение 10. Металлические стеллажи двухъярусные для аккумуляторов типа 40PzS200  60PZS600. 26

Приложение 11. Библиография. 27

ОСТ 45.85-96

СТАНДАРТ ОТРАСЛИ

СТЕЛЛАЖИ ДЕРЕВЯННЫЕ И МЕТАЛЛИЧЕСКИЕ
ДЛЯ АККУМУЛЯТОРОВ ПРЕДПРИЯТИЙ СВЯЗИ

Основные требования

Дата введения 1997-01-01

1 Область применения

Настоящий стандарт распространяется на стеллажи деревянные и металлические, предназначенные для стационарной установки свинцово-кислотных аккумуляторов по ГОСТ 26881 и щелочных аккумуляторных батарей по ГОСТ 27174, применяемых на предприятиях связи, и устанавливает основные требования к их изготовлению.

2 Нормативные ссылки

В настоящем стандарте использованы ссылки на следующие стандарты:

ГОСТ 515-77     Бумага упаковочная битумированная и дегтевая. Технические условия

ГОСТ 961-89     Плитки кислотоупорные и термокислотоупорные керамические. Технические условия

ГОСТ 2991-85   Ящики дощатые неразборные для грузов массой до 500 кг. Общие технические условия

ГОСТ 3560-73   Лента стальная упаковочная. Технические условия

ГОСТ 7313-75   Эмали ХВ-785 и лак ХВ-784. Технические условия

ГОСТ 7798-70   Болты с шестигранной головкой класса точности В. Конструкция и размеры

ГОСТ 7931-76   Олифа натуральная. Технические условия

ГОСТ 8278-33   Швеллеры стальные гнутые равнополочные. Сортамент

ГОСТ 8486-86   Пиломатериалы хвойных пород. Технические условия

ГОСТ 9467-75   Электроды покрытые металлические для ручной дуговой сварки конструкционных и теплоустойчивых сталей. Типы

ГОСТ 14192-77 Маркировка грузов

ГОСТ 15150-69 Машины, приборы и другие технические изделия. Исполнения для различных климатических районов. Категории, условия эксплуатации, хранения и транспортирования в части воздействия климатических факторов внешней среды

ГОСТ 16588-91 Пилопродукция и деревянные детали. Методы определения влажности

ГОСТ 19797-85 Изоляторы керамические опорные на напряжение свыше 1000 В для работы в помещении. Типы, основные параметры и размеры

ГОСТ 26881-86 Аккумуляторы свинцовые стационарные. Общие технические условия

ГОСТ 27174-86 Аккумуляторы и батареи аккумуляторные щелочные никель-кадмиевые негерметичные емкостью до 150 А.ч. Общие технические условия

3 Типы и основные размеры

3.1 Типы деревянных и металлических стеллажей и область их применения должны соответствовать указанным в таблицах 1 и 2.

3.2 Основные размеры деревянных и металлических стеллажей различных типов приведенных в таблицах 1 и 2 должны соответствовать указанным в обязательных приложениях А - Е.

3.3 Размеры стеллажей для конкретных типов аккумуляторов должны соответствовать указанным в справочных приложениях Ж - Ф, 5 - 7 для деревянных стеллажей и в приложениях Х - Я, 1 - 4, 8 - 10 для металлических стеллажей.

Примечание - Открытые свинцово-кислотные аккумуляторы типа СК приняты в соответствии с ТУ16 ИКШЖ 563310.001ТУ, закрытые типа OPzS в соответствии с технической документацией фирмы-разработчика VARTA (Германия).

3.4 Габаритные размеры опорных тумбочек и стеклянных изоляторов под деревянные стеллажи должны соответствовать указанным в таблице 3.

3.5 Обозначение типа стеллажа при заказе и в конструкторской документации должно состоять из: слова «Стеллаж»; букв ДС (деревянный стеллаж) или МС (металлический стеллаж); цифр, обозначающих число рядов и число ярусов в стеллаже; букв А и Б - модификации стеллажей в зависимости от размеров устанавливаемых аккумуляторов: ширины и длины стеллажей; ОСТ 45.85-96.

Примеры условных обозначений:

однорядного одноярусного деревянного стеллажа шириной 295 мм, длиной 3000 мм.

Стеллаж ДС-1-1 295 ´ 3000 ОСТ 45.85-96

однорядного одноярусного модификации Б металлического стеллажа шириной 1310 мм, длиной 2000 мм.

Стеллаж МС-1-1-Б 1310 ´2000 ОСТ 45.85-96

Таблица 1

Тип стеллажа

Область применения

Номер приложения

ДС-1-1

Для свинцовых аккумуляторов типов от СК-1 до СК-68, СКЭ-16 до СКЭ-68;

для свинцовых аккумуляторов закрытого типа;

для щелочных аккумуляторов емкостью до 125 А.ч

Приложение А

ДС-1-1-А

Для свинцовых аккумуляторов типов от СК-72 до СК-120, от СКЭ-72 до СКЭ-76

Приложение А

ДС-1-1-Б

Для свинцовых аккумуляторов типов от СК-124 до СК-148

Приложение А

ДС-2-1

Для свинцовых аккумуляторов типов от СК-1 до СК-36, от СКЭ-16 до СКЭ-36;

для свинцовых аккумуляторов закрытого типа;

для щелочных аккумуляторов емкостью до 125 А.ч

Приложение А

ДС-1-2

Для свинцовых аккумуляторов типов от СК-1 до СК-5;

для щелочных аккумуляторов емкостью до 125 А.ч

Приложение Б

ДC-1-2-А

Для свинцовых аккумуляторов закрытого типа емкостью до 600 А.ч

Приложение В

ДС-2-2

Для свинцовых аккумуляторов типов от СК-1 до СК-5;

для щелочных аккумуляторов емкостью до 125 А.ч

Приложение Б

ДС-2-2-А

Для свинцовых аккумуляторов закрытого типа емкостью до 600 А.ч

Приложение В

Таблица 2

Тип стеллажа

Область применения

Номер приложения

МС-1-1

Для свинцовых аккумуляторов типов от СК-1 до СК-68, от СКЭ-16 до СКЭ-68;

для свинцовых аккумуляторов закрытого типа;

для щелочных аккумуляторов емкостью до 125 А.ч

Приложение Г

МС-1-1-А

Для свинцовых аккумуляторов типов от СК-72 до СК-120, от СКЭ-72 до СКЭ-76

Приложение Г

МС-1-1-Б

Для свинцовых аккумуляторов типов от СК-124 до СК-148

Приложение Г

МС-2-1

Для свинцовых аккумуляторов типов от СК-1 до СК-36, от СКЭ-16 до СКЭ-36;

для свинцовых аккумуляторов закрытого типа;

для щелочных аккумуляторов емкостью до 125 А.ч

Приложение Г

МС-1-2

Для свинцовых аккумуляторов типов от СК-1 до СК-5;

для щелочных аккумуляторов емкостью до 125 А.ч

Приложение Д

МС-1-2-А

Для свинцовых аккумуляторов закрытого типа емкостью до 600 А.ч

Приложение Е

МС-2-2

Для свинцовых аккумуляторов типов от СК-1 до СК-5;

для щелочных аккумуляторов емкостью до 125 А.ч

Приложение Д

МС-2-2-А

Для свинцовых аккумуляторов закрытого типа емкостью до 600 А.ч

Приложение Е

Таблица 3

Тип деревянного стеллажа

Размеры. мм

Опорной тумбочки

Стеклянного изолятора под стеллаж

Диаметр

Высота

Диаметр

Высота

внешний

внутренний

ДС-1-1

79

50

110

80

20

ДС-2-1

ДС-1-1

139

50

180

140

20

ДС-1-1-А

ДС-1-1-Б

ДС-2-1

ДС-1-2

-

-

110

80

20

ДС-1-2-А

ДС-2-2

ДС-2-2-А

Примечание - Стеклянные изоляторы с внешним диаметром 110 мм поставляются в комплекте с аккумуляторами от СК-1 до СК-16, диаметром 180 мм - в комплекте с аккумуляторами от СК-18 до СК-148 по ТУ 21-23-234-88.

4 Технические требования

4.1 Деревянные и металлические стеллажи должны изготовляться в соответствии с требованиями настоящего стандарта по рабочим чертежам, утвержденным в установленном порядке.

4.2 Деревянные и металлические стеллажи должны быть изготовлены в климатическом исполнении УХЛ для категории размещения 4.2 по ГОСТ 18160.

4.3 Бруски деревянных стеллажей должны быть изготовлены из пиломатериалов отборного сорта, опорные тумбочки - из пиломатериалов первого сорта по ГОСТ 8486.

Опорные тумбочки, вырезанные вдоль волокна, после обработки должны иметь форму прямого кругового цилиндра.

Предельные отклонения по размерам брусков: ± 2 мм - по толщине и ширине; ± 3 мм - по длине.

Предельные отклонения по размерам опорных тумбочек: - 2 мм - по диаметру; ± 2 мм - по высоте.

4.4 Бруски деревянных стеллажей и опорные тумбочки до сборки должны быть покрыты натуральной олифой по ГОСТ 7931, нагретой до температуры 50 °С, и окрашены эмалью серого цвета ХВ-785 по ГОСТ 7313.

4.5 Влажность пиломатериалов, предназначенных для изготовления деревянных стеллажей, не должна превышать 15 %.

4.6 Металлические стеллажи должны быть изготовлены из швеллера по ГОСТ 8278 высотой 100 мм, шириной 60 мм, толщиной 4 мм.

4.7 Детали металлических стеллажей до сборки должны быть загрунтованы и покрыты эмалью серого цвета ХВ-785 по ГОСТ 7313.

4.8 Под металлические стеллажи должны быть установлены опорные изоляторы типа ИО-6-375-1УЗ по ГОСТ 19797.

4.9 Изготовитель должен гарантировать соответствие стеллажей требованиям настоящего стандарта при соблюдении условий транспортирования, хранения, сборки и установки.

Гарантийный срок хранения стеллажей должен быть установлен не менее 1 года с момента изготовления.

Гарантийный срок эксплуатации стеллажей должен быть установлен не менее 5 лет с момента изготовления.

Срок службы стеллажей должен быть установлен не менее 10 лет.

5 Комплектность

5.1 Число деталей, входящих в комплект деревянных стеллажей, должно соответствовать указанным в таблице 4, а металлических в таблице 5.

Таблица 4

Тип стеллажа

Число деталей

продольных брусков

поперечных брусков

опорных тумбочек

вертикальных брусков средних

вертикальных брусков крайних

раскосов

диагональных брусков

ДС-1-1

2

2

4

-

-

-

-

3

6

4

8

5

10

ДС-1-1-А

3

2

6

-

-

-

-

3

9

4

12

5

15

6

18

ДС-1-1-Б

4

2

8

-

-

-

-

3

12

4

16

5

20

ДС-2-1

4

2

6

-

-

-

-

3

9

4

12

ДС-1-2

ДС-1-2-А

4

4

-

-

4

4

1

6

6

6

2

ДС-2-2

ДС-2-2-А

8

4

-

2

4

8

1

6

3

6

12

2

Таблица 5

Тип стеллажа

Число деталей

продольных

поперечных

опорных изоляторов

вертикальных

МС-1-1

2

2

4

-

3

6

4

8

5

10

МС-1-1-А

3

2

6

-

3

9

4

12

5

15

МС-1-1-Б

4

2

8

3

12

4

16

5

20

МС-2-1

4

2

6

-

3

9

4

12

МС-1-2

МС-1-2-А

4

4

4

4

6

6

6

МС-2-2

МС-2-2-А

8

4

6

4

6

9

6

6 Правила приемки и методы контроля

6.1 Проверке на соответствие требованиям 3.2, 3.3, 4.3, 4.4, 4.6, 4.7 подвергают каждую деталь стеллажа в разобранном виде.

6.2 Проверке на соответствие требованиям 4.5 подвергают 50 % общего числа продольных брусков в каждом типе деревянного стеллажа.

6.3 При несоответствии деталей стеллажей требованиям 3.2, 3.3, 4.3, 4.4, 4.5, 4.6, 4.7 их возвращают для устранения дефектов.

6.4 Размеры деталей стеллажей (3.2, 3.3, 4.1, 4.3, 4.6) проверяют измерительным инструментом с погрешностью не более 1 мм.

6.5 Влажность (4.5) проверяют электровлагомером по ГОСТ 16588.

6.6 Проверку на соответствие требованиям 4.4, 4.7 производят визуально.

7 Маркировка. Упаковка. Транспортировка и хранение.

7.1 На каждой детали стеллажа должны быть указаны: товарный знак предприятия-изготовителя, дата изготовления и обозначение стандарта. Маркировку наносят эмалью ХВ-785 по ГОСТ 7313.

7.2 Все составные детали стеллажа должны быть упакованы раздельно.

7.3 Бруски деревянных стеллажей должны быть обернуты в упаковочную бумагу по ГОСТ 515 и связаны стальной лентой по ГОСТ 3560 с прокладкой упаковочной бумаги.

7.4 Опорные тумбочки для деревянных стеллажей должны быть упакованы в дощатые ящики по ГОСТ 2991.

7.5 Детали металлических стеллажей должны быть смазаны консервационным маслом НГ-203 марок А или Б по ТУ 38-1011331 и связаны стальной лентой по ГОСТ 3560 с прокладкой упаковочной бумаги по ГОСТ 515.

7.6 Опорные изоляторы и болты крепления, для металлических стеллажей должны быть упакованы в дощатые ящики по ГОСТ 2991.

7.7 Масса упакованных деталей не должна превышать 80 кг.

7.8 Маркировка транспортной тары - по ГОСТ 14192.

7.9 В каждый ящик должен быть вложен документ с указанием:

числа упакованных деталей стеллажа;

наименования предприятия-изготовителя;

обозначения настоящего стандарта;

клейма и подписи отдела технического контроля.

7.10 Условия транспортирования и хранения деталей в части воздействия климатических факторов внешней среды - по группе условий хранения ОЖ4 ГОСТ 15150.

8 Указания по сборке и установке стеллажей

8.1 Сборку составных деталей деревянных и металлических стеллажей выполняют на месте их эксплуатации.

8.2 Для получения деревянного стеллажа длиной более 3000 мм, а металлического более 2000 мм допускается установка двух и более стеллажей в торец друг к другу.

8.3 Одноярусные деревянные стеллажи должны устанавливаться на опорных тумбочках, накрытых стеклянными изоляторами под стеллажи.

8.4 Двухъярусные деревянные стеллажи должны устанавливаться непосредственно на стеклянные изоляторы под стеллажи без опорной тумбочки.

8.5 Деревянные стеллажи могут устанавливаться без опорных тумбочек и без стеклянных изоляторов под стеллажи для аккумуляторных батарей номинальным напряжением до 48 В.

8.6 При установке стеллажей на асфальтовом покрытии пола должны быть устроены опорные площадки с кислотоупорной плиткой по ГОСТ 961. Установка стеллажей непосредственно на асфальтовое покрытие пола не допускается.

8.7 Соединение продольных и поперечных деталей металлических стеллажей должно быть выполнено на сварке электродами по ГОСТ 9467.

8.8 Крепление поперечных деталей металлического стеллажа к опорным изоляторам должно быть выполнено болтами М 10´20 в исполнении 1 по ГОСТ 7798.

8.9 После сборки деревянного стеллажа поврежденные покрытия должны быть восстановлены способом, указанным в 4.4, а после сборки металлического стеллажа - способом, указанным в 4.7.

ПРИЛОЖЕНИЕ А

(обязательное)

Деревянные одноярусные стеллажи

Описание: 08

ПРИЛОЖЕНИЕ Б

(обязательное)

Деревянные двухъярусные стеллажи

Описание: 09

ПРИЛОЖЕНИЕ В

(обязательное)

Деревянные двухъярусные стеллажи

Описание: 10

ПРИЛОЖЕНИЕ Г

(обязательное)

Металлические одноярусные стеллажи

Описание: 11

ПРИЛОЖЕНИЕ Д

(обязательное)

Металлические двухъярусные стеллажи

Описание: 12

ПРИЛОЖЕНИЕ Е

(обязательное)

Металлические двухъярусные стеллажи

Описание: 13

ПРИЛОЖЕНИЕ Ж

(справочное)

Деревянные стеллажи для аккумуляторов типов от СК-1 до СК-3 в стеклянных баках

Описание: 14

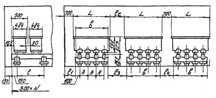
ПРИЛОЖЕНИЕ И

(справочное)

Деревянные стеллажи для аккумуляторов типов СК-4, СК-5, СЗ-5, СК-6, СК-8 и от СК-10 до СК-16 в стеклянных баках

Описание: 15

Типы аккумуляторов

A

A1

А2

1

2

в

в1

L

B

Н

h

N

СК-4

280

130

235

До 1700

20

105

300

665

260

215

270

290

Число аккумуляторов

СК-5

СЗ-5

297

18

100

264

232

373

393

СК-6

285

105

200

До 1500

35

275

580

205

220

485

510

СК-8

СК-10

165

205

355

705

270

СК-12

СК-14

190

250

23

125

360

800

315

СК-16

8

95

345

ПРИЛОЖЕНИЕ К

(справочное)

Деревянные стеллажи для аккумуляторов типов от СК-18 до СК-36 в стеклянных баках

Описание: 16

Размеры в мм

Типы аккумуляторов

А

А1

А2

1

2

в

в1

L

B

H

h

N

 

295

 

280

До 1100

 

 

 

 

 

279

583

608

Число аккумуляторов

СК-18

290

105

1009

460

1030

469

СК-20

330

270

102

1004

500

1100

504

СК-24

490

180

98

996

350

800

344

474

588

613

СК-28

200

280

105

1009

370

850

379

СК-32

220

290

112

1024

390

900

414

СК-36

240

310

122

1044

410

960

454

ПРИЛОЖЕНИЕ Л

(справочное)

Деревянные стеллажи для аккумуляторов типов от СК-40 до СК-68 в деревянных баках

Описание: 17

Размеры в мм

Типы аккумуляторов

А1

1

2

3

в

L

H

h

N

СК-40

270

до 1000

140

1029

129

470

499

588

613

Число аккумуляторов

СК-44

290

147

1044

144

490

534

СК-48

310

157

1064

164

510

574

593

618

СК-52

330

165

1079

179

530

609

СК-56

350

175

1199

199

550

649

СК-60

370

до 950

182

1214

214

570

684

СК-64

390

190

1289

229

590

719

СК-68

410

200

1849

249

810

759

ПРИЛОЖЕНИЕ М

(справочное)

Деревянные стеллажи для аккумуляторов типов от СК-72 до СК-120 в деревянных баках

Описание: 18

Типы аккумуляторов

А1

1

2

3

4

в

L

H

h

N

СК-72

270

до 1100

627

1000

1054

654

740

794

593

618

Число аккумуляторов

СК-76

285

632

1064

664

770

834

СК-80

300

635

1069

669

800

869

СК-84

310

до 1000

642

1050

1134

684

820

904

СК-88

325

647

1100

1194

694

850

944

СК-92

335

до 950

655

1150

1259

709

870

979

СК-96

350

660

1269

719

900

1019

СК-100

365

662

1200

1324

724

930

1054

СК-104

375

670

1250

1389

739

950

1089

СК-108

390

675

1300

1449

749

980

1129

598

623

СК-112

400

682

1464

764

1000

1164

СК-116

415

до 800

687

1350

1524

774

1030

1204

СК-120

430

690

1400

1579

779

1060

1239

ПРИЛОЖЕНИЕ Н

(справочное)

Деревянные стеллажи для аккумуляторов типов от СК-124 до СК-148 в деревянных баках

Описание: 19

Размеры в мм

Типы аккумуляторов

А

1

2

3

4

в

L

N

СК-124

310

до 950

772

1400

1544

844

1130

1274

Число аккумуляторов

СК-128

320

777

1450

1604

854

1160

1314

СК-132

330

782

1500

1664

864

1190

1354

СК-136

340

785

1550

1719

869

1220

1389

СК-140

350

787

1550

1724

874

1250

1424

СК-144

360

790

1600

1779

879

1280

1459

СК-148

370

795

1650

1839

889

1310

1499

ПРИЛОЖЕНИЕ П

(справочное)

Деревянные стеллажи для аккумуляторов типов от СКЭ-16 до СКЭ-20, от СКЭ-24 до СКЭ-36 в эбонитовых баках

Описание: 20

Размеры в мм

Типы аккумуляторов

А

А1

1

в

в1

L

B

H

h

N

СКЭ-16

255

330

16

130

500

1100

469

225

540

565

Число аккумуляторов

СКЭ-18

СКЭ-20

 

 

 

 

 

 

 

 

 

 

СКЭ-24

445

210

17

133

380

860

347

415

540

565

СКЭ-28

СКЭ-32

250

3

105

420

940

415

СКЭ-36

ПРИЛОЖЕНИЕ Р

(справочное)

Деревянные стеллажи для аккумуляторов типов от СКЭ-40 до СКЭ-68 в эбонитовых баках

Описание: 44

Размеры в мм

Типы аккумуляторов

А

b

N

L

СКЭ-40

330

530

Число аккумуляторов

530

СКЭ-44

СКЭ-48

360

560

560

СКЭ-52

СКЭ-56

430

630

630

СКЭ-60

СКЭ-64

510

710

710

СКЭ-68

ПРИЛОЖЕНИЕ С

(справочное)

Деревянные стеллажи для аккумуляторов типов от СКЭ-72 до СКЭ-76 в эбонитовых баках

Описание: 21

Размеры в мм

Типы аккумуляторов

А

В

N

L

СКЭ-72

СКЭ-76

295

790

Число аккум.

790

ПРИЛОЖЕНИЕ Т

(справочное)

Деревянные стеллажи для аккумуляторов типов от СК-1 до СК-3 в стеклянных баках при двухъярусном расположении аккумуляторов

Описание: 22

Размеры в мм

Типы аккумуляторов

А

1

L

B

H

h

N

СК-1

110

180

180

80

215

270

290

Число аккумуляторов

СК-2

160

130

СК-3

210

180

 

 

 

 

 

 

 

 

ПРИЛОЖЕНИЕ Ф

(справочное)

Деревянные стеллажи для аккумуляторов типов СК-4, СК-5 в стеклянных баках при двухъярусном расположении аккумуляторов

Описание: 23

Размеры в мм

Типы аккумуляторов

А

1

L

в

H

h

N

СК-4

280

158

135

260

215

270

290

Число аккумулятров

СК-5

 

 

 

 

 

 

 

 

ПРИЛОЖЕНИЕ X

(справочное)

Металлические стеллажи для аккумуляторов типов от СК-1 до СК-3 в стеклянных баках

Описание: 24

Размеры в мм

Типы аккумуляторов

А

1

L

B

H

h

N

СК-1

110

40

150

80

213

270

290

Число аккумуляторов

СК-2

160

130

СК-3

210

180

 

 

 

 

 

 

 

 

ПРИЛОЖЕНИЕ Ц

(справочное)

Металлические стеллажи для аккумуляторов типов СК-4, СК-5, от СК-6 до СК-16

Описание: 25

Размеры в мм

Типы аккумуляторов

А

А1

А2

1

2

в

в1

L

B

H

h

N

СК-4

280

 

 

до 1700

20

105

 

 

260

215

270

290

Число аккумуляторов

СК-5

130

235

300

665

 

 

 

 

 

 

 

 

 

 

 

 

СК-6

285

105

200

До 1500

35

100

275

580

205

220

485

510

СК-8

СК-10

165

205

33

335

705

270

СК-12

СК-14

190

250

23

125

360

800

315

СК-16

8

95

345

ПРИЛОЖЕНИЕ Ш

(справочное)

Металлические стеллажи для аккумуляторов типов от СК-16 до СК-36 в деревянных баках

Описание: 26

Размеры в мм

Типы аккумуляторов

А

А1

А2

1

2

в

в1

L

В

H

h

N

 

295

 

280

до 1000

 

 

 

 

 

279

583

608

Число аккумуляторов

СК-18

290

105

1009

460

1030

469

СК-20

330

270

102

1004

500

1100

504

474

588

613

СК-24

490

180

98

996

350

800

344

 

СК-28

200

280

105

1009

370

850

379

 

СК-32

220

290

112

1024

390

900

414

 

СК-36

240

310

122

1044

410

960

454

ПРИЛОЖЕНИЕ Щ

(справочное)

Металлические стеллажи для аккумуляторов типов от СК-40 до СК-68 в деревянных баках

Описание: 30

Размеры в мм

Типы аккумуляторов

А1

ℓ1

2

3

в

L

H

h

N

СК-40

270

до 1000

140

1029

129

470

499

588

613

Число аккумуляторов

СК-44

290

147

1044

144

490

534

СК-48

310

157

1064

164

510

574

593

618

СК-52

330

165

1079

179

530

609

СК-56

350

175

1199

199

550

649

СК-60

370

до 950

182

1214

214

570

684

СК-64

390

190

1229

229

590

719

СК-68

410

200

1249

249

610

759

ПРИЛОЖЕНИЕ Э

(справочное)

Металлические стеллажи для аккумуляторов типов СК-78 до СК-120 в деревянных баках

Описание: 31

Размеры в мм

Типы аккумуляторов

А1

1

2

3

4

в

L

H

h

N

СК-72

270

до 1000

627

1000

1054

654

740

794

593

618

Число аккумуляторов

СК-76

285

632

1064

664

770

834

СК-80

300

635

1069

669

800

869

СК-84

310

до 1000

642

1050

1134

684

820

904

СК-88

325

647

1100

1194

694

850

944

СК-92

335

до 950

655

1150

1259

709

870

979

СК-96

350

660

1269

719

900

1019

СК-100

365

662

1200

1324

724

930

1054

СК-104

375

670

1250

1389

739

950

1089

СК-108

390

675

1300

1499

749

980

1129

598

623

СК-112

400

682

1300

1464

754

1000

1164

СК-116

415

до 800

687

1350

1521

774

1030

1204

СК-120

430

690

1400

1579

779

1050

1239

Приложение Ю

(справочное)

Металлические стеллажи для аккумуляторов типов от СК-124 до СК-148 в деревянных баках

Описание: 32

Размеры в мм

Типы аккумуляторов

А

1

2

3

4

в

L

N

СК-124

310

до 950

772

1400

1544

844

1130

1274

Число аккумуляторов

СК-128

320

777

1450

1604

854

1160

1314

СК-132

330

782

1500

1664

864

1190

1354

СК-136

340

785

1550

1719

869

1220

1389

СК-140

350

787

1550

1724

874

1250

1424

СК-144

360

790

1600

1779

879

1280

1459

СК-148

370

795

1650

1839

889

1310

1499

ПРИЛОЖЕНИЕ Я

(справочное)

Металлические стеллажи для аккумуляторов типов от СКЭ-16 до СКЭ-36 в эбонитовых баках

Описание: 33

Размеры в мм

Типы аккумуляторов

А

А1

1

в

в1

L

B

H

h

N

СКЭ-16

255

330

16

130

500

1100

469

225

540

565

Число аккумуляторов

СКЭ-18

СКЭ-20

 

 

 

 

 

 

 

 

 

 

 

СКЭ-24

445

210

17

133

380

860

347

 

 

 

СКЭ-28

СКЭ-32

250

3

105

420

940

415

415

540

565

СКЭ-36

 

 

 

 

 

ПРИЛОЖЕНИЕ 1

(справочное)

Металлические стеллажи типов от СКЭ-40 до СКЭ-68 в эбонитовых баках

Описание: 34

Размеры в мм

Типы аккумуляторов

А

в

N

L

СКЭ-40

330

530

Число аккумуляторов

530

СКЭ-44

СКЭ-48

360

560

560

СКЭ-52

СКЭ-56

430

630

630

СКЭ-60

СКЭ-64

510

710

710

СКЭ-68

ПРИЛОЖЕНИЕ 2

(справочное)

Металлические стеллажи типов от СКЭ-72 до СКЭ-75 в эбонитовых баках

Описание: 35

Размеры в мм

Типы аккумуляторов

А

в

N

L

СКЭ-72

295

290

Число аккумуляторов

290

СКЭ-76

ПРИЛОЖЕНИЕ 3

(справочное)

Металлические стеллажи для аккумуляторов типов СК-1, СК-2, СК-3 в стеклянных баках при двухъярусном расположении аккумуляторов

Описание: 36

Размеры в мм

Типы аккумуляторов

А

1

L

В

H

h

N

СК-1

110

130

95

80

215

270

290

Число аккумуляторов

СК-2

160

130

СК-3

210

180

 

 

 

 

 

 

 

 

ПРИЛОЖЕНИЕ 4

(справочное)

Металлические стеллажи для аккумуляторов типов СК-4, СК-5 в стеклянных баках при двухъярусном расположении аккумуляторов

Описание: 37

Размеры в мм

Типы аккумуляторов

А

1

L

В

H

h

N

СК-4

280

130

95

260

215

270

290

Число аккумуляторов

СК-5

 

 

 

 

 

 

 

 

ПРИЛОЖЕНИЕ 5

(справочное)

Деревянные стеллажи для аккумуляторов типа 40PzS200  60PZS600

Описание: 38

Типы аккумуляторов

L

H

N

40PzS200

103

405

Кол. аккумуляторов

50PzS250

124

405

60PzS300

145

405

50PzS350

124

520

60PzS420

145

520

70PzS490

166

520

60PzS600

145

695

ПРИЛОЖЕНИЕ 6

(справочное)

Деревянные стеллажи для аккумуляторов типа 80PzS800  240PZS3000

Описание: 39

Размеры в мм

Типы аккумуляторов

А

А1

А2

А3

B

L

H

N

8PzS800

141

191

241

532

210

191

100

695

Кол. аккумуляторов

10PzS1000

183

233

283

616

210

233

695

12PzS1200

225

275

325

700

210

275

695

12PzS1500

225

275

325

700

210

275

845

15PzS1875

347

397

447

944

212

397

822

16PzS2000

347

397

447

944

212

397

822

20PzS2500

437

487

537

1224

212

487

822

24PzS3000

526

576

626

1302

212

576

822

ПРИЛОЖЕНИЕ 7

(справочное)

Деревянные стеллажи двухъярусные для аккумуляторов типа 40PzS200  60PZS600

Описание: 40

Размеры в мм

Типы аккумуляторов

L

H

N

40PzS200

103

405

Кол. аккумуляторов

50PzS250

124

405

60PzS300

145

405

50PzS350

124

520

60PzS420

145

520

70PzS490

166

520

60PzS600

145

695

ПРИЛОЖЕНИЕ 8

(справочное)

Металлические стеллажи для аккумуляторов типа 40PzS200  60PZS600

Описание: 41

Размеры в мм

Типы аккумуляторов

L

H

N

40PzS200

103

405

Кол. аккумуляторов

50PzS250

124

405

60PzS300

145

405

50PzS350

124

520

60PzS420

145

520

70PzS490

166

520

60PzS600

145

695

ПРИЛОЖЕНИЕ 9

(справочное)

Металлические стеллажи для аккумуляторов типа 80PzS800  240PZS3000

Описание: 42

Размеры в мм

Типы аккумуляторов

А

А1

А2

А3

B

L

Н

N

80PzS800

141

191

241

532

210

191

695

Кол. аккумуляторов

100PzS1000

183

233

283

616

210

233

695

120PzS1200

225

275

325

700

210

275

695

120PzS1500

225

275

325

700

210

275

845

150PzS1850

347

397

447

944

212

397

822

160PzS2000

347

397

447

944

212

397

822

200PzS2500

437

487

537

1124

212

487

822

240PzS3000

526

576

626

1302

212

576

822

ПРИЛОЖЕНИЕ 10

(справочное)

Металлические стеллажи двухъярусные для аккумуляторов типа 40PzS200  60PZS600

Описание: 43

Размеры в мм

Типы аккумуляторов

L

H

N

40PzS200

103

405

Кол. аккумуляторов

50PzS250

124

405

60PzS300

145

405

50PzS350

124

520

60PzS420

145

520

70PzS490

166

520

60PzS600

145

695

Приложение 11

(информационное)

Библиография

[1] ТУ 16-87 ИКШЖ563310.001ТУ      Аккумуляторы свинцовые стационарные с электродами большой поверхности.

Технические условия

[2] ТУ 38-101-1331-90                            Масло консервационное НГ-203. Технические условия

[3] ТУ 21-23-234-88                                Изделия стеклянные изоляционные для установки аккумуляторов и батарей. Технические условия

Ключевые слова: стеллажи деревянные, стеллажи металлические, аккумуляторы, типы и размеры стеллажей, основные требования к изготовлению стеллажей

Пояснительная ЗАПИСКА
ко второй редакции проекта стандарта отрасли связь «Стеллажи для аккумуляторов предприятий связи. Основные требования» ОСТ 45.85-96

1 Основание для разработки стандарта

Настоящий проект стандарта разработан в соответствии с планом стандартизации отрасли «Связь» до 1996 г. на основании договора от 14.03.95 № 95615 между Гипросвязью и НТУ Минсвязи России.

Техническое задание на разработку стандарта утверждено НТУ Минсвязи России.

2 Цели и задачи разработки стандарта

Целью разработки настоящего проекта стандарта является развитие и совершенствование комплекса стандартов Системы проектной документации для строительства устанавливающих требования и правила выполнения проектной и рабочей документации.

Основные задачи разработки:

- перевод в отраслевой стандарт ОСТ 45.85-96 действующих технических условий ТУ 45-87 4Д0.610.236ТУ с изменениями;

- корректировка основных положений ТУ в связи с изменениями ГОСТ на стационарные кислотные и щелочные аккумуляторы, и др. действующих ГОСТ;

- сокращение типоразмеров стеллажей в связи с прекращением выпуска закрытых аккумуляторов типа СН;

- приведение конструкции и габаритов стеллажей в соответствие с применяемыми аккумуляторными батареями на предприятиях Минсвязи и последующей разработки рабочих чертежей на изготовление деревянных и металлических стеллажей.

3 Характеристика объекта стандартизации.

Проект стандарта устанавливает основные типы и размеры стеллажей деревянных и металлических и содержит основные требования к их изготовлению, а также обязательные приложения с основными типами стеллажей, имеющими наибольшее применение на предприятиях связи. В справочных приложениях указаны способы размещения стеллажей в помещениях и способы размещения стационарных аккумуляторов различной емкости на стеллажах в соответствии с действующими нормами и правилами.

По своим показателям и характеристикам, приведенным в проекте стандарта, конструкции стеллажей и материалы для их изготовления соответствуют требованиям потребителя Минсвязи России и других ведомств и не уступают образцам зарубежных фирм, в частности фирмы ВАРТА (Германия).

4 Взаимосвязь с другими нормативными документами по стандартизации

Проект стандарта разработан с учетом требований стандартов ГСС, в т.ч. ГОСТ 1.0-92, ГОСТ Р 1.2-92, ГОСТ 1.4-93, ГОСТ 1.5-92.

После утверждения и введения в действие разрабатываемого стандарта, технические условия ТУ 45-87 4Д0.610.236ТУ «Стеллажи деревянные и металлические для стационарных установок аккумуляторов» и изменения к ним должны быть отменены.

5 Источники информации

При разработке проекта стандарта учитывались требования следующих основных действующих стандартов:

ГОСТ 26881-86

«Аккумуляторы свинцовые стационарные. Общие технические условия».

ТУ 16-87 ИЖШН 563310001ТУ

«Аккумуляторы свинцовые открытые с электродами большой поверхности».

ГОСТ 15150-69 «Машины, приборы и другие технические изделия. Исполнения для различных климатических районов. Категории, условия эксплуатации, хранения и транспортирования в части воздействия климатических факторов внешней среды».

ГОСТ 8486-86 «Пиломатериалы хвойных пород. Технические условия».

ГОСТ 8278-83 «Швеллеры стальные гнутые равнополочные, сортамент».

ГОСТ 19797-85 «Изоляторы опорные армированные фарфоровые на напряжение от 6 до 35 кВ для работы в помещениях. Типы, основные параметры и размеры» и др.

Кроме того, использовалась техническая документация фирмы VARTA - изготовителя закрытых аккумуляторов, широко применяемых в настоящее время на объектах связи.

6 Сведения о рассылке на отзыв

Первая редакция проекта стандарта согласно Т.З. была направлена в 8 организаций Минсвязи России (НТУ, АО «Ростелеком», ЦНИИС, АООТ «ЦКБ-связь», Гипросвязь-СПб, Гипросвязь-4, ГСПИ-РТВ).

Все организации прислали отзывы с замечаниями и предложениями по первой редакции проекта стандарта.

Замечания предприятий и заключения по замечаниям систематизированы в сводке отзывов по первой редакции проекта стандарта.

Вторая редакция проекта стандарта откорректирована по принятым замечаниям и со сводкой отзывов и пояснительной запиской направлена на согласование в НТУ, УИП Минсвязи России и в ЦНИИС.



© 2013 Ёшкин Кот :-)