Информационная система
«Ёшкин Кот»

XXXecatmenu

СОВЕТ ЭКОНОМИЧЕСКОЙ ВЗАИМОПОМОЩИ

 

СТАНДАРТ СЭВ
СТ СЭВ 3230-81

ЭЛЕКТРОУСТАНОВКИ
НА НАПРЯЖЕНИЕ ДО 1000 V
ПЕРЕМЕННОГО ТОКА И ДО 1500 V
ПОСТОЯННОГО ТОКА

ОБЩИЕ ТРЕБОВАНИЯ ПО ЗАЩИТЕ ОТ ПОРАЖЕНИЯ
ЭЛЕКТРИЧЕСКИМ ТОКОМ

 

1983

 

Постановлением Государственного комитета СССР по стандартам от 11 мая 1983 г. № 2195 стандарт Совета Экономической Взаимопомощи СТ СЭВ 3230-81 «Электроустановки на напряжение до 1000 V переменного тока и до 1500 V постоянного тока. Общие требования по защите от поражения электрическим током»

введен в действие непосредственно в качестве государственного стандарта СССР

в народном хозяйстве СССР

с 01.07.83

в договорно-правовых отношениях по сотрудничеству

с 01.07.83

СОВЕТ
ЭКОНОМИЧЕСКОЙ
ВЗАИМОПОМОЩИ

СТАНДАРТ СЭВ

 

СТ СЭВ 3230-81

ЭЛЕКТРОУСТАНОВКИ НА НАПРЯЖЕНИЕ до 1000 V ПЕРЕМЕННОГО ТОКА и до 1500 V ПОСТОЯННОГО ТОКА

Общие требования по защите от поражения электрическим током

 

Взамен
PC 1526-68
в части пп. 1.1 до 3.1

 

Настоящий стандарт СЭВ распространяется на электрические установки на напряжение до 1000 V переменного тока номинальной частотой до 10 kHz и до 1500 V постоянного тока и устанавливает общие требования по защите людей от прикосновения к токоведущим частям, находящимся под напряжением во время эксплуатации, и при прикосновении к нетоковедущим частям, находящимся под напряжением в случае повреждения изоляции.

1. ТРЕБОВАНИЯ К ЗАЩИТЕ ОТ ПРИКОСНОВЕНИЯ К ТОКОВЕДУЩИМ ЧАСТЯМ, НАХОДЯЩИМСЯ ПОД НАПРЯЖЕНИЕМ ВО ВРЕМЯ ЭКСПЛУАТАЦИИ

1.1. Общие требования

1.1.1. Электроустановки и их части должны быть исполнены таким образом, чтобы при нормальной эксплуатации была обеспечена полная или частичная защита.

Полная защита необязательна в следующих случаях:

1) если к работе на электроустановках допускаются только специалисты и лица, ими инструктированные;

2) если ток короткого замыкания на зажимах источника питания или ток, протекающий через человека, в случае прикосновения к токоведущим частям, не превышает предельного патофизиологически безопасного значения.

Примечание. Аппараты, выполняющие автоматическое отключение или дающие импульс на отключение в случае прикосновения к токоведущей части, не считаются самостоятельными устройствами для обеспечения защиты от прикосновения.

1.1.2. Электроустановки с конденсаторами должны быть исполнены таким образом, чтобы токоведущие части во время эксплуатации и после отключения не создавали угрозы поражения разрядами.

1.1.3. Средства защиты и изоляционные приспособления должны быть выполнены и расположены таким образом, чтобы возможные при эксплуатации механические, электрические нагрузки и воздействия химических, термических и климатических факторов не снижали эффективности защиты от прикосновения.

1.2. Требования к защитным оболочкам

1.2.1. Полную защиту следует считать обеспеченной, если защитные оболочки (защитные облицовки) в соответствии с п. 1.1.3 в результате своих свойств, размеров или расположения ограждают людей, не применяющих вспомогательных средств, от прикосновения к токоведущим частям.

1.2.2. Защитные оболочки, предназначенные для полной защиты, должны иметь степень защиты не ниже IP 2X по СТ СЭВ 778-77.

1.2.3. Защитное расстояние между металлическими оболочками и токоведущими частями, а также между строительными ограждениями, выполненными из неизоляционного материала, и токоведущими частями следует выбирать в соответствии с п. 1.1.3 и таким образом, чтобы была исключена возможность контакта между металлическими защитными оболочками (строительными ограждениями) и токоведущими частями.

1.2.4. Удаление или открывание защитных оболочек должно быть возможным в случае выполнения одного или нескольких из следующих условий:

1) если защитные оболочки удаляют или открывают при помощи инструмента;

2) если защитные оболочки вызывают автоматическое отключение напряжения;

3) если внутренняя защитная оболочка при удалении внешней защитной оболочки перемещается к защищаемому месту (например, защитный колпак, автоматически закрывающийся в случае удаления внешней защитной оболочки, исключающий тем самым случайное прикосновение к токоведущим частям). Возможность удаления внутренней защитной оболочки без инструмента должна быть исключена.

1.3. Требования к защитным ограждениям

1.3.1. Частичную защиту следует считать обеспеченной, если защитные ограждения выполнены в виде защитных планок, канатов, цепей, перил или решеток со степенью защиты ниже IP 2X по СТ СЭВ 778-77. При этом расстояние между защитными ограждениями и токоведущими частями следует выбрать таким, чтобы исключалась возможность случайного прикосновения к токоведущим частям.

Защитные планки, канаты, цепи и перила следует располагать на высоте (1000 ± 200) mm над уровнем обычных мест нахождения людей.

1.3.2. Защитные ограждения не должны самопроизвольно ослабляться. Допускается возможность их удаления без инструмента.

1.4. Требования к безопасному расположению

1.4.1. Полную защиту следует считать обеспеченной, если токоведущие части удалены от обычных мест нахождения людей на расстояние, исключающее возможность прикосновения к токоведущим частям, при условии, если люди не применяют вспомогательные средства.

1.4.2. Частичную защиту следует считать обеспеченной, если расположение токоведущих частей исключает возможность случайного прикосновения к токоведущим частям. Опасные места следует маркировать.

1.5. Требования к изоляции рабочего места

1.5.1. Полную защиту следует считать обеспеченной, если пол рабочего места изготовлен из изоляционного материала или покрыт изоляционным материалом таким образом, что прикосновение к токоведущим частям возможно только при нахождении на изолированном рабочем месте.

На изолированном рабочем месте следует исключить возможность прикосновения к токоведущим частям или нетоковедущим частям, потенциал которых отличается от потенциала частей, прикосновение к которым предусмотрено.

Для соблюдения настоящего требования нетоковедущие части, доступные для прикосновения, а также токоведущие части с отличающимся потенциалом следует покрыть изоляционным материалом на расстоянии вытянутой руки.

1.5.2. Изоляционные покрытия следует защищать от перемещений. Они должны отвечать требованиям п. 1.1.3.

1.6. Требования к безопасному сверхнизкому напряжению

1.6.1. Полную защиту следует считать обеспеченной даже в случае отсутствия защитного покрытия на токоведущих частях, если напряжение токоведущих частей между собой, а также между токоведущими частями и землей не превышает предельного патофизиологически безопасного значения.

1.6.2. Для получения безопасного сверхнизкого напряжения следует использовать:

1) источники питания, не зависимые от сетей опасного напряжения, или

2) источники питания, зависимые от сетей опасного напряжения, но не связанные гальванически с ними, или

3) источники питания, зависимые от сетей опасного напряжения и связанные с ними, если соответствующие изоляционные мероприятия и (или) исполнение схемы обеспечивают исключение превышения предельного, патофизиологически безопасного значения по п. 1.6.1 в случае повреждения в источнике питания напряжения на выходных зажимах.

1.6.3. Цепи безопасного сверхнизкого напряжения не должны соединяться с цепями, не соответствующими требованиям пп. 1.6.1 и 1.6.2.

Примечание. Допускается заземление цепей безопасного сверхнизкого напряжения.

2. ТРЕБОВАНИЯ К ЗАЩИТЕ ПРИ ПРИКОСНОВЕНИИ К НЕТОКОВЕДУЩИМ ЧАСТЯМ, НАХОДЯЩИМСЯ ПОД НАПРЯЖЕНИЕМ В СЛУЧАЕ ПОВРЕЖДЕНИЯ ИЗОЛЯЦИИ

2.1. Общие требования

2.1.1. Мероприятия по защите от поражения электрическим током при прикосновении к нетоковедущим частям, находящимся в случае повреждения изоляции под напряжением, необходимы, если при нарушении установленных изолирующих свойств значения напряжения прикосновения, вероятно, ведут к превышению предельного, патофизиологически безопасного значения, с учетом вида и условий эксплуатации электроустановок.

2.1.2. Мероприятия по защите должны обеспечивать либо непревышение предельного, патофизиологически безопасного значения напряжения прикосновения, либо отключение поврежденной цепи при превышении этого значения.

Сочетание различных мероприятий по защите допускается только в случаях, не снижающих эффективности и (или) надежности отдельных мероприятий по защите.

2.1.3. Внутри зданий, в которых установлены электроустановки, следует соединить главные металлические системы водоснабжения, газоснабжения, центрального отопления и кондиционирования воздуха, доступные для прикосновения металлические конструкции зданий, заземлители, а также молниеотводы (с соблюдением требований молниезащиты) и защитный проводник питающего провода, если это необходимо для предотвращения опасных напряжений прикосновения при повреждении изоляции.

2.1.4. Выбор, прокладку и подключение проводников выравнивания потенциалов следует выполнять таким образом, чтобы возникающие во время эксплуатации механические и электрические нагрузки, а также воздействия термических, химических и климатических факторов не снижали эффективности искусственного выравнивания потенциала.

2.1.5. В местах, где имеется опасность механического повреждения или коррозии проводников выравнивания потенциалов, необходимо предусмотреть подходящую защиту.

2.2. Требования к занулению

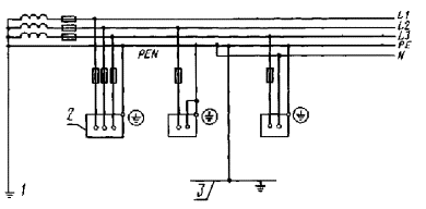
2.2.1. Корпуса электротехнического изделия класса защиты I (с присоединением защитного проводника по СТ СЭВ 2308-80) и электроустановки через защитный проводник следует соединить с непосредственно заземленной точкой сети. Кроме того, защитный проводник следует соединить с системой выравнивания потенциалов, находящейся в области электроустановки, соблюдая требования пп. 2.1.3 - 2.1.5 (черт. 1).

Зануление в трехфазной сети (сети TN-С-S)

1 - рабочее (функциональное) заземление; 2 - корпус; 3 - система выравнивания потенциалов

Черт. 1

2.2.2. Защитный проводник необходимо заземлять у нейтральной точки или вблизи источника питания (генератора, трансформатора). Если имеются заземлители, которые способствуют снижению напряжения прикосновения при повреждении изоляции, то защитный проводник следует также соединить с этими заземлителями.

2.2.3. Наибольшее допустимое значение импеданса заземлителей следует устанавливать так, чтобы потенциал защитного проводника в случае соприкосновения токоведущего проводника с землей не превышал предельного, патофизиологически безопасного значения.

2.2.4. Параметры защитных устройств и номинальные сечения проводников следует выбрать таким образом, чтобы в случае короткого замыкания осуществлялось автоматическое отключение поврежденной цепи в соответствии с п. 2.1.2.

2.2.5. Если в сети TN-С в качестве защиты используется автоматический выключатель тока утечки, то ответвление защитного проводника, ведущего к корпусу, следует выполнять перед (считая по направлению передачи электроэнергии) автоматическим выключателем тока утечки.

2.2.6. Защитные проводники следует выбирать, прокладывать, соединять между собой и подключать к корпусам электротехнических изделий класса защиты I и электроустановки таким образом, чтобы они выдерживали возникающие во время эксплуатации механические и электрические нагрузки, а также воздействия химических, термических и климатических факторов и тем самым обеспечивали постоянное надежное соединение.

2.2.7. Каркасы распределительных устройств, поддерживающие конструкции для кабелей, трубопроводы и подобные металлоконструкции, используемые в качестве защитных проводников, должны отвечать следующим требованиям:

1) должны иметь постоянное соединение между собой, учитывающее максимально возможный ток утечки, причем удаление отдельных элементов не должно нарушать сквозной электропроводности защитного проводника;

2) должны иметь электропроводность не меньше требуемого сечения защитного проводника.

2.2.8. Разрыв защитного проводника или цепи защиты однополюсным выключателем или предохранителем не допускается.

При включении многополюсных выключателей и (или) штепсельных соединений контакты цепи защитного проводника должны замыкаться до замыкания контактов токоведущих проводников, а при выключении должны размыкаться после размыкания контактов токоведущих проводников.

2.2.9. Защитные проводники должны отличаться обозначением от токоведущих проводников.

Цветное обозначение защитных проводников должно осуществляться сочетанием зеленой и желтой красок.

Данное обозначение должно использоваться только для защитного проводника, заземляющих проводников и проводников выравнивания потенциалов.

Цветное обозначение защитного проводника на концах подключения и в местах ответвления при монтаже допускается только в том случае, если обозначение по всей длине является невозможным (по технологическим причинам) или ненужным по технике безопасности.

2.3. Требования к защитному заземлению

2.3.1. Корпуса электрических изделий класса защиты I и электроустановки следует соединять через защитный проводник с защитным заземлителем в соответствии с черт. 2.

2.3.2. Наибольшее значение импеданса защитного заземлителя, параметры защитных устройств и номинальные сечения проводников следует выбирать таким образом, чтобы в случае контакта между токоведущим проводником (за исключением нейтрального) и защитным проводником или корпусом (замыкание на корпус) вследствие повреждения изоляции осуществлялось автоматическое отключение поврежденной цепи в соответствии с п. 2.1.2.

Защитное заземление в трехфазной сети без металлического соединения защитного заземлителя с точкой сети (сети ТТ)

1 - рабочее (функциональное) заземление; 2 - корпус; 3 - защитный заземлитель

Черт. 2

2.3.3. Исполнение защитного проводника должно соответствовать требованиям пп. 2.2.6 - 2.2.9.

2.4. Требования к системе защитных проводников

2.4.1. Корпуса электротехнических изделий класса защиты I и электроустановки следует соединять при помощи защитного проводника между собой и с металлическими трубопроводными системами, конструкциями зданий и другими естественными заземлителями, находящимися вблизи электроустановок.

Токоведущие проводники, включая нейтраль системы, нельзя заземлять непосредственно или соединять с защитным проводником (черт. 3).

2.4.2. Исполнение защитного проводника должно соответствовать требованиям пп. 2.2.6 - 2.2.9.

2.4.3. Устройства контроля изоляции, устанавливаемые в системах защитных проводников, при снижении сопротивления изоляции ниже установленного предельного значения должны или давать четко воспринимаемый сигнал, или отключать поврежденную цепь.

Система защитных проводов в трехфазной сети (сети IT)

1 - заземление через искровой промежуток; 2 - корпус; 3 - выравнивание потенциалов

Черт. 3

2.5. Требования к защитному отключению тока утечки

2.5.1. Электроустановку следует подключить к выключателю тока утечки в соответствии с черт. 4 или к аппарату, управляемому выключателем тока утечки с отдельно расположенным трансформатором суммарного тока.

2.5.2. Корпуса электрических изделий класса защиты I и электроустановки следует соединить через защитный проводник с защитным заземлителем (черт. 4).

Схема отключения тока утечки в трехфазной сети (сети ТТ)

1 - рабочее (функциональное) заземление; 2 - корпус; 3 - защитный заземлитель; 4 - выключатель тока утечки

Черт. 4

В случае подключения нескольких электротехнических изделий к одному выключателю тока утечки их корпуса следует соединить с общим защитным заземлителем в сети IT.

2.5.3. Наибольшее допустимое значение импеданса защитного заземлителя и параметры выключателя тока утечки следует выбрать таким образом, чтобы в случае контакта между токоведущим проводником (за исключением нейтрального) и защитным проводником или корпусом (замыкание на корпус) вследствие повреждения изоляции осуществлялось автоматическое отключение поврежденной цепи в соответствии с п. 2.1.2.

2.5.4. Исполнение защитного проводника должно соответствовать требованиям пп. 2.2.6 - 2.2.9.

2.6. Требования к защитной изоляции

2.6.1. Применяемые для защитной изоляции изоляционные материалы в соответствии с черт. 5 должны иметь механическую и электрическую прочность и устойчивость к воздействиям химических, термических и климатических факторов, а также к старению, исключающие возможность возникновения напряжения на доступных частях, учитывая условия эксплуатации и окружающей среды при надлежащей эксплуатации электроустановки (класс защиты II).

Виды исполнения изделий класса защиты II

А - изделие с изоляционной оболочкой, а также с отдельной основной и дополнительной изоляцией; В - изделие с доступной для прикосновения металлической частью, а также с отдельной основной и дополнительной изоляцией; С - изделие с доступной для прикосновения металлической и усиленной двухкомпонентной изоляцией; D - изделие с доступной для прикосновения металлической частью и усиленной однокомпонентной изоляцией; 1 - основная изоляция; 2 - недоступная для прикосновения металлическая часть; 3 - дополнительная изоляция; 4 - доступная для прикосновения металлическая часть; 5 - усиленная изоляция

Черт. 5

2.6.2. Токопроводящие части не должны прерывать основной и дополнительной изоляции или снижать изоляционные свойства до такой степени, при которой доступные для прикосновения части электротехнических изделий или установок могут оказаться под напряжением утечки.

2.6.3. Подключение защитных проводников и конденсаторов к доступным нетоковедущим частям электротехнических изделий и установок с защитной изоляцией не допускается.

В случае прокладки защитных проводников сквозь электротехнические изделия или части установки с защитной изоляцией или в случае подключения защитного проводника внутри их, необходимо изолировать защитный проводник и его соединительные элементы от доступных нетоковедущих частей наравне с токоведущими частями.

2.6.4. Электротехнические изделия класса защиты II на внешней поверхности следует маркировать символом  изделия класса II.

2.7. Требования к безопасному сверхнизкому напряжению

2.7.1. Номинальное напряжение электротехнических изделий и частей установок, работающих на безопасном сверхнизком напряжении, не должно превышать предельного, патофизиологически безопасного значения напряжения прикосновения по п. 2.1.2, с учетом специальных случаев применения этого защитного мероприятия (класс защиты III).

2.7.2. Для получения безопасного сверхнизкого напряжения следует соблюдать требования п. 1.6.2.

2.7.3. Цепи безопасного сверхнизкого напряжения не должны соединяться с цепями, не соответствующими требованиям пп. 2.7.1 и 2.7.2.

2.7.4. Подключение защитного проводника к частям (корпусам) электротехнических изделий и частей установки класса защиты III не допускается.

2.7.5. Штепсельные разъемы для безопасного сверхнизкого напряжения не должны иметь защитных контактов и должны быть несовместимыми с разъемами, номинальное напряжение которых не соответствует указанному в п. 2.7.1.

2.8. Требования к защитному разделению

2.8.1. Цепи рабочего тока (цепи потребителей), не имеющих автономного источника питания, следует гальванически отделить от сети питания при помощи передатчиков электроэнергии, исключающих передачу входного напряжения на сторону выхода передатчика.

2.8.2. Заземление или соединение токоведущих проводников цепи рабочего тока с проводниками других цепей, включая их защитный проводник, не допускается.

2.8.3. Подключение защитного проводника питающей сети к доступным для прикосновения нетоковедущим частям аппаратов, включенных в цепь рабочего тока, не допускается.

Примечание. Требования не относятся к вынужденным соединениям защитного проводника, выходящим из расположения корпусов на металлоконструкциях, непосредственно или посредственно соединенных с защитным проводником.

2.8.4. К каждому источнику питания или к каждой обмотке выхода трансформаторов с несколькими обмотками выхода разрешается подключить только один потребитель.

Допускается подключение нескольких потребителей только при одновременном выполнении следующих требований:

1) потребители расположены и прочно прикреплены на общем токопроводящем конструкционном элементе внутри узла;

2) корпуса потребителей (за исключением электротехнических изделий класса защиты II) соединены между собой при помощи защитного проводника в соответствии с п. 2.8.5;

3) автоматическое отключение поврежденной цепи в случае двойного замыкания на корпус производится в соответствии с п. 2.1.2.

2.8.5. Доступные для прикосновения части электротехнических изделий класса защиты I, включенных в цепь рабочего тока, следует соединять между собой через защитный проводник.

Исполнение защитного проводника должно соответствовать требованиям пп. 2.2.6 - 2.2.9.

ИНФОРМАЦИОННОЕ ПРИЛОЖЕНИЕ

ТЕРМИНЫ И ОПРЕДЕЛЕНИЯ

1. Электрический удар - патофизиологическое воздействие электрического тока на человека в течение времени протекания через его тело.

2. Напряжение прикосновения - напряжение между двумя точками тела человека в течение времени поражения его электрическим током.

3. Напряжение до прикосновения - напряжение между двумя точками, к которым человек может одновременно прикоснуться.

4. Безопасное сверхнизкое напряжение - малое напряжение, которое считается не вызывающим вредного или опасного воздействия на человека, которое получается от источника питания, отвечающего специальным требованиям безопасности.

Примечание. Используется как мероприятие по защите от поражения электрическим током при прикосновении:

1) к токоведущим частям, находящимся под напряжением во время эксплуатации;

2) к нетоковедущим частям, оказавшимся под напряжением только в результате повреждения изоляции.

5. Токоведущая часть - токопроводящая часть, которая находится под напряжением при нормальной эксплуатации.

6. Нетоковедущая часть - токопроводящая часть, которая не находится под напряжением при нормальной эксплуатации, но может оказаться под напряжением в случае повреждения изоляции.

7. Защита от прикосновения к токоведущим частям - совокупность мероприятий для защиты человека от поражения электрическим током вследствие прикосновения к токоведущим частям, находящимся под напряжением.

8. Полная защита от прикосновения - совокупность мероприятий, способствующих защите человека от прикосновения к токоведущим частям при условии неприменения вспомогательных средств или исключающие поражение электрическим током при допустимом прикосновении к токоведущим частям.

9. Частичная защита от прикосновения - совокупность мероприятий, способствующих защите человека от случайного прикосновения к токоведущим частям.

10. Область протягивания руки - пространство, ограниченное возможностью протягивания руки человека, не применяющего вспомогательные средства (размеры в соответствии с черт. 6).

11. Защитная оболочка - мероприятие для защиты от прикосновения к токоведущим частям. Принцип его действия основан на покрытии токоведущих частей приспособлениями, обеспечивающими полную защиту от прикосновения.

12. Защитное ограждение - мероприятие для защиты от случайного прикосновения к токоведущим частям. Принцип его действия основан на ограждении токоведущих частей приспособлениями, обеспечивающими частичную защиту от прикосновения.

13. Защитное расположение - мероприятие для защиты от прикосновения (или от случайного прикосновения) к токоведущим частям. Принцип его действия основан на расположении токоведущих частей на расстоянии от рабочих мест, обеспечивающем полную или частичную защиту от прикосновения.

1 - область протягивания руки; 2 - пол

Черт. 6

14. Изоляция рабочего места - мероприятие для защиты от поражения электрическим током при прикосновении к токоведущим частям, находящимся под напряжением. Принцип его действия основан на изоляции пола рабочего места и нетоковедущих частей и тех токоведущих частей в области рабочего места, потенциал которых отличается от потенциала токоведущих частей, прикосновение к которым является предусмотренным или возможным.

15. Корпус - не находящаяся под напряжением токопроводящая часть электроустановки или электротехнического изделия, доступная для прикосновения во время их эксплуатации (черт. 1 - 4).

16. Замыкание на корпус - соединение между токоведущей частью и корпусом вследствие повреждения изоляции.

17. Двойное замыкание на корпус - два одновременных замыкания на корпус токоведущих частей с различным потенциалом в разных электроустановках или электротехнических изделиях, корпуса которых имеют соединение.

18. Защитный проводник - проводник, который служит для соединения:

1) нетоковедущих частей между собой;

2) нетоковедущих частей с заземлителем;

3) нетоковедущих частей с защитной системой в целях обеспечения защиты от поражения электрическим током.

19. Нейтральный (нулевой) проводник - проводник, исходящий из нейтраль трехфазной сети или средней точки системы переменного или постоянного тока.

20. Выравнивание потенциалов - мероприятие для снижения или устранения разницы потенциалов между нетоковедущими частями.

21. Проводник выравнивания потенциалов - проводник, предназначенный для снижения или устранения разницы потенциалов между нетоковедущими частями.

22. Заземлитель - отдельный проводник или совокупность соединенных между собой металлических частей, соединенных с землей непосредственно или через токопроводящий материал.

23. Сеть TN - электрическая сеть, в которой определенная точка цепи рабочего тока, как правило, нейтраль имеет непосредственное заземление, а корпуса металлически соединены с этой точкой.

24. Сеть TN-С - сеть TN, в которой защитный проводник одновременно выполняет и функцию нейтрального проводника.

25. Сеть TN-S - сеть TN, в которой защитный проводник одновременно не выполняет функцию нейтрального проводника.

26. Сеть TN-С-S - сеть TN, в первой части которой защитный проводник одновременно выполняет функцию нейтрального проводника и во второй части которой защитный и нейтральный проводники электрически разделены друг от друга (см. черт. 1).

27. Сеть ТТ - электрическая сеть, в которой определенная точка цепи рабочего тока, как правило, нейтраль, имеет непосредственное заземление, а корпуса металлически не соединены с этой точкой (см. черт. 2 и 4).

28. Сеть IT - электрическая сеть, в которой не имеется непосредственно заземленных точек цепи рабочего тока, но в которой корпуса являются заземленными (см. черт. 3).

Примечания:

1. Сети TN и ТТ называют также «сетями с заземленной нейтралью», а сети IT - «сетями с изолированной нейтралью».

2. Условные обозначения, применяемые в терминах, имеют следующие значения:

1) первой буквы

Т - terre (франц.) - непосредственное заземление точки цепи рабочего тока, как правило, нейтрали;

I - insulation (англ.) - изоляция всех токоведущих проводников от земли или соединение точки сети с землей через высокий импеданс;

2) второй буквы

N - neutre (франц.), neutral (англ.) - непосредственное соединение с заземленной точкой сети через защитный проводник;

Т - terre (франц.) - заземление корпусов независимо от возможного заземления точки сети;

3) третьей буквы

С - combiné (франц.), combined (англ.) - комбинация нейтрального с защитным проводником;

S - separé (франц.), separated (англ.) - сепарация (разделение) нейтрального от защитного проводника.

29. Защита при прикосновении к нетоковедущим частям - совокупность мероприятий для защиты человека от поражения электрическим током при прикосновении к нетоковедущим частям, оказавшимся под напряжением только в результате повреждения изоляции.

30. Зануление - мероприятие для защиты от поражения электрическим током при прикосновении к нетоковедущим частям, находящимся под напряжением в результате повреждения изоляции. Принцип его действия основан на снижении напряжения прикосновения и отключения поврежденной цепи в случае замыкания на корпус, если ток утечки достигает тока отключения защитного устройства.

С этой целью корпуса металлически соединяют непосредственно через защитный проводник с заземленной точкой сети, как правило, с заземленной нейтралью или средней точкой системы (сеть TN).

31. Защитное заземление - мероприятие для защиты от поражения электрическим током при прикосновении к нетоковедущим частям, находящимся под напряжением в результате повреждения изоляции. Принцип его действия основан на снижении напряжения прикосновения и отключения поврежденной цепи в случае замыкания на корпус (в сети IT в случае двойного замыкания на корпус), если ток утечки достигает тока отключения защитного устройства. С этой целью корпуса через защитный проводник соединяют непосредственно с защитным заземлителем, не имеющим металлического соединения с точкой сети (сеть ТТ) (см. черт. 2).

32. Система защитных проводников - мероприятие для защиты от поражения электрическим током при прикосновении к нетоковедущим частям, находящимся под напряжением в результате повреждения изоляции. Принцип его действия основан на снижении напряжения прикосновения в случае замыкания на корпус путем выравнивания потенциалов и заземления нетоковедущих частей в сети IT. С этой целью корпуса через защитный проводник соединяют между собой, а также с металлическими системами трубопроводов, оболочками кабелей, конструкциями зданий и другими заземлителями (см. черт. 3).

33. Защитное отключение тока утечки - мероприятие для защиты от поражения электрическим током при прикосновении к нетоковедущим частям, находящимся под напряжением в результате повреждения изоляции. Принцип его действия основан на немедленном отключении поврежденной цепи при помощи выключателя тока утечки (см. черт. 4) или аппарата, включаемого выключателем тока утечки с отдельно расположенным трансформатором суммарного тока, когда ток утечки достигает тока срабатывания выключателя тока утечки. С этой целью корпус через защитный проводник соединяют с соответствующим заземлителем (см. черт. 4).

34. Защитная изоляция - мероприятие для защиты от поражения электрическим током при прикосновении к нетоковедущим частям. Принцип его действия основан на покрытии нетоковедущих частей изоляционным материалом или на их изоляции от токоведущих частей (см. черт. 5), исключающих возникновение напряжения на доступных частях.

35. Защитное разделение - мероприятие для защиты от поражения электрическим током при прикосновении к нетоковедущим частям, находящимся под напряжением в результате повреждения изоляции. Принцип его действия основан на исключении возникновения напряжения прикосновения в случае замыкания на корпус путем подключения, как правило, одного потребителя, незаземления цепи рабочего тока и электрического отделения этой цепи от сети питания.

 

ИНФОРМАЦИОННЫЕ ДАННЫЕ

1. Автор - делегация ГДР в Постоянной Комиссии по сотрудничеству в области стандартизации.

2. Тема - 01.539.01-78.

3. Стандарт СЭВ утвержден на 50-м заседании ПКС.

4. Сроки начала применения стандарта СЭВ:

Страны - члены СЭВ

Сроки начала применения стандарта СЭВ

в договорно-правовых отношениях по экономическому и научно-техническому сотрудничеству

в народном хозяйстве

НРБ

Январь 1984 г.

Январь 1984 г.

ВНР

Январь 1984 г.

Январь 1984 г.

СРВ

 

 

ГДР

Январь 1984 г.

Январь 1984 г.

Республика Куба

 

 

МНР

 

 

ПНР

-

-

СРР

-

-

СССР

Июль 1983 г.

Июль 1983 г.

ЧССР

 

 

5. Срок первой проверки - 1987 г., периодичность проверки - 5 лет.

6. Использованные международные документы по стандартизации: Публикации МЭК 364, ч. 1 - 4; МЭК 439; МЭК 536.

 

СОДЕРЖАНИЕ

1. Требования к защите от прикосновения к токоведущим частям, находящимся под напряжением во время эксплуатации. 2

1.1. Общие требования. 2

1.2. Требования к защитным оболочкам.. 2

1.3. Требования к защитным ограждениям.. 2

1.4. Требования к безопасному расположению.. 3

1.5. Требования к изоляции рабочего места. 3

1.6. Требования к безопасному сверхнизкому напряжению.. 3

2. Требования к защите при прикосновении к нетоковедущим частям, находящимся под напряжением в случае повреждения изоляции. 3

2.1. Общие требования. 3

2.2. Требования к занулению.. 4

2.3. Требования к защитному заземлению.. 5

2.4. Требования к системе защитных проводников. 6

2.5. Требования к защитному отключению тока утечки. 6

2.6. Требования к защитной изоляции. 7

2.7. Требования к безопасному сверхнизкому напряжению.. 8

2.8. Требования к защитному разделению.. 8

Приложение. Термины и определения. 9

 

 



© 2013 Ёшкин Кот :-)