Информационная система
«Ёшкин Кот»

XXXecatmenu

МИНИСТЕРСТВО ТОПЛИВА И ЭНЕРГЕТИКИ
РОССИЙСКОЙ ФЕДЕРАЦИИ

 

ТИПОВАЯ ИНСТРУКЦИЯ
ПО ЭКСПЛУАТАЦИИ
МОКРЫХ ЗОЛОУЛОВИТЕЛЕЙ

РД 34.27.503-92

 

 

 

ОРГРЭС

МОСКВА 1994

 

РАЗРАБОТАНА предприятием Уралтехэнерго

ИСПОЛНИТЕЛЬ Е.С. Шульгин

УТВЕРЖДЕНО Отделом охраны окружающей среды Минтопэнерго 14.04.92 г.

Начальник                                                В.И. ГУЩА

Срок действия установлен

с 01.04.94 г.

до 01.04.99 г.

Настоящая Типовая инструкция (ТИ) разработана в качестве нормативного документа по эксплуатации широко распространенных на отечественных энергопредприятиях мокрых золоулавливающих установок (МЗУ), состоящих из мокрых золоуловителей (МЗ) с трубами Вентури (ТВ) - типа МВ, МС и других распространенных на энергопредприятиях МЗ, а также внедряемых в настоящее время на энергопредприятиях страны высокоэффективных МЗУ с ТВ нового поколения, работающих в интенсивном режиме орошения ТВ и оборудованных системами подогрева очищенных газов.

Типовая инструкция предназначена для персонала, занимающегося эксплуатацией и ремонтом вышеназванных МЗУ.

На основании Типовой инструкции с учетом конкретных условий энергопредприятия должна быть составлена и утверждена местная инструкция по эксплуатации с чертежами общего вида МЗУ, рабочими схемами системы орошения и средств измерения.

С выходом настоящей ТИ отменяется «Типовая инструкция по эксплуатации мокрых золоуловителей МВ. ТИ-34-70-057-86» (М.: СПО Союзтехэнерго, 1986).

1. ОБЩИЕ УКАЗАНИЯ

1.1. Инструкцию по эксплуатации МЗУ должны знать и выполнять:

машинист котла (энергоблока);

старший машинист котельной (энергоблока);

начальник смены котельного цеха;

машинист-обходчик по золоулавливанию и золоудалению;

старший мастер по ремонту оборудования участка золоулавливания;

мастер по ремонту оборудования участка золоулавливания;

слесарь по ремонту оборудования участка золоулавливания.

1.2. Персонал, обслуживающий золоулавливающие установки, должен соблюдать действующие правила техники безопасности при эксплуатации тепломеханического оборудования электростанций и тепловых сетей, а также меры предосторожности, изложенные в разд. 6 настоящей ТИ.

1.3. Эксплуатация МЗУ должна вестись в соответствии с требованиями действующих правил эксплуатации установок очистки газа ПТЭ, положения по организации эксплуатации золоулавливающих установок на тепловых электростанциях.

1.4. Ввод МЗУ в эксплуатацию из монтажа (реконструкции) или капитального ремонта должен осуществляться после выполнения комплекса пусконаладочных работ в соответствии с «Методическими указаниями по наладке мокрых золоуловителей с трубами Вентури. МУ 34-70-055-83» (М.: СПО Союзтехзнерго, 1984), приемки аппаратов комиссией, назначенной руководством энергопредприятия и возглавляемой главным инженером или его заместителем, а также проведения послепусковых исследовательских испытаний.

1.5. Пуск МЗУ должен производиться после ее осмотра, проверки состояния сопл в центробежных скрубберах (ЦС) и форсунок в ТВ, запорной арматуры системы водоснабжения, плотности закрытия люков и гляделок, выявления и устранения замеченных недостатков, а также после промывки трубопроводов орошающей воды со сбросом промывочной воды в дренаж. В установках, работающих в интенсивном режиме орошения, перед пуском необходимо дополнительно осмотреть состояние воздуховодов и шиберов системы подогрева очищенных газов.

Пуск МЗУ (подача воды на орошение ЦС и ТВ) из «холодного» состояния (котел был остановлен) должен быть осуществлен до растопки котла. Пуск МЗУ из «горячего» состояния (при переводе котла из режима сжигания газового или жидкого топлива, при котором МЗУ была остановлена, в режим сжигания твердого топлива) должен быть осуществлен до включения питателей пыли котла.

1.6. С момента пуска МЗУ до выхода на стационарный режим работы на твердом топливе должен производиться постоянный контроль за работой гидрозатворов.

1.7. Эксплуатация МЗУ должна вестись в оптимальном водно-температурном режиме.

Оптимальный режим эксплуатации МЗУ без СП характеризуется максимальным расходом воды на орошение ТВ, при котором температура газов после МЗУ соответствует, либо не более, чем на 2 - 3 °С превышает максимально допустимое значение, с которым очищенные дымовые газы могут быть безопасно направлены в газоходы после МЗУ. Минимально допустимая температура дымовых газов после их очистки в МЗУ на 20 °С превышает температуру точки росы очищенных газов, при которой происходит конденсация водяных паров из них.

Оптимальный водный режим эксплуатации МЗУ, работающих в ИРО и оборудованных СП, не зависит от температуры и определяется лишь требуемым уровнем эффективности золоулавливания. Режим работы СП в МЗУ с ИРО должен обеспечивать подогрев очищенных в МЗУ дымовых газов до минимально допустимой температуры при любой допустимой водной нагрузке МЗУ.

Оптимальный режим эксплуатации МЗУ должен быть указан в проекте, уточнен при выполнении пусконаладочных работ и испытании установки и зафиксирован в режимной карте котла.

1.8. В местной инструкции и режимной карте котла должны указываться соответствующие оптимальному режиму значения расхода и давления воды на ТВ и ЦС и минимально допустимая температура газов после МЗУ, а также пределы допустимых отклонений указанных параметров.

1.9. Эксплуатация системы орошения МЗУ без гравийных фильтров и со снятыми сетчатыми фильтрами в напорном баке ЦС запрещается.

1.10. Останов МЗУ (прекращение орошения ТВ и ЦС) может производиться только после полного прекращения сжигания в котле твердого топлива при останове котла, либо переводе его на сжигание газообразного или жидкого топлива. При этом в первом случае останов МЗУ производится после прекращения вентиляции котла, а во втором - не ранее, чем через 15 мин после останова питателей пыли.

1.11. МЗУ должна быть немедленно остановлена при прекращении эвакуации пульпы через гидрозатвор хотя бы одного из ЦС установки. Котел в этом случае должен быть переведен на газообразное или жидкое топливо, либо остановлен.

1.12. Подача запыленных дымовых газов в остановленную МЗУ запрещается.

1.13. Характерные неисправности в работе МЗУ и меры по их устранению приведены в разд. 4.

2. ПУСК УСТАНОВКИ

2.1. Подготовку к пуску МЗУ необходимо выполнять в такой последовательности:

убедиться в отсутствии людей и посторонних предметов в установке;

произвести внешний осмотр МЗУ, убедиться в отсутствии сквозных отверстий в корпусе, закрытии и герметизации люков и гляделок, а также других возможных мест присосов воздуха;

осмотреть гидрозатворы, трубопроводы и запорную арматуру системы орошения МЗУ, убедиться в их исправности (нормальное положение запорной арматуры на линии подачи воды в форсунки ТВ, коллекторы орошения ЦС и сопла гидрозатворов - открытое, перед гравийными фильтрами - закрытое), в МЗУ с ИРО дополнительно осмотреть состояние воздуховодов и шиберов СП;

проверить исправность контрольно-измерительных приборов;

проверить давление воды перед гравийными фильтрами (должно быть в пределах 6 - 7 кгс/м2).

2.2. Пуск МЗУ из «холодного» состояния должен выполняться в такой последовательности:

полностью открыть задвижку перед гравийным фильтром, проконтролировать поступление воды в форсунки ТВ, напорный бак, сопла и гидрозатворы ЦС;

проконтролировать режим орошения (давление и расход орошающей воды) в ТВ и ЦС согласно режимной карте;

в МЗУ с ИРО дополнительно открыть шиберы СП.

2.3. Пуск МЗУ из «горячего» состояния должен выполняться в такой последовательности:

в МЗУ с ИРО предварительно открыть шиберы СП, убедиться в поступлении теплоносителя (горячего воздуха из воздухоподогревателя котла) в сборный короб ЦС для смешения с очищенным дымовым газом, что обеспечивает подогрев последнего до нормативной температуры;

медленно открыть запорную арматуру перед гравийным фильтром с целью медленного увеличения расхода орошающей воды, поступающей в МЗУ. Это имеет целью предотвратить резкое охлаждение футеровочного покрытия ТВ и ЦС и тем самым предупредить термический удар в нем. Наращивание давления после гравийного фильтра должно осуществляться в следующем темпе: после начала открытия задвижки перед гравийным фильтром установить давление воды после фильтра на уровне 1,0 кг/см2. Затем производить дальнейшее открытие указанной задвижки с тем, чтобы давление воды после фильтра повышалось на 0,5 кгс/см2 каждые 2 мин;

проконтролировать установление режима орошения (давления и расхода орошающей воды) в ТВ и ЦС согласно режимной карте.

3. КОНТРОЛЬ ЗА РАБОТОЙ И СОСТОЯНИЕМ УСТАНОВКИ

3.1. В процессе эксплуатации оперативный персонал должен контролировать водно-температурный режим работы МЗУ, а также следить за работой форсунок, сопл и гидрозатворов и состоянием корпуса установки.

Водно-температурный режим МЗУ (расхода воды на ТВ и ЦС и температуры дымовых газов после МЗУ) контролирует машинист котла по штатным измерительным приборам (см. приложение). Давление воды перед форсунками ТВ и в коллекторах ЦС контролирует машинист-обходчик по золоудалению не реже двух раз в смену.

3.2. Машинист котла обязан не реже одного раза в смену фиксировать параметры работы МЗУ в журнале учета показателей работы золоулавливающей установки или в суточной ведомости котла. Форма ведения журнала определена действующим «Положением об организации эксплуатации золоулавливающих установок на тепловых электростанциях» (М.: СПО Союзтехэнерго, 1988).

3.3. Начальник котельного цеха (его заместитель) обязан ежедневно анализировать записи в журнале учета показателей работы МЗУ. При отклонении параметров работы МЗУ от оптимальных сверх допустимых пределов, оговоренных в инструкции по эксплуатации и в режимной карте, должны приниматься меры по выявлению причин нарушения работы и по их устранению.

3.4. Техническое состояние МЗУ должно ежемесячно контролироваться оперативным персоналом, и ежеквартально - рабочей комиссией, назначенной руководством электростанции.

Ежемесячный осмотр МЗУ должен осуществляться по графику, разработанному начальником котельного цеха (его заместителем), в следующем объеме:

внешний осмотр установки;

контроль поступления воды в форсунки и сопла МЗУ и режима их работы;

контроль за работой гидрозатворов.

3.5. Ежеквартальный осмотр МЗУ должен осуществляться по специальному графику, утвержденному главным инженером энергопредприятия (его заместителем), в следующем объеме:

обследование состояния МЗУ, площадок обслуживания и опорных конструкций аппаратов;

обследование состояния приборов контроля, проверка их комплектности и исправности;

контроль за соответствием фактического режима работы МЗУ режиму, рекомендованному производственной инструкцией;

проверка наличия на рабочем месте машиниста котла производственной инструкции по эксплуатации МЗУ.

Кроме того, рабочая комиссия должна изучить результаты ежемесячных осмотров и мер по устранению выявленных дефектов.

3.6. Результаты ежемесячных и ежеквартальных осмотров МЗУ актируются. Акты хранятся вместе с паспортами установок.

Дефекты, выявленные в результате осмотра, должны заноситься в Журнал учета дефектов, ведение которого должно соответствовать требованиям действующего положения об организации эксплуатации золоулавливающих установок на тепловых электростанциях.

Журнал учета дефектов должен храниться у начальника смены котельного цеха.

3.7. Золоулавливающие установки должны подвергаться послепусковым исследовательским испытаниям при вводе их в эксплуатацию из монтажа (реконструкции), также после каждого капитального ремонта. Испытания должны проводиться по действующей методике исследовательских испытаний специализированными организациями, бригадами энергоуправлений, либо цехами наладки энергопредприятий, аттестованными на право проведения исследовательских испытаний региональным Центром стандартизации и метрологии.

Результаты послепусковых испытаний, оформленные в виде отчетов или заключений, должны храниться вместе с паспортами МЗУ.

3.8. Находящиеся в эксплуатации МЗУ должны подвергаться ежегодным экспресс-испытаниям с целью контроля их эксплуатационной эффективности. Экспресс-испытания должны осуществляться в соответствии с действующей методикой экспресс-испытаний специализированными организациями, бригадами энергоуправлений, либо цехами наладки энергопредприятий, аттестованными на право проведения экспресс-испытаний региональным центром стандартизации и метрологии.

Результаты экспресс-испытаний, оформленные в виде заключений или актов, должны храниться вместе с паспортами МЗУ.

4. ОСТАНОВ УСТАНОВКИ

4.1. Останов МЗУ необходимо производить в такой последовательности:

закрыть запорную арматуру перед гравийными фильтрами;

проконтролировать прекращение поступления воды в форсунки и сопла МЗУ;

в МЗУ типа МВ-ИРО дополнительно закрыть шиберы СП.

В холодное время года при открытой компоновке МЗУ необходимо удалить воду из коллекторов и трубопроводов, расположенных на открытом воздухе, со сбросом ее в дренаж.

5. ТЕХНИЧЕСКОЕ ОБСЛУЖИВАНИЕ

5.1. Для поддержания стабильной работы МЗУ необходимо;

а) не реже 1 раза в месяц производить:

промывку гравийных фильтров обратным током воды;

очистку сетчатых фильтров напорного бака;

очистку сопл ЦС от механических заносов;

б) не реже 1 раза в год производить:

замену гравия в гравийном фильтре;

замену сетчатых фильтров в напорном баке.

5.2. Промывка гравийных фильтров обратным током воды должна выполняться в такой последовательности:

включить в работу резервный гравийный фильтр;

открыть промываемый фильтр со стороны входа;

отключить дренаж со стороны входа.

Промывку фильтра проводить в течение 10 мин. По окончании промывки необходимо:

отключить дренаж;

опробовать фильтр в работе, открыв задвижку со стороны входа, отключив при этом резервный фильтр (гидравлическое сопротивление промытого фильтра не должно превышать - 0,5 кгс/см2);

промытый фильтр вывести в резерв.

5.3. Для очистки сетчатых фильтров напорного бака следует осторожно вынуть первый по ходу воды сетчатый фильтр, промыть струей воды, установить на место. Аналогично очистить второй фильтр.

5.4. Замена гравия в гравийных фильтрах должна выполняться в такой последовательности:

отключить фильтр задвижками;

открыть дренажи фильтра и удалить из фильтра воду;

вскрыть фильтр, удалить гравий, промыть и очистить фильтр;

засыпать свежий гравий, закрыть фильтр, перекрыть дренажи, включить фильтр в работу.

6. МЕРЫ БЕЗОПАСНОСТИ

6.1. Средства защиты, инструмент и приспособления, применяемые при работах на МЗУ, должны удовлетворять государственным стандартам, испытаны и эксплуатироваться в соответствии с «Правилами безопасности при работе с инструментом и приспособлениями» (М.: Энергоатомиздат, 1986).

6.2. Руководители цехов энергопредприятий, оснащенных МЗУ, обязаны для каждой должности определить, какие разделы и пункты настоящей ТИ, действующих ПТБ и, при необходимости, других правил должен знать соответствующий работник, а также организовать инструктаж и обучение персонала с последующей проверкой знаний ПТБ и оформлением согласно «Правилам организации работ с персоналом на предприятиях и в учреждениях энергетического производства. РД 34.12.102-89» (М.: СПО Союзтехэнерго, 1990).

6.3. Персонал, обслуживающий МЗУ, должен быть обучен приемам оказания доврачебной помощи пострадавшим при несчастных случаях.

6.4. Дежурный и ремонтный персонал обязан пользоваться спецодеждой, спецобувью и индивидуальными средствами защиты, выдаваемыми согласно типовым отраслевым нормам, а также носить пристегнутые ремнем защитные каски.

6.5. Ремонтные работы, производимые внутри газоходов и МЗУ, должны оформляться нарядами согласно действующим «Правилам техники безопасности при эксплуатации тепломеханического оборудования электростанций и тепловых сетей» (М.: Энергоатомиздат, 1985).

6.6. Внутренний осмотр МЗУ и примыкающих к ней газоходов должна производить бригада, состоящая не менее чем из двух человек, один из которых должен находиться у люка и следить за состоянием работающего (работающих).

6.7. Перед внутренним осмотром МЗУ и газоходов необходимо проверить, нет ли очагов догорания топлива, унесенного дымовыми газами, и золовых отложений на верхних участках поверхности МЗУ и газоходов. Горячую золу следует смыть водой, золовые отложения сбить через люки, не заходя внутрь.

6.8. Допуск к работе внутри золоулавливающих установок разрешается только при остановленном котле с выполнением следующих мероприятий:

тщательной вентиляцией МЗУ и газоходов от дымовых газов;

отключением системы орошения;

остановом дутьевых вентиляторов и дымососов и полным закрытием их направляющих аппаратов;

очисткой внутренней поверхности от золовых отложений.

6.9. Работа в газоходах и МЗУ при температуре воздуха в них выше 33 °С не допускается.

В исключительных случаях допускается осмотр и аварийные работы при температуре воздуха выше 33 °С при выполнении требований п. 2.8.13 ПТБ.

6.10. Работа внутри газоходов и МЗУ допускается только с использованием переносных электрических ламп напряжением не выше 12 В, либо аккумуляторных фонарей.

6.11. Работы по восстановлению противокоррозионного покрытия должны производиться в резиновых перчатках и защитных очках, по восстановлению теплоизоляционного покрытия, - также в респираторах.

6.12. После окончания ремонтных работ в МЗУ перед закрытием люков руководитель (производитель) работ обязан лично убедиться в отсутствии людей, а также посторонних предметов, инструментов, мусора в аппаратах. Особое внимание должно быть обращено на чистоту конусного днища, входного патрубка и гидрозатвора ЦС.

6.13. Для доступа к люкам, шиберам СП, форсункам ТВ и соплам ЦС, запорной арматуре системы орошения МЗУ, а также к заборным устройствам приборов контроля должны иметься стационарные лестницы и площадки с ограждениями.

7. ХАРАКТЕРНЫЕ НЕИСПРАВНОСТИ И МЕТОДЫ ИХ УСТРАНЕНИЯ

Неисправность, внешнее проявление и дополнительные признаки

Вероятные причины

Меры по устранению

1. Отложения золы в ТВ и входных патрубках ЦС (выявляется при внутреннем осмотре)

Уменьшение расхода орошающей воды на ТВ вследствие:

снижения эффективности очистки воды в гравийном фильтре, вызывающего засорение форсунок;

Произвести осмотр и ремонт гравийного фильтра

Произвести ревизию форсунок

Промыть подводящие трубопроводы

засорения гравийного фильтра, вызывающего увеличение его гидравлического сопротивления и снижение давления воды перед форсунками;

Произвести осмотр и чистку гравийного фильтра

снижение давления воды перед гравийными фильтрами

Принять меры по повышению давления воды до рекомендуемых значений

2. Отложение золы на внутренних поверхностях ЦС (выявляется при внутреннем осмотре)

Уменьшение расхода орошающей воды на ЦС вследствие:

засорения сетчатых фильтров напорного бака;

Промыть сетчатые фильтры

снижение эффективности очистки воды в напорном баке, вызывающего засорение сопл;

Произвести осмотр и, при необходимости, замену сетчатых фильтров напорного бака

Прочистить сопла

Промыть подводящие трубопроводы

отсутствия или низкого уровня воды в напорном баке из-за выхода из строя регулятора уровня;

Произвести ремонт регулятора уровня

снижения давления воды перед напорным баком вследствие причин, приведенных в п. 1

Мероприятия, приведенные в п. 1

3. Прекращение поступления пульпы через гидрозатвор (выявляется при осмотре)

Разрушение противокоррозионного покрытия ЦС, приводящее к попаданию кусков футеровки в гидрозатвор

Очистить гидрозатвор

Восстановить противокоррозионное покрытие

Появление отложений золы в гидрозатворе вследствие:

засорения сопла гидрозатвора;

Прочистить сопло

уменьшения расхода орошающей воды на золоулавливание вследствие причин, приведенных в п. 1 и 2

Мероприятия, приведенные в п. 1 и 2

4. Снижение температуры газов после МЗУ ниже минимально допустимой (фиксируется щитовым прибором)

Увеличение расхода орошающей воды на ТВ вследствие:

повышения давления воды перед форсунками выше рекомендованных значений;

Принять меры к обеспечению рекомендованного давления воды перед форсунками

износа форсунок орошения ТВ;

Заменить форсунки

Снижение температуры уходящих газов за котлом

В МЗУ типа МВ-ИРО дополнительно:

Принять меры по повышению температуры уходящих газов

снижение температуры горячего воздуха в СП вследствие дефектов в работе котла;

Устранить дефекты в работе котла

снижение расхода теплоносителя (горячего воздуха с котла) через СП МЗУ вследствие разрушения воздуховодов СП;

Восстановить воздуховоды и их теплоизоляцию

выхода из строя шиберов СП;

Выполнить ремонт шиберов

нарушение регулировки степени открытия шиберов СП

Выполнить регулировку шиберов

5. Увеличение аэродинамического сопротивления МЗУ (фиксируется щитовыми приборами)

Значительные отложения золы во входных патрубках вследствие причин, приведенных в п. 1

Мероприятия, приведенные в п. 1

Повышенные расходы дымовых газов с котла вследствие больших присосов неорганизованного воздуха в котел

Устранить повышенные присосы неорганизованного воздуха в котел

Сквозные износы в корпусах МЗУ

Заварить сквозные отверстия в корпусах МЗУ

Восстановить противокоррозионное покрытие

6. Увеличение температуры газов после МЗУ (фиксируется щитовым прибором)

Уменьшение расхода орошающей воды вследствие причин, приведенных в п. 1

В МЗУ типа МВ-ИРО дополнительно:

Мероприятия, приведенные в п. 1

нарушение регулировки степени открытия шиберов СП

Выполнить регулировку шиберов

7. Увеличение аэродинамического сопротивления газового тракта после МЗУ (фиксируется щитовыми приборами)

Отложение золы в газоходе после МЗУ и в карманах дымососов вследствие брызгоуноса из ЦС, связанного с:

износом козырька;

Восстановить козырек

износом лотка;

Восстановить лоток

присосами воздуха через места износа противокоррозионного покрытия цилиндрической части ЦС или входного патрубка;

Заварить сквозные отверстия в корпусе ЦС. Восстановить противокоррозионное покрытие

присосами воздуха через места износов гидрозатворов

Восстановить гидрозатворы

Отложения золы в газоходах после МЗУ вследствие: разрушения теплоизоляционного покрытия газоходов и появления конденсата на их внутренней поверхности;

Восстановить теплоизоляционные покрытия газоходов

снижения температуры газов после золоуловителей ниже минимально допустимой вследствие причин, приведенных в п. 4.

Мероприятия, приведенные в п. 4

8. Снижение эффективности очистки газов в МЗУ (фиксируется при экспресс-испытаниях МЗУ)

Уменьшение расхода орошающей воды на ТВ вследствие причин, приведенных в п. 1

Мероприятия, приведенные в п. 1

Значительное снижение расхода орошающей воды на ЦС вследствие причин, приведенных в п. 2

Мероприятия, приведенные в п. 2

Подсосы воздуха через места износа противокоррозионного покрытия ТВ

Заварить сквозные отверстия в металле, восстановить противокоррозионное покрытие

Разрушение орошающей форсунки в ТВ

Заменить форсунку

Приложение

(Справочное)

ТЕХНИЧЕСКОЕ ОПИСАНИЕ МОКРЫХ ЗОЛОУЛАВЛИВАЮЩИХ УСТАНОВОК

Ниже приводятся описания наиболее широко распространенных в энергетике МЗУ типа МВ, а также МЗУ нового поколения, работающих в ИРО, типа МВ-ИРО. Для изучения других типов МЗУ рекомендуется пользоваться следующей литературой:

Л.И. Кропп, М.С. Харьковский. Мокрое золоулавливание в условиях оборотного водоснабжения. М.: Энергия, 1980.

Рекомендации по расчету и проектированию мокрого многовводного кольцевого золоуловителя при модернизации газоочистного оборудования тепловых электростанций. М.: СПО Союзтехэнерго, 1985.

Золоулавливающие установки МВ и МВ-ИРО предназначены для санитарной очистки от золы с эффективностью 96 - 97,5 % (в МЗУ типа МВ) и 99 - 99,6 % (в МЗУ типа МВ-ИРО) уходящих дымовых газов пылеугольных котлов, в которых сжигается твердое топливо с содержанием в золе окиси кальция - не более 15 % и приведенном содержанием серы - не более 0,5 %/1000 Ккал.

Золоулавливающие установки МВ и МВ-ИРО применяются для котлов паропроизводительностью 75 - 640 т/ч.

Золоулавливающие установки в зависимости от паропроизводительности котлов комплектуется одним, двумя и более (до шести) ЗУ типа МВ или МВ-ИРО, включенными параллельно по ходу газа и объединенными общей системой орошения, строительными конструкциями и контрольно-измерительными приборами. Производительность МЗУ по очищаемому газу составляет 50 - 1200 тыс. м3/ч.

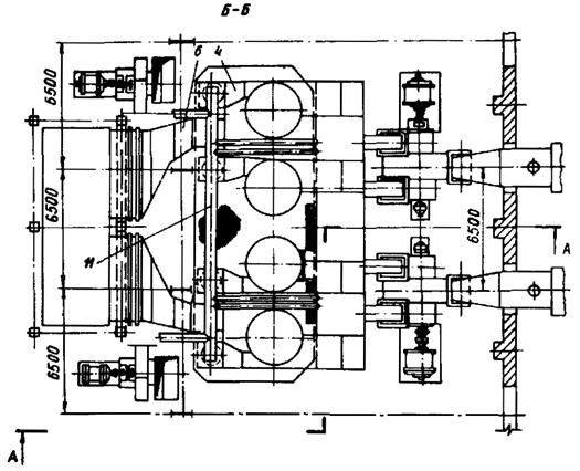
На рис. 1 представлен пример компоновки МЗУ типа МВ-ИРО с аппаратами для котла паропроизводительностью 230 т/ч (компоновка МЗУ типа МВ аналогична представленной за исключением воздуховодов горячего воздуха СП, которые в МЗУ типа МВ отсутствуют).

Untitled-1

Untitled-1

Рис. 1. Компоновка МЗУ типа МВ-ИРО за котлоагрегатом паропроизводительностью 230 т/ч:

1 - труба Вентури; 2 - центробежный скруббер; 3 - колено; 4 - переход; 5 - патрубок входной; 6 - подводящие газоходы; 7 - отводящие газоходы; 8 - сборный короб; 9 - дымосос; 10 - форсунка; 11 - воздуховоды СП; Г.В. - горячий воздух; Д.Г. - дымовые газы

Обозначение ЗУ включает наименование аппарата (МВ или МВ-ИРО), диаметр ЦС в свету (в мм), направление вращения газа в ЦС (П - правое, против часовой стрелки в плане, Л - левое, по часовой стрелке).

Например, МВ-3500П (тип МВ, диаметр ЦС в свету - 3500 мм, вращение правое), МВ-ИРО-3500П (тип МВ-ИРО, остальное - аналогично). При объединении ЗУ в установку к их обозначению прибавляется цифра, указывающая количество аппаратов в установке, например, МВ-3500-4, МВ-ИРО-3500-4 (четыре ЗУ в установке). Обозначение направления вращения газа в ЦС ЗУ при этом опускается.

ТЕХНИЧЕСКИЕ ДАННЫЕ ЗОЛОУЛАВЛИВАЮЩИХ УСТАНОВОК ТИПА МВ И МВ-ИРО

                                                                                                         МВ                  МВ-ИРО

Производительность по газу, тыс. м3/ч                                                  50 - 1200

Диаметр ЦС (в свету), м                                                                           2,5 - 4,4

Диаметр горловин ТВ (в свету), м                                                           0,6 - 1,0

Температура газа перед золоуловителем, °С                      Не ниже 135   Не регламентирована

Аэродинамическое сопротивление золоуловителя, кгс/м2                  100 - 140

Удельный расход воды на орошение                                     0,20 - 0,21             0,6 - 0,8

МЗУ при нормальных условиях газа, л/м3

Давление воды на входе в систему орошения                                          6 - 7

(перед гравийными фильтрами), кгс/см2

Давление воды перед форсунками ТВ, кгс/см2                                            4

Давление воды перед соплами скрубберов, кгс/см2                             0,1 - 0,15

Скорость дымовых газов в горловинах труб Вентури, м/с    60 - 75                 45 - 65

Скорость дымовых газов во входных патрубках ЦС, м/с      20 - 22                 16 - 17

Условная скорость дымовых газов в сечении                                        3,5 - 4,5

цилиндрической части ЦС, м/с

Установленная наработка на отказ                                                            8160

(при коэффициенте нагруженности, равном 0,94) не менее, ч

Установленный ресурс до капитального ремонта не менее, ч              24000

Установленный срок службы не менее, лет                                                10

Степень очистки, %                                                                   96 - 97,5              99 - 99,5

Золоулавливающая установка типа МВ и МВ-ИРО (рис. 2) представляют собой сочетание основных элементов: ТВ и ЦС, последовательно соединенных по ходу очищаемых дымовых газов. Соединение осуществляется коленом и переходом. Внутренняя поверхность аппаратов покрыта футеровочной плиткой. Швы между плитками разделываются замазкой арзамит. Золоуловители МВ имеют однослойную защиту, в аппаратах МВ-ИРО основные элементы (ТВ, днища колен и входных патрубков) имеют двухслойную футеровочную защиту, остальные элементы защищены однослойным покрытием, аналогичным применяемым в аппаратах МВ.

Untitled-1

Рис. 2. Золоуловитель МВ-ИРО:

1 - труба Вентури; 2 - центробежный скруббер; 3 - колено; 4 - переход

Труба Вентури служит для коагуляции золовых частиц с каплями орошающей воды и состоит из трех основных частей: конфузора, горловины и диффузора.

Трубы Вентури устанавливаются, как правило, вертикально. Для орошения ТВ служит форсуночное устройство, основным элементом которого является центробежная механическая форсунка, установленная перед ТВ. Сопловое отверстие форсунки направлено по ходу дымовых газов.

Конструкция форсунки приведена на рис. 3, расходные характеристики - на рис. 4. Конструкции форсунок для ТВ аппаратов МВ и МВ-ИРО аналогичны и различаются только производительностью. Диаметр сопла форсунки dс выбирается в зависимости от расхода орошающей воды на орошение одной ТВ (Q) и давления (p) воды перед форсункой.

Untitled-1

Рис. 3. Центробежная механическая форсунка:

а - МЗУ типа МВ; б - МЗУ типа МВ-ИРО; 1 - корпус; 2 - завихритель; 3 - сопло; 4 - труба подводящая; 5 - труба защитная

Размер, мм

МВ

МВ-ИРО

Размер, мм

МВ

МВ-ИРО

tk

133

282

a

21

25

dc

48

22

b

16

23

dk

86

138

t

12

27

Центробежный сепаратор служит для выделения из потока дымовых газов капель орошающей воды с осевшими на них золовыми частицами, а также частичного улавливания из газа золовых частиц, не осевших на каплях в ТВ. ЦС имеет тангенциальный ввод дымовых газов, что обеспечивает их закручивание в аппарате, и пленочное орошение внутренней поверхности, для чего в верхней части цилиндра ЦС установлен коллектор с сопловыми устройствами (рис. 5). Основным элементом сопловых устройств является сопло, представляющее собой стальную трубку внутренним диаметром 6 мм, введенную через направляющую гильзу внутрь ЦС тангенциально к цилиндрической поверхности и направляющую струю орошающей воды в сторону вращения дымовых газов (обеспечивает смачивание внутренней поверхности ЦС без разбрызгивания). Количество орошающих сопловых устройств 20 - 32 (в зависимости от типоразмера ЦС). Входной патрубок служит для обеспечения тангенциального ввода и закрутки газа в ЦС. Патрубок установлен с наклоном под углом 8° в сторону ЦС для возможно более полного стекания пульпы в корпус ЦС. Для обслуживания ЦС и входного патрубка в последнем предусмотрен люк диаметром 500 мм. Для контроля за работой сопловых устройств и состоянием брызгоподавляющего козырька ЦС в верхней части ЦС предусмотрены четыре смотровых лючка. Нижняя часть ЦС заканчивается конусом с гидрозатвором. Гидрозатвор предназначен для непрерывного удаления из ЦС образующейся в нем пульпы и обеспечения при этом его воздушной плотности.

Untitled-1

Рис. 4. Расходная характеристика форсунок:

а - МЗУ типа МВ; б - МЗУ типа МВ-ИРО

Untitled-1

Рис. 5. Система орошения ЦС:

1 - коллектор; 2 - сопло; 3 - направляющая гильза; 4 - рукав резино-тканевый; 5 - патрубок подвода воды; 6 - дренажный патрубок; 7 - асбестовая набивка

Система орошения (рис. 6) золоуловителя служит для бесперебойного питания МЗУ орошающей водой, очищенной от механических примесей.

Untitled-1

Рис. 6. Принципиальная схема системы орошения:

1 - фильтр гравийный; 2 - бак напорный с регулятором уровня и сетчатым фильтром; 3 - форсунка; 4 - система орошения ЦС; 5 - сопло гидрозатвора; 6 - регулятор давления

Допустимые избыточные давления воды и воздуха в системе орошения

Р1

0,59 - 0,69 МПа

Р2

0,38 - 0,42 МПа

Р3

9,8 - 14,7 кПа

Р4

0,29 - 0,39 МПа

Очистка воды от механических примесей осуществляется в гравийном фильтре. Максимальная производительность фильтра 150 м3/ч, номинальное гидравлическое сопротивление 0,5 кгс/см2.

Регулятор давления служит для стабилизации давления орошающей воды после гравийных фильтров на уровне 4 ± 0,2 кгс/см2. В качестве регулятора может быть применен любой серийно выпускаемый гидравлический регулятор давления прямого действия «после себя» (РД-3А в комплекте с клапанами РК-1 или УРРД, РДЖТ-1 и др.).

Для поддержания постоянного давления воды в коллекторе орошения ЦС в пределах 0,10 - 0,15 кгс/см2 служит напорный бак. Бак атмосферного типа, металлический, объемом 2,15 м3, максимальная пропускная способность 60 м3/ч, максимальное давление воды перед регулятором уровня 4 кгс/см2. Бак размещается на отметке, которая на 3 - 3,5 м выше отметки коллектора орошения ЦС. Рекомендуется напорный бак устанавливать непосредственно на сборный короб ЦС при соответствующем усилении его конструкции, обеспечении доступа к баку и с учетом дополнительных весовых нагрузок на опоры ЦС.

Напорный бак оборудован регулятором уровня поплавкового типа, который служит для поддержания постоянного уровня воды в баке вне зависимости от изменения давления (в допустимых пределах) подаваемой в бак орошающей воды.

Сетчатые фильтры выполнены из латунной сетки с ячейкой 1´1 мм2, служат для тонкой очистки от механических взвесей воды, подаваемой в сопла ЦС.

МЗУ типа МВ-ИРО оборудуется дополнительно СП очищенных газов, использующей в качестве греющего агента горячий воздух, отбираемый из воздухоподогревателя котла. Подогрев осуществляется смесительным прибором. Воздух отбирается, как правило, из 2-й (по воздуху) ступени воздухоподогревателя с температурой 260 - 360 °С. Система подогрева выполняется в виде одного, двух и более теплоизолированных воздуховодов диаметром 400 - 600 мм, оборудованных регулирующими шиберами, через которые горячий воздух направляется на смешение с очищенными дымовыми газами, имеющими на выходе из ЦС МЗУ типа МВ-ИРО температуру, близкую к температуре точки росы. Смешение осуществляется, как правило, в сборном коробе ЦС установки.

Средства измерения служат для обеспечения непрерывного контроля работы и состояния МЗУ и поддержания оптимального режима его эксплуатации.

Средства измерения включают приборы для измерения:

расхода воды на орошение ТВ;

расхода воды на орошение ЦС;

разрежения дымовых газов перед МЗУ;

разрежения дымовых газов после МЗУ;

температуры очищенных газов (перед дымососами);

давления воды до и после гравийных фильтров, перед форсункой и в коллекторе орошения ЦС.

Типы примененных приборов определяются возможностями энергопредприятия при соблюдении обязательного условия установки вторичных показывающих приборов (за исключением приборов измерения давления воды) на щите котла. Вторичные приборы расхода воды на ТВ рекомендуются выполнять пишущими. Класс примененных приборов должен быть не хуже 1,0.

Принцип действия МЗУ основан на коагуляции золовых частиц в ТВ с каплями распыленной в ней орошающей воды, и последующем их осаждении в ЦС, где также осаждаются крупнофракционные нескоагулированные в ТВ золовые частицы.

Запыленные дымовые газы поступают в ТВ, в конфузоре которой орошаются водой и ускоряются до 50 - 70 м/с. Капли орошающей воды, распыленной в конфузоре ТВ, дробятся в горловине газовым потоком до среднего диаметра 140 - 250 мкм и ускоряются. В связи с тем, что плотность воды значительно больше плотности газа, капли воды приобретают в конфузоре и горловине ТВ скорость на 15 - 22 м/с меньшую, чем скорость газа, вследствие чего происходит фильтрация запыленного газового потока через движущийся водяной мелкозернистый фильтр, на зернах (каплях) которого происходит инерционное осаждение золовых частиц, содержащихся в газе.

Выделение скоагулированных и крупнофракционных неосевших на каплях в ТВ золовых частиц осуществляется в ЦС за счет центробежного эффекта, возникающего при вращении газов в цилиндрической его части.

Осажденные на смоченной внутренней поверхности ЦС золовые частицы смываются орошающей водой в сливной патрубок и через гидрозатвор удаляются в канал гидрозолоудаления.

Для обеспечения поддержания температуры очищенных газов после МЗУ на уровне не ниже минимально допустимого, установки типа МВ-ИРО, эксплуатирующиеся в интенсивном режиме орошения, что приводит к существенному переохлаждению дымовых газов, оборудуются в СП, обеспечивающей подогрев очищенных газов до указанного уровня. Подогрев осуществляется путем смешения горячего воздуха, отбираемого из воздухоподогревателя котла, с очищенным дымовым газом непосредственно после ЦС в их сборном коробе. Перемещение горячего воздуха происходит за счет разности давления горячего воздуха на выходе из воздухоподогревателя котла (давление порядка 200 - 250 кгс/м2) и очищенных газов в сборном коробе ЦС, т.е. перед дымососами котла (разрежение порядка 300 - 400 кгс/м2). Расход горячего воздуха через СП равен примерно 10 - 12 % от расхода воздуха на котел и должен быть таким, чтобы обеспечивать подогрев очищенных дымовых газов до температуры не ниже минимально допустимой. Ввод горячего воздуха в сборный короб ЦС выполняется максимально дробным (в виде «гребенки») с тем, чтобы обеспечить возможно полное смешение воздуха с газами. Ввиду того, что в сборном коробе ЦС и в газоходах после него вплоть до дымососов котла полного смешения не происходит и, как правило, наблюдается температурная развертка 8 - 10 °С, внутреннюю поверхность сборного короба ЦС и газоходов после него необходимо защищать от кислотной коррозии стойкими красителями. Тягодутьевые средства котла подбираются с учетом производительности СП МЗУ МВ-ИРО, то есть имеющими на 10 - 12 % большую производительность, чем при использовании за котлом МЗУ типа МВ.

 

СОДЕРЖАНИЕ

 

 



© 2013 Ёшкин Кот :-)