Информационная система
«Ёшкин Кот»

Скачать базу одним архивом
Скачать обновления
История создания базы
Карта сайта

Скачать ТТК К-4-14-2 Сборка опор

Дата актуализации: 10.08.2017

ТТК К-4-14-2

Сборка опор

Обозначение: ТТК К-4-14-2
Обозначение англ: К-4-14-2
Статус:не установлен срок действия
Название рус.:Сборка опор
Дата добавления в базу:01.10.2014
Дата актуализации:05.05.2017
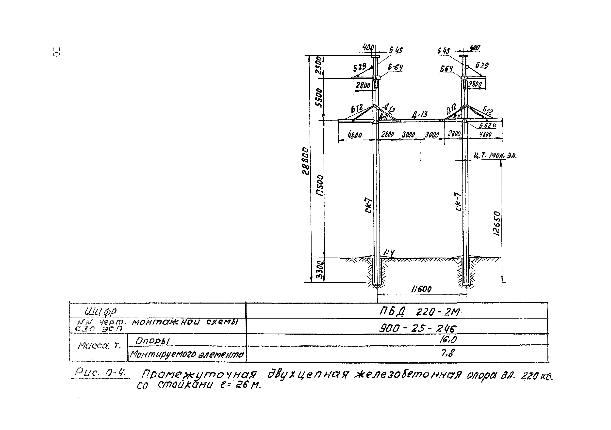
Область применения:Карта служит руководством при сборке свободностоящих портальных промежуточных железобетонных опор типов ПВС- 500Ц-2, ПВС 330П-М, ПВС-330-В, ПВС-330АМ, ПБД220-2М и ПБ330-3 на строительстве линий электропередачи, а также пособием для проектирования производства работ.
Оглавление:1 Область применения
2 Технико-экономические показатели на сборку одной опоры
3 Организация и технология сборки
4 Организация и методы труда рабочих
5 Материально-технические ресурсы (для одного звена)
   5.1 Механизмы
   5.2 Инструменты и материалы
   5.3 Эксплуатационные материалы
Разработан: Институт Оргэнергострой
Утверждён: Институт Оргэнергострой
Расположен в:Техническая документация Строительство Справочные документы Технологические карты Линии электропередачи
Нормативные ссылки:
ТТК К-4-14-2ТТК К-4-14-2ТТК К-4-14-2ТТК К-4-14-2ТТК К-4-14-2ТТК К-4-14-2ТТК К-4-14-2ТТК К-4-14-2ТТК К-4-14-2ТТК К-4-14-2ТТК К-4-14-2ТТК К-4-14-2ТТК К-4-14-2ТТК К-4-14-2ТТК К-4-14-2ТТК К-4-14-2ТТК К-4-14-2ТТК К-4-14-2ТТК К-4-14-2ТТК К-4-14-2ТТК К-4-14-2ТТК К-4-14-2ТТК К-4-14-2ТТК К-4-14-2ТТК К-4-14-2

© 2013 Ёшкин Кот :-) Карта сайта