Скачать Типовые проектные решения 407-03-321 Альбом II. Электротехническая часть. Планы ОРУ, ячейки, узлыДата актуализации: 10.08.2017 Типовые проектные решения 407-03-321
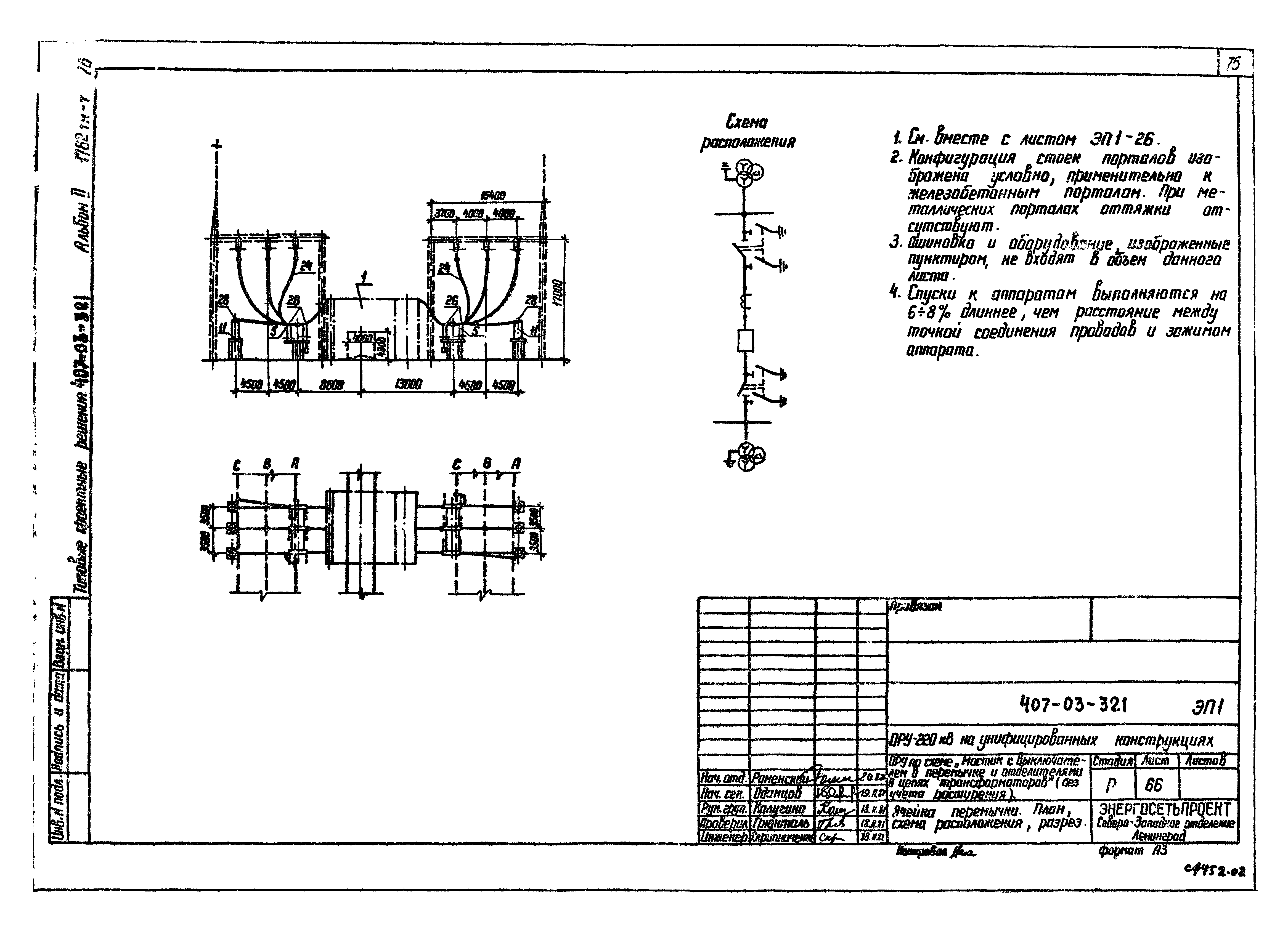
Альбом II. Электротехническая часть. Планы ОРУ, ячейки, узлыОбозначение: | Типовые проектные решения 407-03-321 | Обозначение англ: | 407-03-321 | Статус: | не действует | Название рус.: | Альбом II. Электротехническая часть. Планы ОРУ, ячейки, узлы | Дата добавления в базу: | 01.10.2014 | Дата актуализации: | 05.05.2017 | Дата введения: | 01.01.1988 | Оглавление: | Общие данные ОРУ по схеме "Два блока с отделителями и неавтоматической перемычкой со стороны линий" (с учетом расширения). План и схема расположения ОРУ по схеме "Два блока с отделителями и неавтоматической перемычкой со стороны линий" (с учетом расширения). Спецификация оборудования и материалов ОРУ по схеме "Мостик с выключателем в перемычке и отделителем в цепях трансформаторов" (с учетом расширения). План и схема расположения ОРУ по схеме "Мостик с выключателем в перемычке и отделителем в цепях трансформаторов" (с учетом расширения). Спецификация оборудования и материалов ОРУ по схеме "Четырехугольник" (две линии - два трансформатора). План и схема расположения ОРУ по схеме "Четырехугольник" (две линии - два трансформатора). Спецификация оборудования и материалов ОРУ по схеме "Расширенный четырех угольник" (вариант без трансформаторов тока в линиях). План и схема расположения ОРУ по схеме "Расширенный четырех угольник" (вариант без трансформаторов тока в линиях). Спецификация оборудования и материалов ОРУ по схеме "Расширенный четырех угольник" (с трансформаторами тока в линиях). План и схема расположения ОРУ по схеме "Расширенный четырех угольник" (с трансформаторами тока в линиях). Спецификация оборудования и материалов ОРУ по схеме "Одна рабочая секционированная выключателем и обходная системы шин с выключателями в цепях трансформаторов с совмещенным секционным и обходным выключателем". План ОРУ по схеме "Одна рабочая секционированная выключателем и обходная системы шин с выключателями в цепях трансформаторов с совмещенным секционным и обходным выключателем". Схема расположения ОРУ по схеме "Одна рабочая секционированная выключателем и обходная системы шин с выключателями в цепях трансформаторов с совмещенным секционным и обходным выключателем". Спецификация оборудования и материалов ОРУ по схеме "Одна рабочая секционированная выключателем и обходная системы шин с выключателями в цепях трансформаторов с отдельными секционным и обходным выключателями". План ОРУ по схеме "Одна рабочая секционированная выключателем и обходная системы шин с выключателями в цепях трансформаторов с отдельными секционным и обходным выключателями". Схема расположения ОРУ по схеме "Одна рабочая секционированная выключателем и обходная системы шин с выключателями в цепях трансформаторов с отдельными секционным и обходным выключателями". Спецификация оборудования и материалов ОРУ по схеме "Две рабочие и обходная системы шин". План ОРУ по схеме "Две рабочие и обходная системы шин". Схема расположения ОРУ по схеме "Две рабочие и обходная системы шин". Спецификация оборудования и материалов ОРУ по схеме "Две рабочие системы шин с обходной". Узел секционирования сборных шин. Вариант I. План, схема заполнения и спецификация оборудования и материалов ОРУ по схеме "Две рабочие системы шин с обходной". Узел секционирования сборных шин. Вариант II. План, схема заполнения и спецификация оборудования и материалов ОРУ по схеме "Блок (линия-трансформатор) с разъединителем". План, схема расположения, спецификация оборудования и материалов ОРУ по схеме "Блок (линия-трансформатор) с отделителем". План, схема расположения, спецификация оборудования и материалов ОРУ по схеме "Два блока с отделителями и неавтоматической перемычкой со стороны линий" (без учета расширения). План, схема расположения, спецификация оборудования и материалов ОРУ по схеме "Мостик с выключателем в перемычке и отделителями в цепях трансформаторов" (без учета расширения). План, схема расположения, спецификация оборудования и материалов Узел масляного выключателя У-220- с шинной опорой ШО-220 при гибкой ошиновке перехода над дорогой. План, разрез, спецификация оборудования и материалов Узел масляного выключателя У-220- с трансформатором тока ТФЗМ-220- при гибкой ошиновке перехода над дорогой. План, разрез, спецификация оборудования и материалов Узел воздушного выключателя ВВД-220Б-40; ВВБ-220Б-31,5 с трансформаторами тока ТФЗН-220Б-IIIУ1, ТФЗМ-220Б-IVУ1 при гибкой ошиновке перехода над дорогой. План, разрез, спецификация оборудования и материалов Узел аппаратуры высокочастотной связи. План, разрез, спецификация оборудования и материалов Узел установки разрядников. План, разрез, спецификация оборудования и материалов Узел установки трансформатора напряжения. План, разрез, спецификация оборудования и материалов Узлы установки разрядников и трансформаторов напряжения для мостиковых схем (без учета расширения) ОРУ по схеме "Два блока с отделителями и неавтоматической перемычкой со стороны линий" (с учетом расширения). Ячейка перемычки и шинных аппаратов. План и схема расположения ОРУ по схеме "Два блока с отделителями и неавтоматической перемычкой со стороны линий" (с учетом расширения). Ячейка ВЛ-трансформатор 1Т. План, схема расположения, разрез ОРУ по схеме "Два блока с отделителями и неавтоматической перемычкой со стороны линий" (с учетом расширения). Ячейка ВЛ-трансформатор 2Т. План, схема расположения, разрез ОРУ по схеме "Мостик с выключателем в перемычке и отделителями в цепях трансформаторов" (с учетом расширения). Ячейка ВЛ-трансформатор 1Т. План, схема расположения, разрез ОРУ по схеме "Мостик с выключателем в перемычке и отделителями в цепях трансформаторов" (с учетом расширения). Ячейка перемычки и шинных аппаратов. План и схема расположения ОРУ по схеме "Мостик с выключателем в перемычке и отделителями в цепях трансформаторов" (с учетом расширения). Ячейка ВЛ-трансформатор 2Т. План, схема расположения, разрез ОРУ по схеме "Четырехугольник" (две линии - два трансформатора). Ячейка ВЛ-трансформатор 1Т. План, схема расположения, разрез ОРУ по схеме "Четырехугольник" (две линии - два трансформатора). Ячейка перемычки между шинами 10Б и 2Б. План, схема расположения, разрез ОРУ по схеме "Четырехугольник" (две линии - два трансформатора). Ячейка ВЛ-трансформатор 2Т. План, схема расположения, разрез ОРУ по схеме "Четырехугольник" (две линии - два трансформатора). Ячейка перемычки между шинами 1Б и 10Б. План, схема расположения, разрез ОРУ по схеме "Расширенный четырех угольник" (вариант без трансформаторов тока в линиях). Ячейка ВЛ-трансформатор 1Т. План, схема расположения, разрез ОРУ по схеме "Расширенный четырех угольник" (вариант без трансформаторов тока в линиях). Ячейка ВЛ-шинные аппараты шин 2Б. План, схема расположения, разрез ОРУ по схеме "Расширенный четырех угольник" (вариант без трансформаторов тока в линиях). Ячейка ВЛ-трансформатор 2Т. План, схема расположения, разрез ОРУ по схеме "Расширенный четырех угольник" (вариант без трансформаторов тока в линиях). Ячейка ВЛ-шинные аппараты шин 1Б. План, схема расположения, разрез ОРУ по схеме "Расширенный четырех угольник" (с трансформаторами тока в линиях). Ячейка ВЛ-трансформатор 1Т. План, схема расположения, разрез ОРУ по схеме "Расширенный четырех угольник" (с трансформаторами тока в линиях). Ячейка ВЛ-шинные аппараты шин 2Б. План, схема расположения, разрез ОРУ по схеме "Расширенный четырех угольник" (с трансформаторами тока в линиях). Ячейка ВЛ-трансформатор 2Т. План, схема расположения, разрез ОРУ по схеме "Расширенный четырех угольник" (с трансформаторами тока в линиях). Ячейка ВЛ-шинные аппараты шин 1Б. План, схема расположения, разрез ОРУ по схеме "Одна рабочая секционированная выключателем и обходная системы шин с выключателями в цепях трансформаторов с совмещенным секционным и обходным выключателем". Ячейка ВЛ второй секции (в сторону, противоположную трансформатору). План, схема расположения, разрез ОРУ по схеме "Одна рабочая секционированная выключателем и обходная системы шин с выключателями в цепях трансформаторов с совмещенным секционным и обходным выключателем". Ячейка перемычки и шинные аппараты второй секции. План, схема расположения, разрез ОРУ по схеме "Одна рабочая секционированная выключателем и обходная системы шин с выключателями в цепях трансформаторов с совмещенным секционным и обходным выключателем". Ячейка обходного выключателя и шинные аппараты первой системы шин. План, схема расположения, разрез ОРУ по схеме "Одна рабочая секционированная выключателем и обходная системы шин с выключателями в цепях трансформаторов с совмещенным секционным и обходным выключателем". Ячейка ВЛ первой секции (в сторону, противоположную трансформатору). План, схема расположения, разрез ОРУ по схеме "Одна рабочая секционированная выключателем и обходная системы шин с выключателями в цепях трансформаторов с совмещенным секционным и обходным выключателем". Ячейка ВЛ первой секции (в сторону трансформаторов). План, схема расположения, разрез ОРУ по схеме "Одна рабочая секционированная выключателем и обходная системы шин с выключателями в цепях трансформаторов с совмещенным секционным и обходным выключателем". Ячейка трансформатора 1Т. План, схема расположения, разрез ОРУ по схеме "Одна рабочая секционированная выключателем и обходная системы шин с выключателями в цепях трансформаторов с совмещенным секционным и обходным выключателем". Ячейка трансформатора 2Т. План, схема расположения, разрез ОРУ по схеме "Одна рабочая секционированная выключателем и обходная системы шин с выключателями в цепях трансформаторов с отдельными секционным и обходным выключателями". Ячейка ВЛ второй секции (в сторону трансформаторов). План, схема расположения, разрез ОРУ по схеме "Одна рабочая секционированная выключателем и обходная системы шин с выключателями в цепях трансформаторов с отдельными секционным и обходным выключателями". Ячейка шиносоединительного (секционного) выключателя и шинные аппараты второй системы шин. План, схема расположения, разрез ОРУ по схеме "Две рабочие и обходная системы шин". Ячейка ВЛ (в сторону трансформатора). План, схема расположения, разрез ОРУ по схеме "Две рабочие и обходная системы шин". Ячейка ВЛ (в сторону, противоположную трансформаторам). План, схема расположения, разрез ОРУ по схеме "Две рабочие и обходная системы шин". Ячейка трансформатора 1Т (2Т). План, схема расположения, разрез ОРУ по схеме "Два блока с отделителями и неавтоматической перемычкой со стороны линий" (без учета расширения). Ячейка трансформатора 1Т (2Т). План, схема расположения, разрез ОРУ по схеме "Мостик с выключателем в перемычке и отделителями в цепях трансформаторов" (без учета расширения). Ячейка трансформатора 1Т (2Т). План, схема расположения, разрез ОРУ по схеме "Мостик с выключателем в перемычке и отделителями в цепях трансформаторов" (без учета расширения). Ячейка перемычки. План, схема расположения, разрез ОРУ со сборными шинами. Ячейка шиносоединительного (секционного) выключателя и шинные аппараты первой и второй системы шин (вариант II). План, схема расположения, разрез ОРУ со сборными шинами. Ячейка шиносоединительного (секционного) выключателя и шинные аппараты второй системы шин (вариант III). План, схема расположения, разрез ОРУ со сборными шинами. Ячейка шиносоединительного (секционного) выключателя (вариант IV). План, схема расположения, разрез ОРУ по мостиковым схемам и схемам со сборными шинами. Ячейки шинных аппаратов (вариант I). План, схема расположения, разрез ОРУ по схемам со сборными шинами. Ячейки шинных аппаратов (вариант II). План, схема расположения, разрез ОРУ по схеме "Одна рабочая секционированная выключателем и обходная системы шин" при ошиновке сдвоенными проводами. Ячейка трансформатора 1Т. План, схема расположения, разрез ОРУ по схеме "Одна рабочая секционированная выключателем и обходная системы шин" при ошиновке сдвоенными проводами. Ячейка трансформатора 2Т. План, схема расположения, разрез ОРУ по схеме "Две рабочие и обходная системы шин" при ошиновке сдвоенными проводами. Ячейка трансформатора 1Т(2Т). План, схема расположения, разрез ОРУ по схемам со сборными шинами при ошиновке сдвоенными проводами. Ячейка обходного выключателя. План, схема расположения, разрез ОРУ по схемам со сборными шинами при ошиновке сдвоенными проводами. Ячейка шиносоединительного (секционного) выключателя. План, схема расположения, разрез Ячейки, неучтенные планами ОРУ. Спецификации оборудования и материалов ОРУ по схеме "Две рабочие системы шин с обходной". Узел секционирования сборных шин. Вариант I. Разрезы ОРУ по схеме "Две рабочие системы шин с обходной". Узел секционирования сборных шин. Вариант II. Ячейки секционных выключателей шин 1Б и 2Б. Разрез ОРУ по схеме "Две рабочие системы шин с обходной". Узел секционирования сборных шин. Вариант II. Шины перемычек. План. Разрез ОРУ по блочным и мостиковым схемам. Шины ремонтной перемычки (компоновка без учета расширения) ОРУ по мостиковым схемам. Сборные шины ОРУ по кольцевым схемам. Сборные шины ОРУ по схеме "Одна рабочая секционированная выключателем и обходная системы шин с выключателями в цепях трансформаторов с совмещенным секционным и обходным выключателем". Сборные шины ОРУ по схеме "Одна рабочая секционированная выключателем и обходная системы шин с выключателями в цепях трансформаторов с отдельным секционным и обходным выключателями". Сборные шины ОРУ по схеме "Две рабочие и обходная системы шин". Сборные шины ОРУ по схеме "Две рабочие и обходная системы шин". Сборные шины при ошиновке сдвоенными проводами Узлы присоединения проводов к выводам разъединителей, выключателей и трансформаторов тока | Разработан: | Северо-западное отделение института Энергосетьпроект
| Утверждён: | 19.01.1982 Минэнерго СССР (USSR Minenergo 4)
| Расположен в: |
| Заменяет собой: | |
                                                                                               
|