Скачать Типовой проект ОТП.Г.03.61.43-97 Комплектная трансформаторная подстанция напряжением 10/0,4 кВ мощностью 250, 400 и 630 кВА типа КТПГ с двумя кабельными вводами линий 10 кВ (Самарский завод Электрощит)Дата актуализации: 10.08.2017 Типовой проект ОТП.Г.03.61.43-97
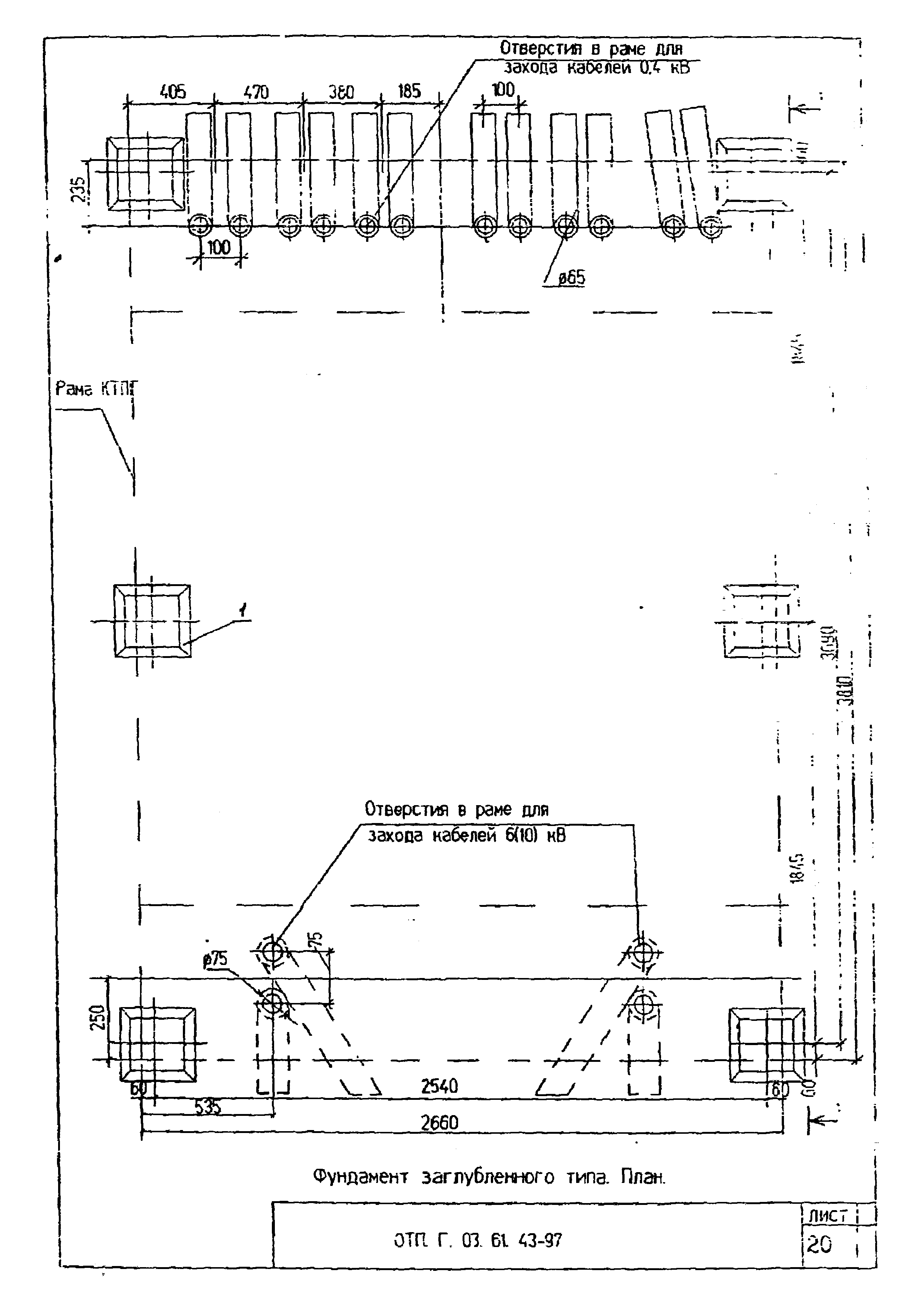
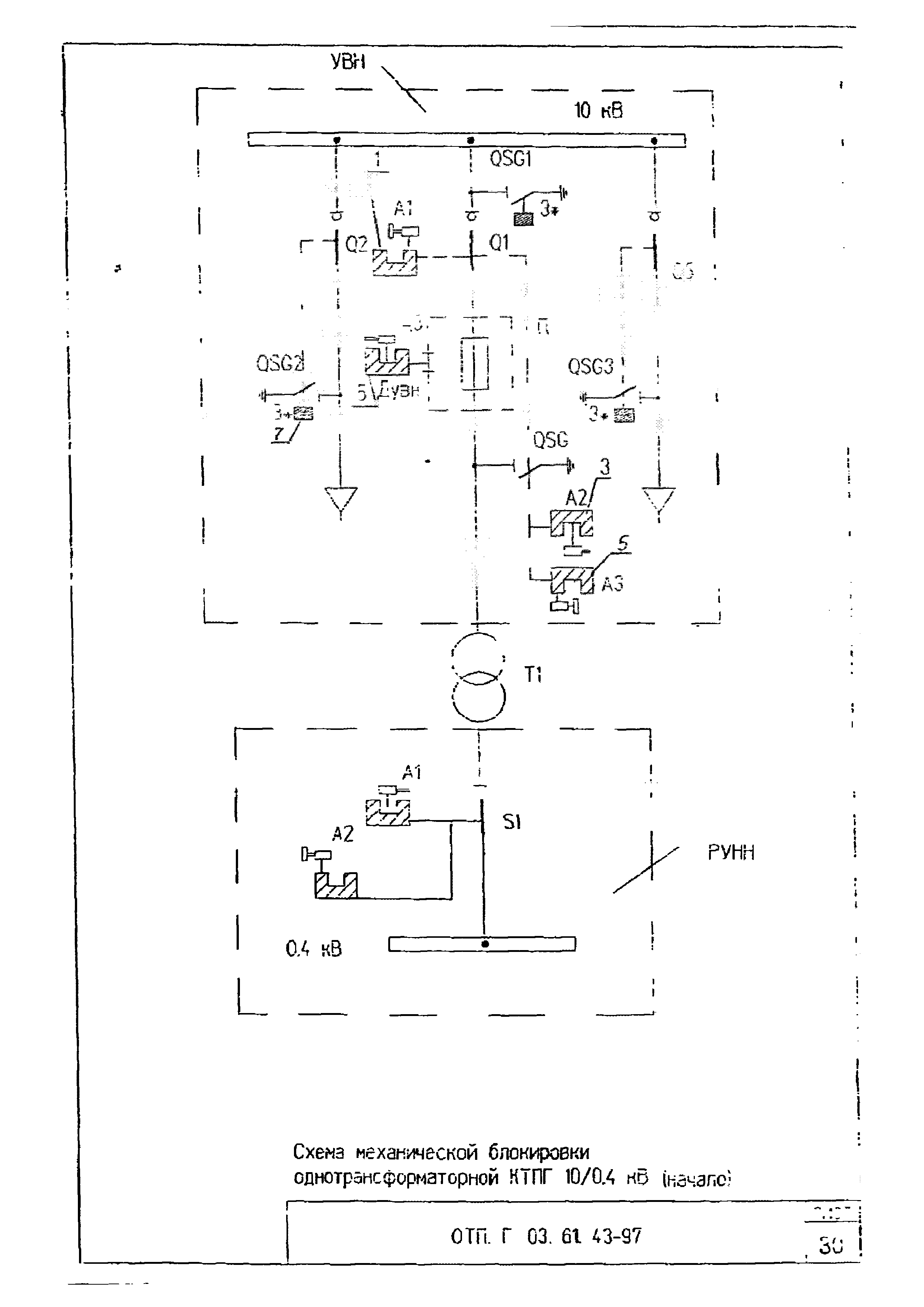
Комплектная трансформаторная подстанция напряжением 10/0,4 кВ мощностью 250, 400 и 630 кВА типа КТПГ с двумя кабельными вводами линий 10 кВ (Самарский завод "Электрощит)Обозначение: | Типовой проект ОТП.Г.03.61.43-97 | Обозначение англ: | ОТП.Г.03.61.43-97 | Статус: | не определен законодательством | Название рус.: | Комплектная трансформаторная подстанция напряжением 10/0,4 кВ мощностью 250, 400 и 630 кВА типа КТПГ с двумя кабельными вводами линий 10 кВ (Самарский завод "Электрощит) | Дата добавления в базу: | 01.09.2013 | Дата актуализации: | 05.05.2017 | Дата введения: | 01.01.1997 | Область применения: | В проекте приведены чертежи установки комплектных трансформаторных подстанций на напряжение 10/0,4 кВ мощностью 250, 400 и 630 кВА, предназначенных для работы в кабельных электрических сетях 0,4 и 10 кВ в городах и поселках городского типа | Оглавление: | ОТП.Г.03.61.43-97 Титульный лист ОТП.Г.03.61.43-97 Содержание ОТП.Г.03.61.43-97 Пояснительная записка ОТП.Г.03.61.43-97 Спецификации ОТП.Г.03.61.43-97 Ведомость объема работ ОТП.Г.03.61.43-97 Чертежи: ОТП.Г.03.61.43-97 Схема электрическая (с автоматами 0,4 кВ) ОТП.Г.03.61.43-97 Схема электрическая (с предохранителями 0,4 кВ) ОТП.Г.03.61.43-97 Общий вид КТПГ ОТП.Г.03.61.43-97 Схема заполнения и общий вид шкафов 10 кВ ОТП.Г.03.61.43-97 Схема заполнения и общий вид шкафов 0,4 кВ ОТП.Г.03.61.43-97 Схема шкафа уличного освещения ОТП.Г.03.61.43-97 Фундамент заглубленного типа (3л.) ОТП.Г.03.61.43-97 Фундамент незаглубленного типа (3 л.) ОТП.Г.03.61.43-97 Заземляющее устройство ПС ОТП.Г.03.61.43-97 Схема и узлы присоединения к ЗУ ОТП.Г.03.61.43-97 Конструктивное выполнение элементов ЗУ ОТП.Г.03.61.43-97 Схема блокировки ОТП.Г.03.61.43-97 Опросный лист (пример) ОТП.Г.03.61.43-97 Примеры присоединения КТПГ к сети 10 кВ | Разработан: | АО РОСЭП
| Утверждён: | 01.01.1997 АО РОСЭП
| Расположен в: |
|
                                 
|