Информационная система
«Ёшкин Кот»

Скачать базу одним архивом
Скачать обновления
История создания базы
Карта сайта

Скачать Типовой проект 901-2-183.91 Альбом 1. Пояснительная записка. Технологические решения

Дата актуализации: 10.08.2017

Типовой проект 901-2-183.91

Альбом 1. Пояснительная записка. Технологические решения

Обозначение: Типовой проект 901-2-183.91
Обозначение англ: 901-2-183.91
Статус:не определен законодательством
Название рус.:Альбом 1. Пояснительная записка. Технологические решения
Дата добавления в базу:01.09.2013
Дата актуализации:05.05.2017
Дата введения:28.05.1991
Оглавление:ТП 901-2-183.91-ПЗ Пояснительная записка
ТП 901-2-183.91-ПЗ-1 Введение
ТП 901-2-183.91-ПЗ-2 Назначение и условия применения насосной станции
ТП 901-2-183.91-ПЗ-3 Технологические решения
ТП 901-2-183.91-ПЗ-4 Строительные решения
ТП 901-2-183.91-ПЗ-5 Электротехническая часть
ТП 901-2-183.91-ПЗ-6 Отопление и вентиляция
ТП 901-2-183.91-ПЗ-7 Указания по привязке
ТП 901-2-183.91-ПЗ-8 Технико-экономическая часть
ТП 901-2-183.91-ТХ Технологические решения
ТП 901-2-183.91-ТХ-1 Общие данные
ТП 901-2-183.91-ТХ-2 Схема трубопроводов и оборудования
ТП 901-2-183.91-ТХ-3 План
ТП 901-2-183.91-ТХ-4 Разрез 1-1
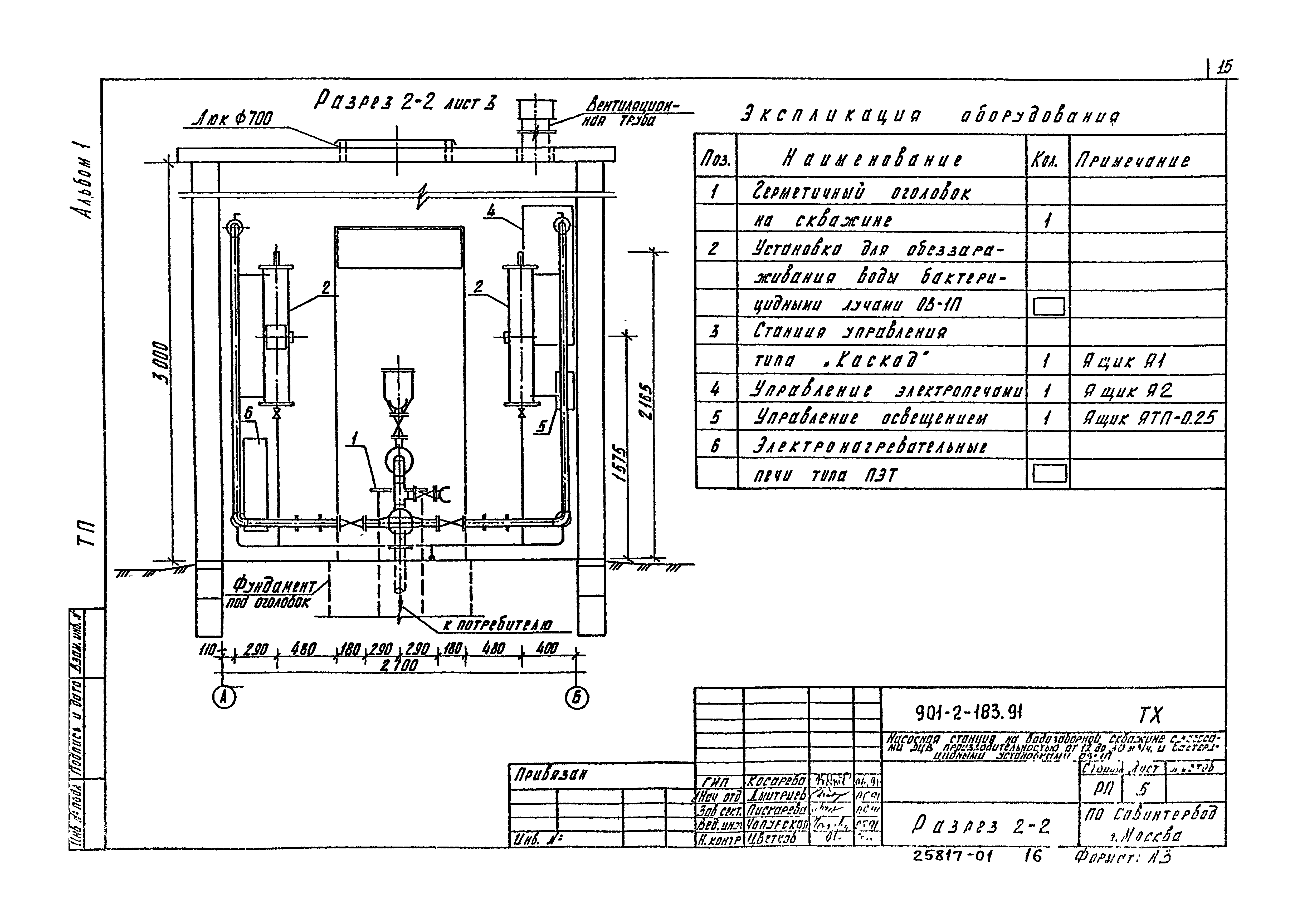
ТП 901-2-183.91-ТХ-5 Разрез 2-2
ТП 901-2-183.91-ТХ-6 Разрез 3-3
Разработан: Совинтервод
Утверждён:28.05.1991 Госконцерн СССР Водстрой (855)
Расположен в:Техническая документация Строительство Справочные документы Типовые строительные конструкции, изделия и узлы Общероссийский строительный каталог Промышленные предприятия, здания и сооружения Здания и сооружения санитарно-технические Водоснабжение Насосные станции Насосные станции водопроводные
Типовой проект 901-2-183.91Типовой проект 901-2-183.91Типовой проект 901-2-183.91Типовой проект 901-2-183.91Типовой проект 901-2-183.91Типовой проект 901-2-183.91Типовой проект 901-2-183.91Типовой проект 901-2-183.91Типовой проект 901-2-183.91Типовой проект 901-2-183.91Типовой проект 901-2-183.91Типовой проект 901-2-183.91Типовой проект 901-2-183.91Типовой проект 901-2-183.91Типовой проект 901-2-183.91Типовой проект 901-2-183.91Типовой проект 901-2-183.91

© 2013 Ёшкин Кот :-) Карта сайта