Информационная система
«Ёшкин Кот»

Скачать базу одним архивом
Скачать обновления
История создания базы
Карта сайта

Скачать Типовой проект 902-2-374.83 Альбом IV. Электротехническая часть. Задание заводу-изготовителю (из ТП 902-2-372.83)

Дата актуализации: 10.08.2017

Типовой проект 902-2-374.83

Альбом IV. Электротехническая часть. Задание заводу-изготовителю (из ТП 902-2-372.83)

Обозначение: Типовой проект 902-2-374.83
Обозначение англ: 902-2-374.83
Статус:не определен законодательством
Название рус.:Альбом IV. Электротехническая часть. Задание заводу-изготовителю (из ТП 902-2-372.83)
Дата добавления в базу:01.09.2013
Дата актуализации:05.05.2017
Дата введения:17.05.1992
Оглавление:ТП 902-2-372.83 Содержание альбома
ТП 902-2-372.83 ЭМ.001 Шкаф напольный 1Ш. Технические данные аппаратов
ТП 902-2-372.83 ЭМ.001.ВО Шкаф напольный 1Ш. Чертеж общего вида
ТП 902-2-372.83 ЭМ.001.ТБ Шкаф напольный 1Ш. Таблица перечня надписей
ТП 902-2-372.83 ЭМ.001.ЭЧ Шкаф напольный 1Ш. Схема электрическая соединений
ТП 902-2-372.83 ЭМ.002 Шкаф напольный 2Ш№1. Технические данные аппаратов<
ТП 902-2-372.83 ЭМ.002.ТБ Шкаф напольный 2Ш№1. Таблица перечня надписей<
ТП 902-2-372.83 ЭМ.002.ВО Шкаф напольный 2Ш№1. Чертеж общего вида<
ТП 902-2-372.83 ЭМ.002.ЭЧ Шкаф напольный 2Ш№1. Схема электрическая соединений<
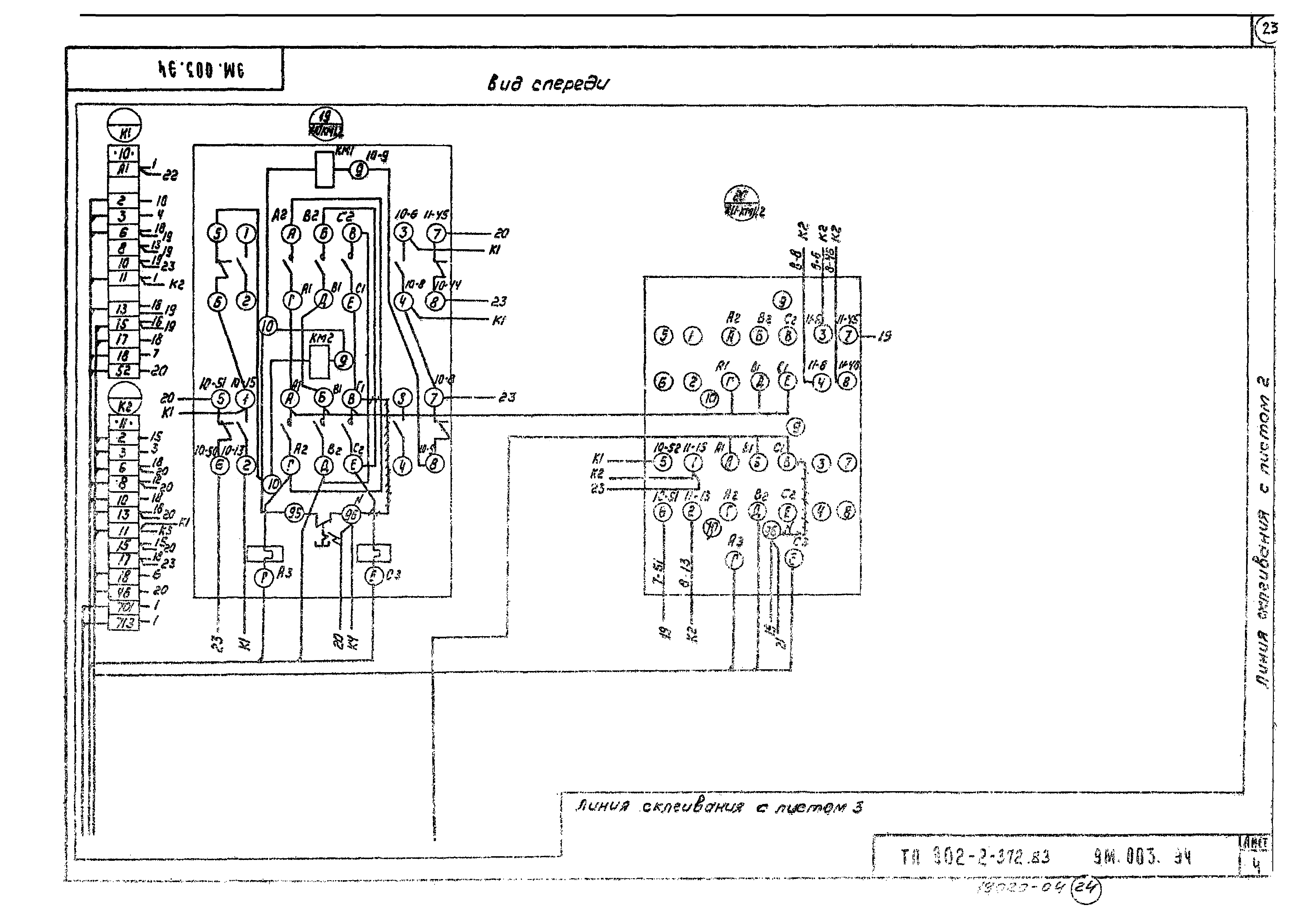
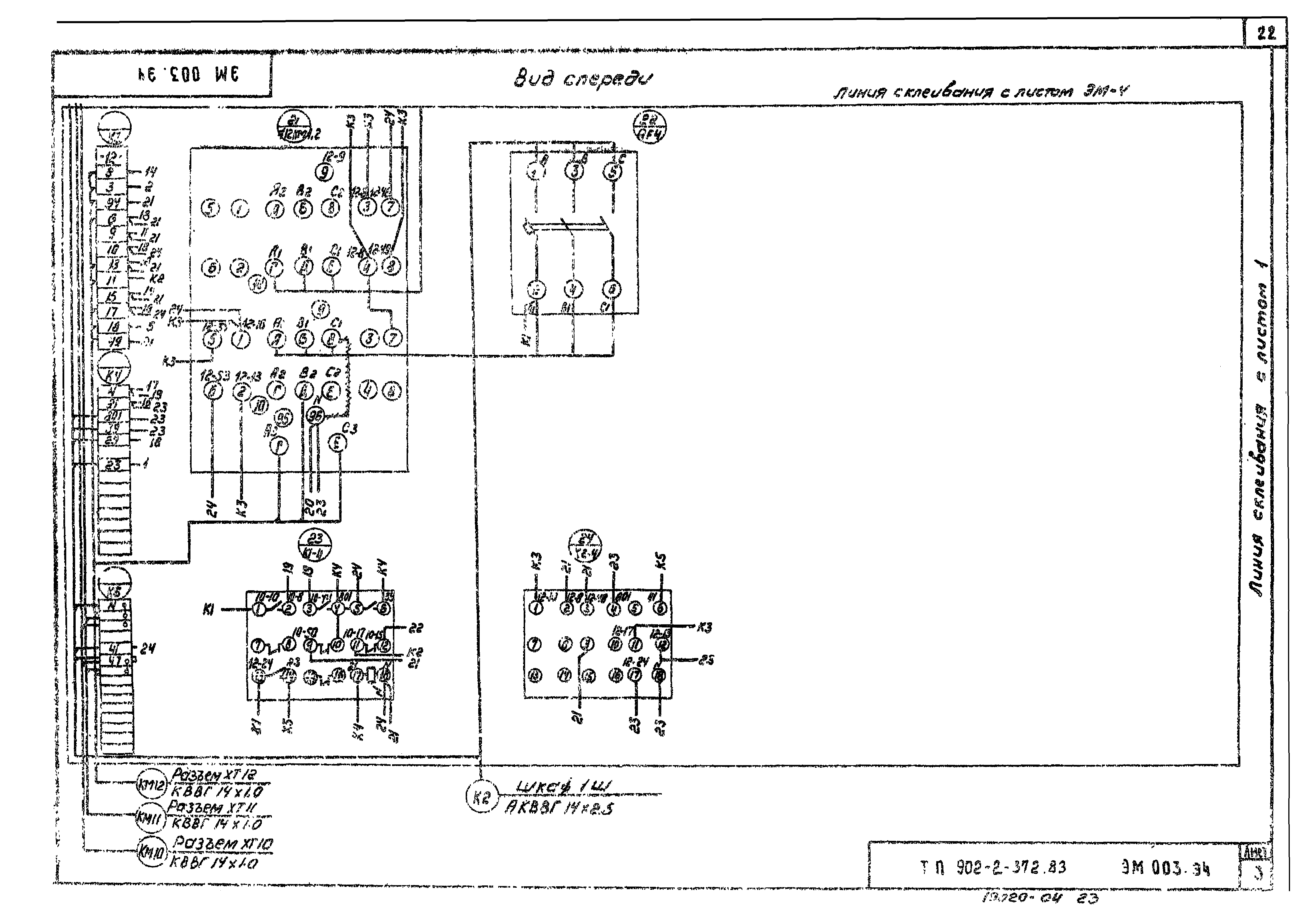
ТП 902-2-372.83 ЭМ.003 Шкаф напольный 2Ш№2. Технические данные аппаратов<
ТП 902-2-372.83 ЭМ.003.ТБ Шкаф напольный 2Ш№2. Таблица перечня надписей<
ТП 902-2-372.83 ЭМ.003.ВО Шкаф напольный 2Ш№2. Чертеж общего вида<
ТП 902-2-372.83 ЭМ.003.ЭЧ Шкаф напольный 2Ш№2. Схема электрическая соединений<
Разработан: ЦНИИЭП иженерного оборудования
Утверждён:22.07.1974 Госгражданстрой (Gosgrazhdanstroy 164)
Расположен в:Техническая документация Строительство Справочные документы Типовые строительные конструкции, изделия и узлы Общероссийский строительный каталог Промышленные предприятия, здания и сооружения Здания и сооружения санитарно-технические Канализация Сооружения механической очистки Песколовки
Типовой проект 902-2-374.83Типовой проект 902-2-374.83Типовой проект 902-2-374.83Типовой проект 902-2-374.83Типовой проект 902-2-374.83Типовой проект 902-2-374.83Типовой проект 902-2-374.83Типовой проект 902-2-374.83Типовой проект 902-2-374.83Типовой проект 902-2-374.83Типовой проект 902-2-374.83Типовой проект 902-2-374.83Типовой проект 902-2-374.83Типовой проект 902-2-374.83Типовой проект 902-2-374.83Типовой проект 902-2-374.83Типовой проект 902-2-374.83Типовой проект 902-2-374.83Типовой проект 902-2-374.83Типовой проект 902-2-374.83Типовой проект 902-2-374.83Типовой проект 902-2-374.83Типовой проект 902-2-374.83Типовой проект 902-2-374.83Типовой проект 902-2-374.83

© 2013 Ёшкин Кот :-) Карта сайта