Скачать Типовой проект 902-2-407с.86 Альбом 2. Резервуар размером 3х6. Конструкции железобетонные, технологические чертежи, КИПДата актуализации: 10.08.2017 Типовой проект 902-2-407с.86
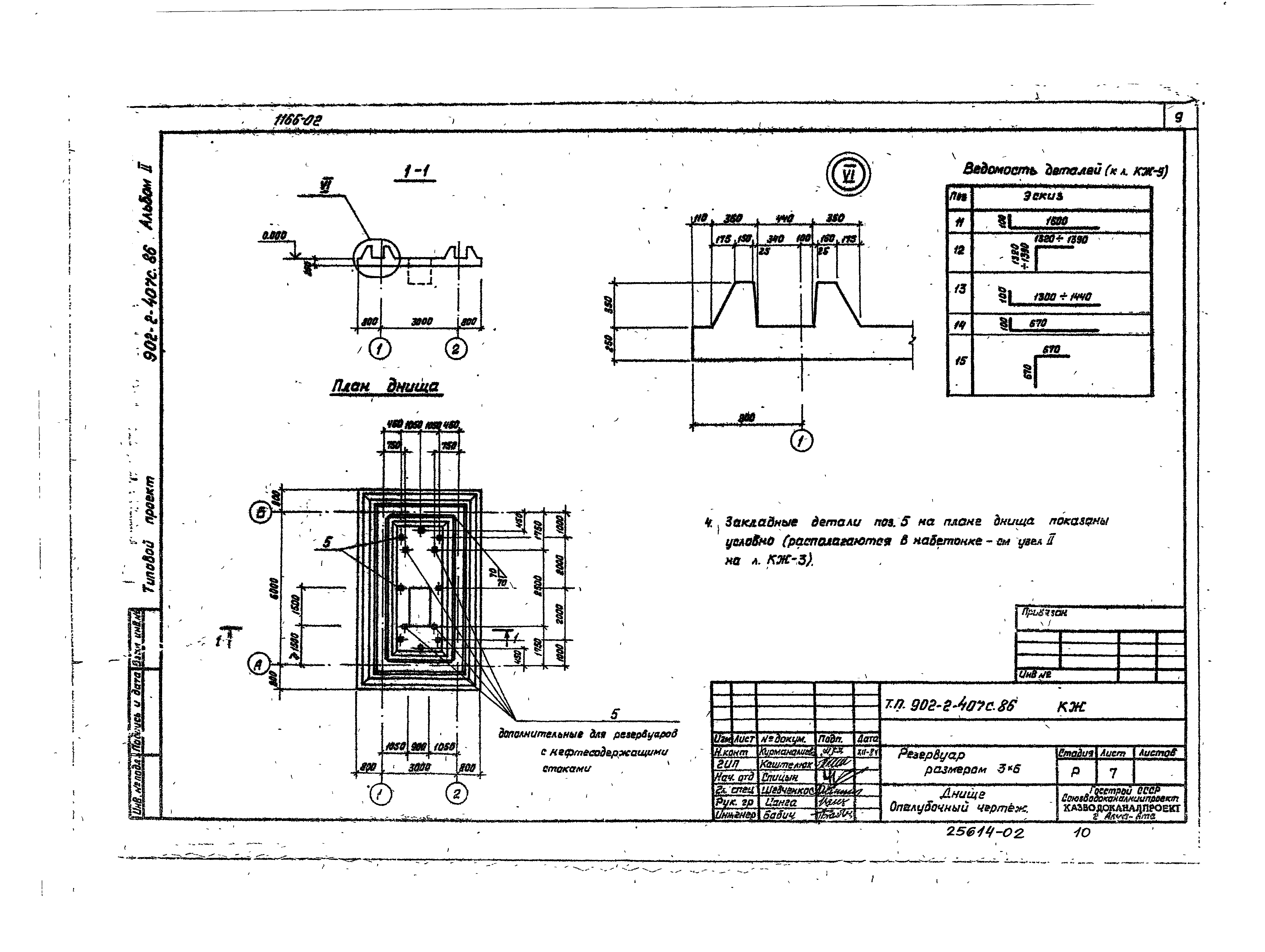
Альбом 2. Резервуар размером 3х6. Конструкции железобетонные, технологические чертежи, КИПОбозначение: | Типовой проект 902-2-407с.86 | Обозначение англ: | 902-2-407с.86 | Статус: | не определен законодательством | Название рус.: | Альбом 2. Резервуар размером 3х6. Конструкции железобетонные, технологические чертежи, КИП | Дата добавления в базу: | 01.09.2013 | Дата актуализации: | 05.05.2017 | Дата введения: | 06.03.1985 | Оглавление: | Содержание альбома Чертежи основного комплекта марки КЖ Общие данные План. Разрез. Схема расположения элементов Схема расположения щитов покрытия. Узлы 1, 2 Спецификации к схеме расположения элементов Монтажные узлы. Спецификация Монтажные узлы 3, 4, 5 Днище. Опалубочный чертеж Днище. Армирование Днище. Узлы армирования Днище. Спецификация. Исполнение - 01 Днище. Спецификация. Исполнение - 02, 03 Приямок. План, разрезы Приямок. Армирование Чертежи основного комплекта марки ЭК Общие данные Установка датчиков уровня Спецификация оборудования | Разработан: | Казводоканалпроект Госстроя СССР
| Утверждён: | 22.11.1984 СоюзводоканалНИИпроект (SoyuzvodokanalNIIproject 70)
| Расположен в: |
|
                      
|