| ||||||||||||||||||||||||||||
Скачать Серия 4.903-10 Выпуск 4. Опоры трубопроводов неподвижныеДата актуализации: 10.08.2017
|
| Обозначение: | Серия 4.903-10 |
| Обозначение англ: | Series 4.903-10 |
| Статус: | заменен |
| Название рус.: | Выпуск 4. Опоры трубопроводов неподвижные |
| Дата добавления в базу: | 01.09.2013 |
| Дата актуализации: | 05.05.2017 |
| Дата введения: | 01.01.1997 |
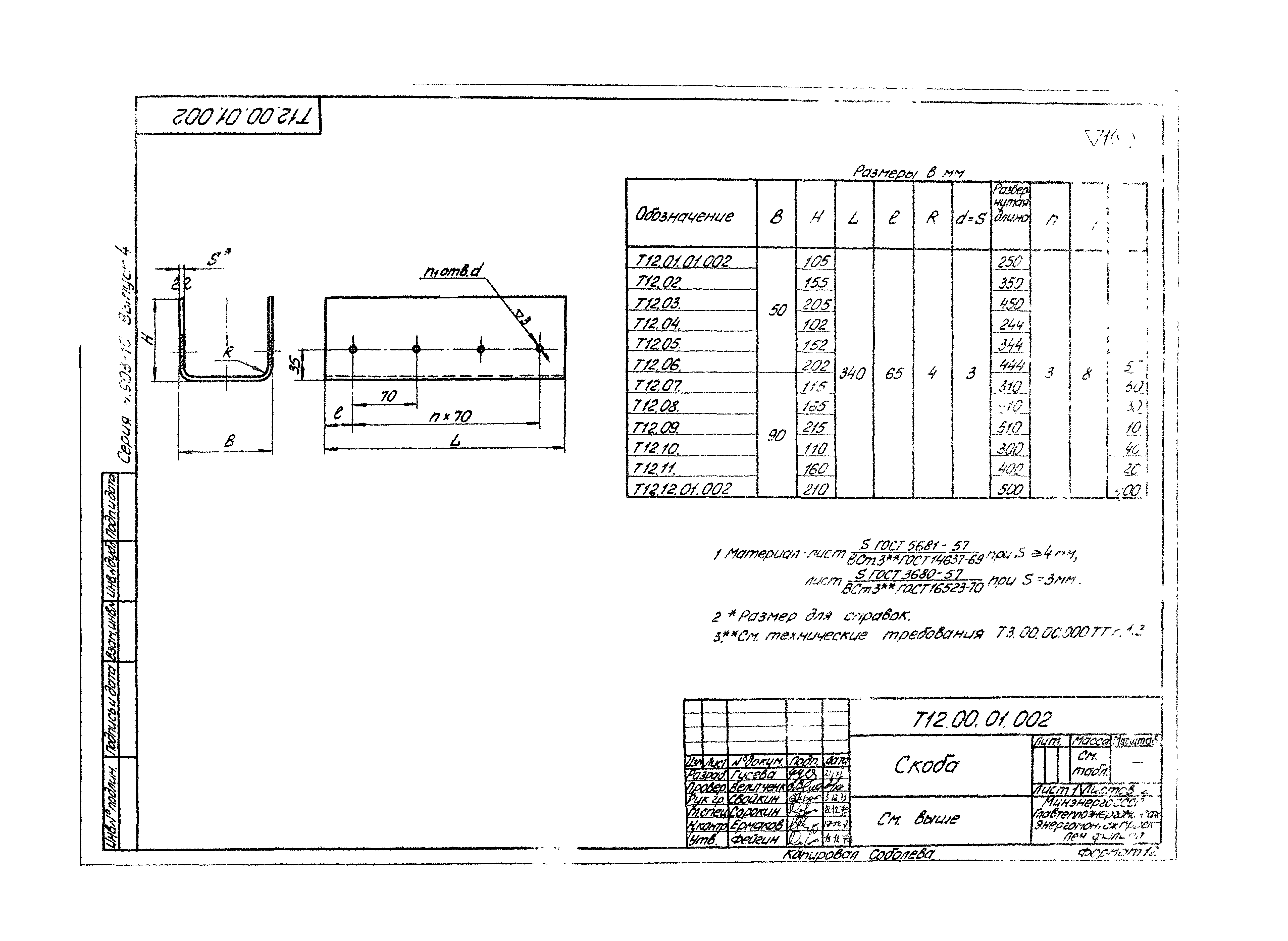
| Оглавление: | Пояснительная записка Т3.00.00.000 СБ Опора неподвижная трубопроводов Dн32-219мм. Сборочный чертеж Т4.00.00.000 СБ Опора неподвижная лобовая двухупорная трубопроводов Dн108-1420мм. Сборочная чертеж Т4.00.01.000 СБ Упор. Сборочная чертеж Т4.00.01.001 Плита Т4.00.01.002 Ребра Т5.00.00.000 СБ Опора неподвижная лобовая четырехупорная трубопроводов Dн133-1420мм. Сборочный чертеж Т6.00.00.000 СБ Опора неподвижная лобовая двухупорная усиленная трубопроводов Dн108-1420мм. Сборочный чертеж Т6.00.01.000 СБ Упор. Сборочный чертеж Т6.00.01.001 Подушка Т7.00.00.000 СБ Опора неподвижная лобовая четырехупорная усиленная трубопроводов Dн426-1420мм. Сборочный чертеж Т46.00.00.000 СБ Опора неподвижная лобовая сальниковых компенсаторов Dн530-820мм. Сборочный чертеж Т46.00.01.000 СБ Упор. Сборочный чертеж Т46.00.01.001 Плита Т8.00.00.000 СБ Опора неподвижная щитовая трубопроводов Dн108-1420мм. Сборочный чертеж Т8.00.00.001 Щит Т9.00.00.000 СБ Опора неподвижная щитовая усиленная трубопроводов Dн108-1420мм. Сборочный чертеж Т9.00.01.000 СБ Щит. Сборочный чертеж Т9.00.00.001 Полукольцо Т9.00.00.002 Ребро Т10.00.00.000 СБ Опора неподвижная боковая трубопроводов Dн194-1420мм. Сборочный чертеж Т10.00.01.000 СБ Упор боковой. Сборочный чертеж Т10.00.01.001 Подушка Т11.00.00.000 СБ Опора неподвижная хомутовая, бескорпусная трубопроводов Dн108-1020мм. Сборочный чертеж Т11.00.00.001 Хомут Т12.00.00.000 СБ Опора неподвижная хомутовая трубопроводов Dн57-377мм. Сборочный чертеж Т12.00.00.001 Упор Т12.00.01.000 СБ Корпус. Сборочный чертеж Т12.00.01.001 Подушка Т12.00.01.002 Скоба Т12.00.01.003 Ребро Т12.00.01.004 Ребро Т12.00.00.002 Хомут Т44.00.00.000 СБ Опора неподвижная бугельная трубопроводов Dн377-1420мм. Сборочный чертеж Т44.00.02.000 СБ Бугель. Сборочный чертеж Т44.25.00.003 Шпилька Т3.00.00.000 ТТ Опоры трубопроводов тепловых сетей. Технические требования Приложение 1. Перечень документов, на которые даны ссылки в данном выпуске Приложение 2. Перечень аннулированных документов Пояснительная записка Т3.00.00.000 СБ Опора неподвижная трубопроводов Dн32-219мм. Сборочный чертеж Т4.00.00.000 СБ Опора неподвижная лобовая двухупорная трубопроводов Dн108-1420мм. Сборочная чертеж Т4.00.01.000 СБ Упор. Сборочная чертеж Т4.00.01.001 Плита Т4.00.01.002 Ребра Т5.00.00.000 СБ Опора неподвижная лобовая четырехупорная трубопроводов Dн133-1420мм. Сборочный чертеж Т6.00.00.000 СБ Опора неподвижная лобовая двухупорная усиленная трубопроводов Dн108-1420мм. Сборочный чертеж Т6.00.01.000 СБ Упор. Сборочный чертеж Т6.00.01.001 Подушка Т7.00.00.000 СБ Опора неподвижная лобовая четырехупорная усиленная трубопроводов Dн426-1420мм. Сборочный чертеж Т46.00.00.000 СБ Опора неподвижная лобовая сальниковых компенсаторов Dн530-820мм. Сборочный чертеж Т46.00.01.000 СБ Упор. Сборочный чертеж Т46.00.01.001 Плита Т8.00.00.000 СБ Опора неподвижная щитовая трубопроводов Dн108-1420мм. Сборочный чертеж Т8.00.00.001 Щит Т9.00.00.000 СБ Опора неподвижная щитовая усиленная трубопроводов Dн108-1420мм. Сборочный чертеж Т9.00.01.000 СБ Щит. Сборочный чертеж Т9.00.00.001 Полукольцо Т9.00.00.002 Ребро Т10.00.00.000 СБ Опора неподвижная боковая трубопроводов Dн194-1420мм. Сборочный чертеж Т10.00.01.000 СБ Упор боковой. Сборочный чертеж Т10.00.01.001 Подушка Т11.00.00.000 СБ Опора неподвижная хомутовая, бескорпусная трубопроводов Dн108-1020мм. Сборочный чертеж Т11.00.00.001 Хомут Т12.00.00.000 СБ Опора неподвижная хомутовая трубопроводов Dн57-377мм. Сборочный чертеж Т12.00.00.001 Упор Т12.00.01.000 СБ Корпус. Сборочный чертеж Т12.00.01.001 Подушка Т12.00.01.002 Скоба Т12.00.01.003 Ребро Т12.00.01.004 Ребро Т12.00.00.002 Хомут Т44.00.00.000 СБ Опора неподвижная бугельная трубопроводов Dн377-1420мм. Сборочный чертеж Т44.00.02.000 СБ Бугель. Сборочный чертеж Т44.25.00.003 Шпилька Т3.00.00.000 ТТ Опоры трубопроводов тепловых сетей. Технические требования Приложение 1. Перечень документов, на которые даны ссылки в данном выпуске Приложение 2. Перечень аннулированных документов |
| Разработан: | Гипрокоммунэнерго Теплоэлектропроект Ленинградский филиал института Энергомонтажпроект |
| Утверждён: | 17.08.1972 Главпромстройпроект Госстроя СССР (58) |
| Расположен в: | |
| Чем заменён: |














































































































