Скачать Временные указания по проектированию и строительству тепловых сетей бесканальным способом с изоляцией из битумоперлита, битумокерамзита и битумовермикулитаДата актуализации: 10.08.2017
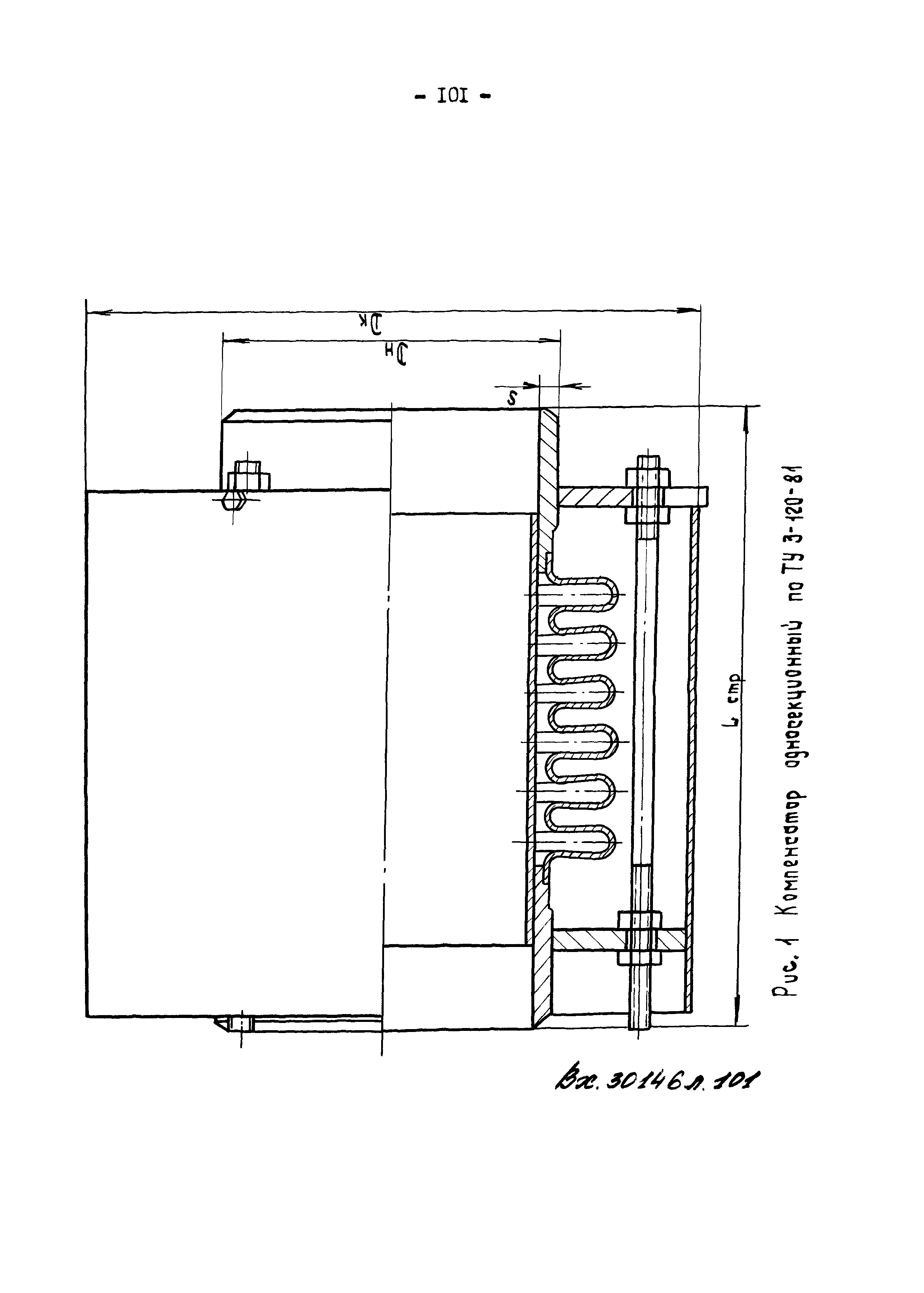
Временные указания по проектированию и строительству тепловых сетей бесканальным способом с изоляцией из битумоперлита, битумокерамзита и битумовермикулитаСтатус: | действует | Название рус.: | Временные указания по проектированию и строительству тепловых сетей бесканальным способом с изоляцией из битумоперлита, битумокерамзита и битумовермикулита | Дата добавления в базу: | 01.09.2013 | Дата актуализации: | 05.05.2017 | Оглавление: | 1 Общие указания 2 Указания по проектированию 3 Указания по строительству Приложение 1 Методика определения потерь тепла, толщи основного слоя теплоизоляционной конструкции и температурного поля грунта в зоне действующих трубопроводов Приложение 2 Методика определения коэффициента теплопроводности основного слоя теплоизоляционной конструкции Приложение 3 Расчет трубопроводов на компенсацию тепловых удлинений Приложение 4 Значение величин Приложение 5 Метод определения горизонтальных осевых и боковых нагрузок на неподвижные опоры трубопроводов Приложение 6 Временные указания по применению осевых неразгруженных сильфонных (волнистых) компенсаторов для тепловых сетей Приложение 7 Основные параметры и размеры осевых неразгруженных сильфонных (волнистых) компенсаторов по ТУ 3-120-81 предприятия п/я Р-6687 (г. Тула) Приложение 8 Основные параметры и размеры осевых неразгруженных сильфонных (волнистых) компенсаторов по ТУ 5.551-19702-82 предприятия п/я Ю-9034 (г. Ленинград) Приложение 9 Примеры схем размещения компенсаторов относительно опопр на двухтрубных водяных тепловых сетях Приложение 10 Расчетные формулы для определения суммарных горизонтальных нормативных нагрузок на неподвижные опопры труб (Рго, Ргб) | Разработан: | ВНИПИтеплопроект Минмонтажспецстроя СССР Киевский инженерно-строительный институт Минвуза УССР Теплоэлектропроект
| Утверждён: | 10.01.1988 ВНИПИЭнергопром
| Расположен в: |
|
                                                                                                                             
|