Скачать РТМ 26-07-196-75 Порядок установки и регулирования типовых узлов сигнализации. Датчики ДБПМ-3, ДБКПТМ-3а и сигнализаторы СПКМ-3а, СКПУМ-Д3а-РДата актуализации: 10.08.2017 РТМ 26-07-196-75
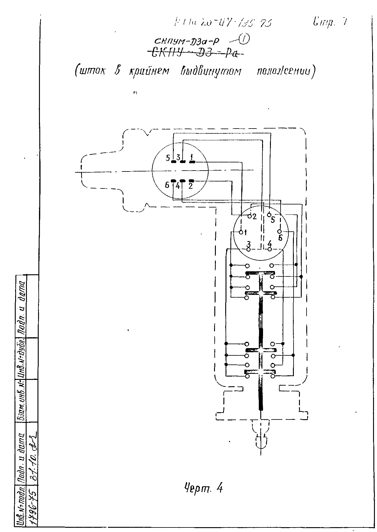
Порядок установки и регулирования типовых узлов сигнализации. Датчики ДБПМ-3, ДБКПТМ-3а и сигнализаторы СПКМ-3а, СКПУМ-Д3а-РОбозначение: | РТМ 26-07-196-75 | Обозначение англ: | RTM 26-07-196-75 | Статус: | действует | Название рус.: | Порядок установки и регулирования типовых узлов сигнализации. Датчики ДБПМ-3, ДБКПТМ-3а и сигнализаторы СПКМ-3а, СКПУМ-Д3а-Р | Дата добавления в базу: | 01.09.2013 | Дата актуализации: | 05.05.2017 | Дата введения: | 01.03.1976 | Область применения: | РТМ устанавливает требования к установке и регулированию на арматуре только трехпозиционных сигнализаторов. | Оглавление: | 1. Общие положения 2. Порядок установки узла сигнализатора на арматуру 3. Порядок регулирования сигнализатора на арматуре 4. Герметизация вводов кабелей | Разработан: | ЦКБА
| Утверждён: | 21.11.1975 Союзпромарматура
| Расположен в: |
| Заменяет собой: | |
                 
|