Информационная система
«Ёшкин Кот»

Скачать базу одним архивом
Скачать обновления
История создания базы
Карта сайта

Скачать ГОСТ 2.705-70 Единая система конструкторской документации. Правила выполнения электрических схем обмоток и изделий с обмотками

Дата актуализации: 10.08.2017

ГОСТ 2.705-70

Единая система конструкторской документации. Правила выполнения электрических схем обмоток и изделий с обмотками

Обозначение: ГОСТ 2.705-70
Обозначение англ: GOST 2.705-70
Статус:действует
Название рус.:Единая система конструкторской документации. Правила выполнения электрических схем обмоток и изделий с обмотками
Название англ.:Unified system for design documentation. Rules for presentation of electric schemes of windings and products with windings
Дата добавления в базу:01.09.2013
Дата актуализации:05.05.2017
Дата введения:01.01.1972
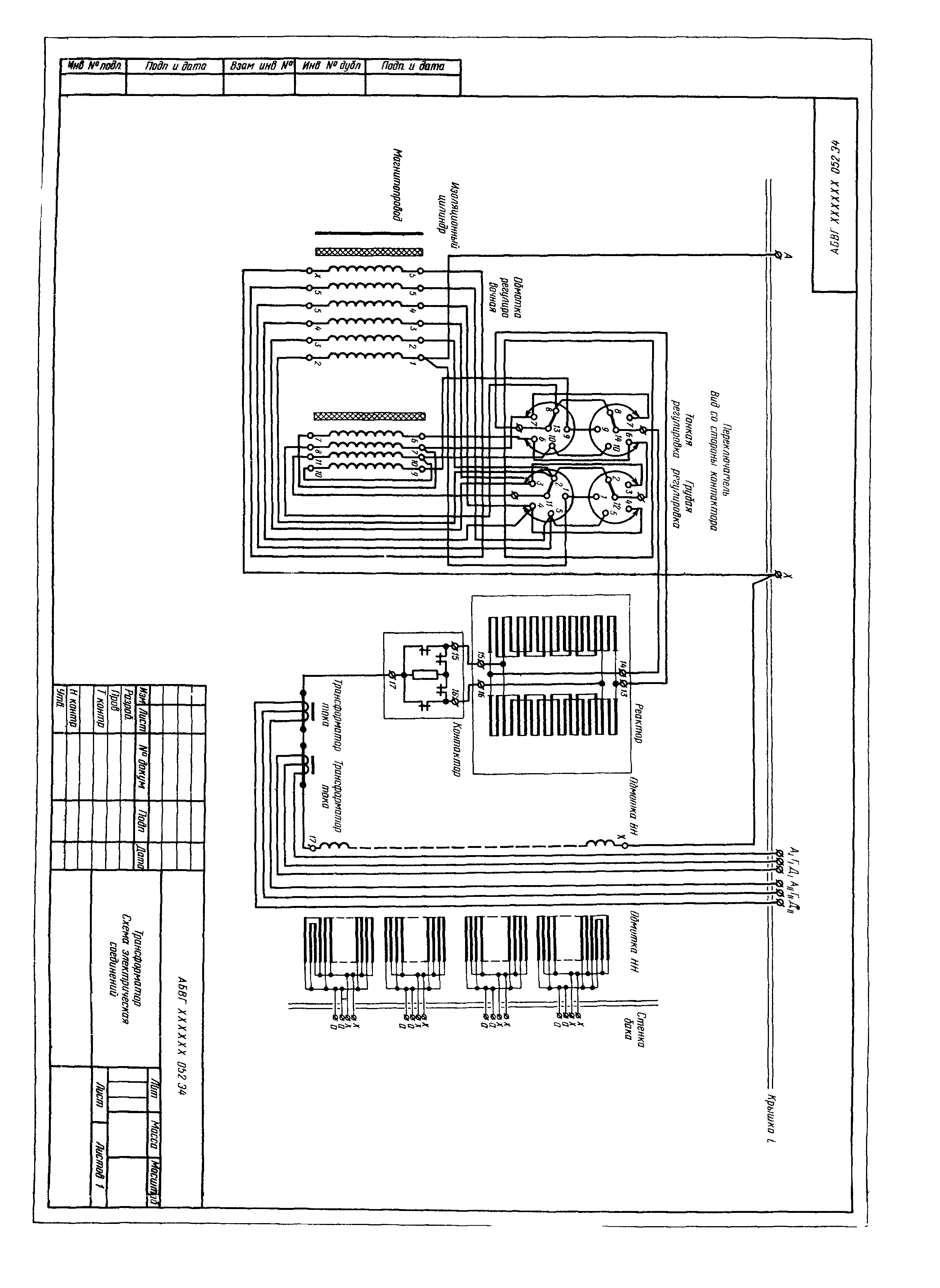
Область применения:Стандарт устанавливает правила выполнения электрических схем обмоток и изделий с обмотками для всех отраслей промышленности.
Оглавление:1 Общие положения
2 Правила выполнения схем соединений
3 Правила выполнения схем расположения
Приложение
Утверждён:21.12.1970 Госстандарт СССР (USSR Gosstandart 1784)
Издан: Издательство стандартов (1986 г. )
Расположен в:Техническая документация Электроэнергия ЭЛЕКТРОТЕХНИКА Машины электрические вращающиеся Машины вращающиеся в целом ОБЩИЕ ПОЛОЖЕНИЯ. ТЕРМИНОЛОГИЯ. СТАНДАРТИЗАЦИЯ. ДОКУМЕНТАЦИЯ Технические чертежи Технические чертежи в области электротехники и электроники Экология ЭЛЕКТРОТЕХНИКА Машины электрические вращающиеся Машины вращающиеся в целом ОБЩИЕ ПОЛОЖЕНИЯ. ТЕРМИНОЛОГИЯ. СТАНДАРТИЗАЦИЯ. ДОКУМЕНТАЦИЯ Технические чертежи Технические чертежи в области электротехники и электроники Строительство Стандарты Другие государственные стандарты, применяемые в строительстве Электротехника Общие положения. Терминология. Стандартизация. Документация
Нормативные ссылки:
ГОСТ 2.705-70ГОСТ 2.705-70ГОСТ 2.705-70ГОСТ 2.705-70ГОСТ 2.705-70ГОСТ 2.705-70ГОСТ 2.705-70ГОСТ 2.705-70ГОСТ 2.705-70ГОСТ 2.705-70ГОСТ 2.705-70ГОСТ 2.705-70ГОСТ 2.705-70ГОСТ 2.705-70ГОСТ 2.705-70ГОСТ 2.705-70ГОСТ 2.705-70ГОСТ 2.705-70ГОСТ 2.705-70ГОСТ 2.705-70

© 2013 Ёшкин Кот :-) Карта сайта