| ||||||||||||||||||||||||||||||||||||||
Скачать РД 26-11-08-86 Соединения сварные. Механические испытанияДата актуализации: 10.08.2017
|
| Обозначение: | РД 26-11-08-86 |
| Обозначение англ: | RD 26-11-08-86 |
| Статус: | действует |
| Название рус.: | Соединения сварные. Механические испытания |
| Название англ.: | Welded Joints - Mechanical Tests |
| Дата добавления в базу: | 01.09.2013 |
| Дата актуализации: | 05.05.2017 |
| Дата введения: | 01.01.1987 |
| Область применения: | Руководящий документ устанавливает основные виды механических испытаний, порядок и методы отбора проб, изготовления образцов, проведения испытаний, а также оценку механических свойств сварных соединений сосудов, аппаратов, трубопроводов и деталей трубопроводов в химическом, нефтяном и газовом машиностроении. |
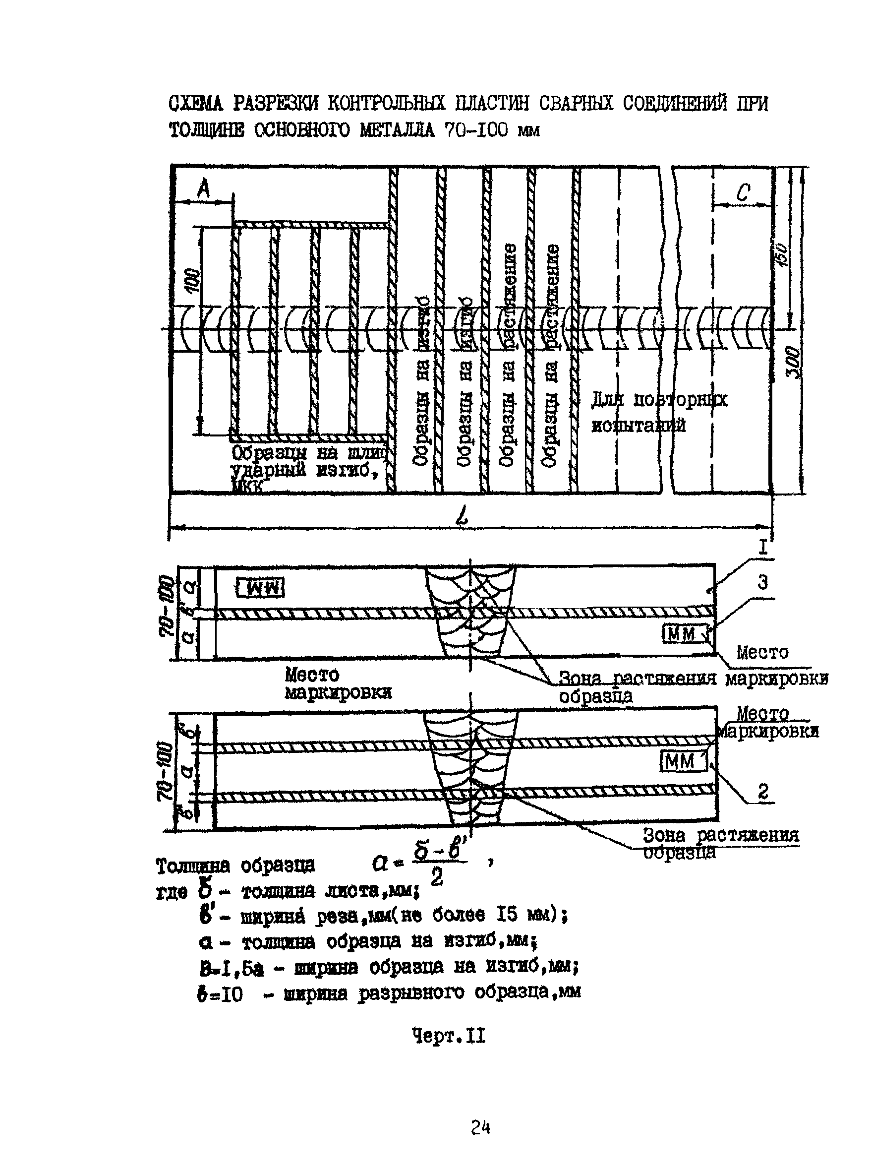
| Оглавление: | 1 Общие положения 2 Методы механических испытаний 2.1 Виды испытаний 2.2 Проведение испытаний на статическое растяжение 2.3 Проведение испытаний на статический изгиб 2.4 Проведение испытаний на ударный изгиб 3 Определение характеристик механических свойств сварного соединения 3.1 Отбор проб и заготовок 3.2 Форма и размеры образцов на статическое растяжение и изгиб 3.3 Форма и размеры образцов на статическое растяжение и изгиб из сварных контрольных соединений толщиной более 50 мм 3.4 Форма и размеры образцов для определения прочности металла шва в стыковом соединении 3.5 Форма и размеры образцов для испытания металла шва и различных участков околошовной зоны 3.6 Форма и размеры образцов для испытания наплавленного металла 3.7 Форма и размеры образцов для испытания двухслойных сталей 3.8 Испытание сварного соединения на стойкость против механического старения 4 Определение характеристик механических свойств сварных труб 4.1 Испытание на статическое растяжение 4.2 Испытание на сплющивание 4.3 Испытание на раздачу 4.4 Испытание на бортование 4.5 Испытание на загиб 5 Определение твердости металла шва сварного соединения 5.1 Общие положения 5.2 Правила производства испытаний на твердость 5.3 Основные требования по замеру твердости металла шва сварных соединений из двухслойных и хромомолибденовых сталей 6 Оценка механических свойств 7 Оформление заявок на изготовление и испытание образцов из сварных контрольных соединений 8 Требования безопасности Приложения Литература |
| Разработан: | НПО Волгограднефтемаш ВНИИПТхимнефтеаппаратура |
| Утверждён: | 10.03.1986 Министерство химического и нефтяного машиностроения СССР (USSR Ministry of Chemical and Petroleum Machine Manufacturing 11-10-4/217) |
| Принят: | НИИХИММАШ (NIIKHIMMASH ) ЦКБН (TsKBN ) ВНИИНЕФТЕМАШ (VNIINEFTEMASH ) ЦК профсоюза работников тяжелого машиностроения (Central Committee of the Labor Union of Heavy Machinery Manufacturing Workers ) |
| Издан: | ПМБ ВНИИПТхимнефтеаппаратуры (1986 г. ) |
| Расположен в: | |
| Заменяет собой: |
|
| Нормативные ссылки: |
|



























